abbrechen
Suchergebnisse werden angezeigt für 
Anzeigen  nur  | Stattdessen suchen nach 
Meintest du: 

VC 250-A mit SW 2509 oder 2532 ähnelt agressivem Verhalten der SW 2417

Hallo,

 

die HZ- /WW-Saison 25/26 hat wegen der Solarthermie bei mir erst im Sep. begonnen. Ich weiß deshalb nicht ob man es bereits jetzt bewerten kann. Allerdings sehe ich bei der 4/2025 (2509) Regelungs-Ähnlichkeiten zur Problem-Version 2417 (Datumsversion?) und habe Bedenken, dass sich der Herbst-/Winteranfang 2024 wiederholt.

 

Wie sieht es bei Euch Kombi-/Pufferspeicher-Nutzern aus?

 

Ich habe mal 2 Screenshots und kurze Erklärungen zum Vergleich beigefügt.

 

An beiden Tagen:

  • AT etwa gleich
  • Mit schwarzem Zeitstrich WW -Bereitung markiert

 

04.10.2024:

  • Morgens noch SW 4/2024, um  ca. 12:00  automatisches Update auf die Problemversion 2417 und Beginn Starts mit hoher Leistung und Taktung ( wurde Dez. 2024 mit v12/2024 gelöst)

04.10.2025:

Hohe Leistung und Taktung mit 04/205 (2509)

 

 

 

‐--‐----‐-----------------------------------------

 

250A AWO-E-AC-AF 251.A10, SW Version 4/2025 /  Fremdkombispeicher (WW, HZ, Solarthermie) /2 Divicon Mischer-/Pumpengruppen (FB-Hz EG/OG;  Radialheizkörper Keller(Heizkennline fast wie FB-Hz)), EFH, Bj. 2005, 190m² EG/OG, 90 m² Keller, IBN WP 07/2023

 

 

 

Screenshot_20251005_112044_ViCare.jpg
Screenshot_20251005_111902_ViCare.jpg
261 ANTWORTEN 261

Zusätlich zum Wasser in den Heizkreisen muss auch das Wasser im Puffer mindestens um 2 Grad erwärmt werden, um die Wärmeanforderung zu decken.

Wenn die Soll Vorlauf Temperatur erreicht ist, moduliert sie runter um den Puffer zu füllen.

 

Andererseits soll die auch Vollast laufen bei genügend PV Überschuss.

Wo ich schnell mal 8KWh Strom parken kann und die Wp bis zum nächsten Vormittag nicht läuft.

Die haben heute den Puffer auf 49 Grad hochgezogen.

Im Winter sind die Tage kurz, also muss das schnell gehen.

Dank recht genauer Wetter Vorhersage für den nächsten Tag lässt sich das gut vorausberechnen.

 

Puffer um 20 Uhr.

Verbrauch des Tages, erzwungener Betrieb von 11:15h bis 13:15

 

Um das Verhalten zu verbessern würde ich die Funktion aus der Viguide App wo man einstellen konnte,

wie schnell die Räume warm werden sollen in Vicare übernehmen.

Dann kann der Nutzer das Regelverhalten beeinflussen.

Und wenn ein Raum schnell warm werden soll, muss der Nutzer die Kröte Schlucken, das hohe Leistung

angefordert wird und über höhere Vorlauf Temperaturen auch andere Räume etwas Wärme abbekommen.

 

Gruß Frank

 

Vitocal 250AH A10 230V , 910L Puffer, Vitocal262A hybrid, 24KW Öl Heizkessel, 2 gemischte Heizkreise, 14,4KWp PV, 8/21KWh Speicher, Hybrid WR. 200m2 beheizte Fläche BJ 2004, FB und Heizkörper ( WP im Aufbau )
SGready 51125.png
Puffer51125.png

Falls es hilft: 

Hier ein Screenshot einer Vitocal 250-A mit Puffer und aktueller Software. Links ein WW Takt und rechts ein Heiztakt. Ich glaube die Form ist ähnlich. Bei mir scheint die Wärme gut  weggeschafft zu werden, darum sehe ich (bei mir) erstmal kein größeres Problem. Ich hätte bei den 100% noch am ehesten auf Ölrückführung im Kältekreis getippt. 

DennisIMD_1-1762373542949.png

 

 

Eine Kleinigkeit übersiehst du.

Beim Laden des Heizpuffers geht die Anlage nach einer Anlaufphase auf Vollast, die (völlig unnötige ) Spitze. Das verkürzt auch den Takt.

Beim Warmwasser gibt es die Anlaufphase und direkt danach der Regelungsbetrieb.

gruss rudi

Spitze fällt mir schon auf, ich dachte die wäre evtl. zur temporären Maximierung des  Kältemittelvolumenstroms und damit zur sicheren Ölrückführung. 
Bei > 3 Stunden Laufzeit und den milden Temperaturen beschwere ich mich aber nicht, da trifft es andere Anlagen deutlich schlimmer. 

Hallo Flo, schön, daß Du Dich drum kümmerst und das Problem weitergeleitet hast. Ich hatte mich schon ein kleines bißchen gewundert, daß das Thema schon eine ganze Weile mit etlichen Beiträgen diskutiert wird, aber noch keine Reaktion von Viessmann darauf kam. Aber wie gesagt, gut zu wissen, daß es jetzt auf dem Radar ist. Wie lange könnte denn so eine Prüfung dauern, bzw. auch ggf. das Beheben des Problems (mittels erneutem Update)?

Hallo,

ich habe seit auch die SW 2532 Version (250 A13 mit 600l Kombipuffer) und finde das die Regelung wieder wie früher die 24XX sehr viel taktet, sehr oft (10 bis 15 mal am Tag) im Stundentakt von Spitze zu Spitze mit einer Leistung von 2 bis 3 kW. Im Frühjahr bei ähnlichen Übergangstemperaturen und mit der SW Version davor lief sie mit 700 bis 800 W über viele Stunden durch, nur wenn Warmwasser gemacht wurde war die Leistung temporär höher.

@MaSchott: Das kann ich dir nicht beantworten, wie lange s dauern wird. Auch nicht, bis ich dazu neue Infos haben werde. 

 

Viele Grüße
Flo


Berechnen Sie Ihre persönlichen Einsparmöglichkeiten mit einer individuellen Energielösung von Viessmann – inklusive erstem Preisvorschlag & individueller Erstberatung.
Jetzt System konfigurieren

Hallo Flo,

 


@Flo_Schneider  schrieb: das Thema wurde zur Prüfung weitergegeben. Bis ich dazu ein Ergebnis habe, kann es unter Umständen etwas dauern. 

bitte gebe auch den Umstand der erneuten Regression an sich noch zur Prüfung. Irgendwie scheinen ähnliche Fälle immer wieder durch die anscheinend zu lasche Validationsumgebung des Entwicklungsteam zu rutschen. Ich würde erwarten, dass neue Softwareversionen vor der Freigabe ja zumindest gegen jedes der veröffentlichten Hydraulikschemen im Simulator geprüft würden. My 2ct als ehemaliger Softwareentwicklungsleiter in der Flugsicherung.

 

LG, Sebastian

Mein HB hat zu dem Thema eine Antwort von Viessmann erhalten. Sinngemäß:

 

1) Es handelt sich nicht um einen Fehler. 

2) Die Drehzahlvorgaben des Verdichters werden kontinuierlich beobachtet und aus den unterschiedlichsten Gründen optimiert.

3) Das vom Kunden beschriebene Verhalten ist bekannt und wird mit zukünftigen Softwareversionen weiter optimiert.

 

Meine Meinung zu dieser Antwort schreibe ich hier jetzt mal besser nicht rein.

 

P.S. Ja, es wurde bei der Anfrage auch auf den seit dem Update erhöhten Stromverbrauch und die verkürzten Taktzeiten hingewiesen.

 

Hallo,

ab SW 4/2025 laut Viessmann:

Unter bestimmten Bedingungen keine optimale Verteilung des Öls in der Anlaufphase des Verdichters.
Abhilfe:        Optimierte Regelung des Kältekreises für die Anlaufphase des Verdichters. ( Vollgas )
Betroffen:    Vitocal 150-A/151-A, Vitocal 250-A/252-A, Vitocal 250-AH

 

Habe mit mit meiner Autowerkstatt gesprochen, die meinen, es sei nicht gut für das Auto im kalten Zustand mit Vollgas zu fahren. Aber, wenn das Öl doch optimal verteilt wird. Ja, da freut sich das Öl. ...😉

Dass die Anlagen plötzlich wieder Überschießen wird also als normal angesehen und soll so sein? Oder reden Viessmann und Kunden mal wieder aneinander vorbei? 

 

Ich habe die vorletzte Version drauf und soeben die Geräuschreduzieren deaktiviert. Mal schauen, was meine Anlage (250-A.10 mit 200L Puffer) macht. 

Ja berichte mal, ich wollte auch mal testweise wieder abschalten.

Wenn Du das vor mir übernimmst ...😅

Ich vermute aber bei der 2509 wird das auch schon so sein mit dem Kavalierstart.

#Vitocal 250-A13, 400L Puffer, 300L WW, VX3, 12 KWp, 10KWh Speicher, Haus BLB, Baujahr 1970 Umbau 2023, Fassade+Dach gedämmt#


@diehuell  schrieb: Abhilfe:        Optimierte Regelung des Kältekreises für die Anlaufphase des Verdichters. ( Vollgas )😉

Hat Viessmann wirklich selbst von "(Vollgas)" gesprochen? Oder ist das deine Interpretation?

 

LG, Sebastian

Na, das haben die Viessmänner wohl irgendwie wieder rausgenommen:

 

 

 

IMG_1038.jpeg

Du darfst anstelle von Vollgas auch Vollast nehmen.

Bei meiner 250A13 lief der Verdichter auf 100%, das ist von Viessmann bestätigt, dabei Leistungsaufnahme auf 4,3kW.

gruss rudi

Genau das war auch bei mir der Fall, dann habe ich über meinen HB zweimal nachgelegt, der hat mich da super unterstützt.

Die letzte Aussage vom Viessmann After Sales Service.

Thema ist bei der Entwicklungsabteilung erkannt, man arbeitet dran. Ein Update sei in Aussicht gestellt. Zeitlicher Horizont noch offen

gruss rudi

Die Aussage ist so nicht passend.

Mit 2509 wurde in der Anlaufphase, ca. 3-5min, die Drehzahl deutlich erhöht, Leistung ebenfalls.

Bei einer 250a13 ca. 1400W, Drehzahl ca. 40%

gruss rudi

Nein, nicht mehr.

Die sind am Thema dran.

Es dauert eben.

gruss rudi

Ja, die 2509 hat das schon.

Ist nur nicht aufgefallen,

beim Warmwasser laden tritt das nicht auf.

gruss rudi

Danke. Dann hoffen wir mal, dass es nachhaltig ist und nicht ewig dauert. 

 

An sich ja eine gute Anlage und doch gibt es im gesamten System (inkl. VX3) zu viele Bugs in angebotenen/versprochenen Funktionen.

Die nächste Generation der Vitocal 250 steht vor der Tür, d.h. die Softwareentwickler sind schon lange weitergezogen. 2532 war wegen der Vereisungsproblematik dringlich. Die nächste Version wird daher vermutlich auf sich warten lassen. Die Anlagen laufen ja.

VG

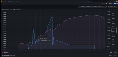
Vitocal 252 A13 mit 400l Heizwasserspeicher   Verdichter 100% elekt. Leistungsaufnahme    6,29kW

mit SW 2532 und optimiertes Regelverhalten....🙄

Blaue Kurve:     elekt. Leistungsaufnahme

Violette Kurve:         Speichertemperatur

 

diehuell_0-1762459529276.png

 

Bei meiner Anlage zeigt die erste Spitze, die deine Grafik zeigt.

Ich vermute, dass bei Leistung über 4,2kW die Zusatzheizung aktiv wurde.

Um dem ganzen etwas Einhalt zu gebieten habe ich 24/7 die moderate Geräuschreduzierung aktiv.

Die Zusatzheizung ist hier von Anfang an deaktiviert.

 

250A13,400l Puffer, 300lWw Speicher

gruss rudi

Die zweite Stromspitze ist ein Abtauvorgang..

Verbaut für die Ausseneinheit ist ein Shelly 3EM-Pro.  (Die 6,29kW waren real)

Leitung: 5x2,5mm²,  Länge ca. 12 Meter, Absicherung  LS 3 x B16A

Der Durchlauferhitzer hat eine extra Leitung und  Absicherung.

Bei 6290 Watt , 400 Volt , cos 0.85 wird die Leitung mit 11 Ampere belastet.

Top-Lösungsautoren