abbrechen
Suchergebnisse werden angezeigt für 
Anzeigen  nur  | Stattdessen suchen nach 
Meintest du: 

Vitocal 252-A | Infos zum Abtauvorgang gesucht

Hier ist eine 252 A10 2C mit integriertem 190l Warmwasserspeicher, SW 2323, installiert.

 

Beim Abtauvorgang pumpt die WP das heiße Wasser auch in den FBH Kreis, obwohl App und Viguide melden, dass die Pumpe des FBH Kreis aus ist. Das entspricht jedoch nicht der Tatsache. Die FBH Pumpe  läuft und pumpt heißes Wasser in den FBH Kreis, dadurch wird auch der Aufheizvorgang für das Abtauen verlängert. Dem 40 Jahre alten FBH-Kreis schadet das heiße Wasser zusätzlich.

 

Des Weiteren taut die Wärmepumpe einen eisfreien Verdampfer ab, es gibt keine Vereisung, dennoch findet ein Abtauvorgang statt.

 

Durch die beiden Probleme wird die Effizienz, JAZ und SCOP der Wärmepumpe verschlechtert und kostet zusätzlich Strom und erhöht die Kosten für die Wärmepumpe.

 

Gibt es Parameter die hierfür angepasst werden können von seitens Viessmann?

 

Lieber Flo @Flo_Schneider hast Du Infos, wie in so einem Fall Abhilfe geschaffen werden kann?

 

 

333 ANTWORTEN 333

1 bzw 2 Heizkreise 

1 Heizkreis und ebenfalls im Bereich 6-7 Minuten.

VG

Die Zusatzheizung läuft bei mir überhaupt nicht. Wurde bei IBN schon deaktiviert. 

@Awot252  Bei mir 1C 

1c


@Kruemel64  schrieb:

Die Zusatzheizung läuft bei mir überhaupt nicht. Wurde bei IBN schon deaktiviert. 


Wie bei mir, ist trotzdem nachweislich (bisher 1 Mal dieses Jahr) mitgelaufen.

Bei mir dauert der Abtauprozess 8-10 Minuten je nach berechneter Abtauenergie. 1C Anlage 

Volumenstrom beim Abtauen 1750 Liter.

Hängt der Volumenstrom nicht auch an der Zeit dran? Wenn ich einen niedrigen eingestellt habe dauert es doch auch länger und bei einem höheren kürzer oder sehe ich das falsch??

Lg Daniel 


@Kruemel64  schrieb:

@Awot252 
Also bei mir kam vorher die erste Meldung um 11:03. S126 4/3 Wege Ventil auftauen, Um 11:07 kam S128 Auftauen angefordert und um 11:10 kam S176 vergangene Meldung Abtauung angefordert. Waren also 3 Minuten.


Kommt natürlich daruf an, wie man Abtauvorgang definiert.

Ich zähle den ab da, wo das Heizen unterbrochen wird und der interne Pufferspeicher aufgeheizt wird, bis dahin, wo das Abtauen beendet ist / oder ggf. das Heizen fortgesetzt wird..

Ein Heizkreis. 300l Puffer für Heizung, 400l WW.

J.

LG Jörg
Haus Baujahr 1995, Heizkörper, VC 250-A AWO-E-AC 251.16
Defekt seit Februar 2022 - Reparatur geplant Oktober 2023

Wir haben eine 2c WP und die Dauer des Abtauvorgangs weicht von der Dauer erheblich von den 1c Anlagen ab.

 

6-7 Minuten gegenüber 12-15 Minuten. 


@JoL 

Kannst du sagen, ob deine WP Wärmeenergie aus dem Heizkreis/Puffer nutzt oder ausschließlich den kleinen Internen?!

 


Bei mir wird immer erst der interne Pufferspeicher mit ca. 4 kW elektr. Energie (solange die deaktivierte Zusatzheizung aus bleibt) aufgeheizt, bevor dann tatsächlich abgetaut wird.

Wir haben eine 252.B10 SH - also eine Split-Anlage. Die benötigt ca. 10 - 15 Minuten.

 

Die WP heizt zuerst einmal den internen Abtau-Pufferspeicher auf ca. 55°C auf. Anschließend kehrt die WP den Kreislauf um und heizt so die Außeneinheit auf. Der Abtauvorgang erfordert dann nur noch wenige Minuten.

 

Die Vereisung hängt neben der Außentemperatur sehr stark von der relativen Luftfeuchtigkeit ab. Da unsere Heizung eine Hybridanlage (WP + Gastherme Vitodens 300) ist, hebe ich bei Außentemperaturen und Luftfeuchte nahe 100% die sog. (bivalente) alternative Temperatur auf bis zu 4°C an, wodurch ich Abtauvorgänge vermeide, weil unterhalb dieser Temperatur die Gastherme die Wärmeenergie liefert. Bei niedriger Luftfeuchte kann ich diese Temperatur wieder auf 0°C absenken, ohne dass (häufige) Abtauvorgänge auftreten.

Nicht zwangsläufig. Bei geringerem Volumenstrom steigt lediglich die Spreizung, da der Verdichter fest auf 99/100% läuft. Die übertragene Wärmemenge ist dabei annähernd konstant (unter Vernachlässigung von Leitungsverlusten, welche bei geringer Spreizung tendenziell etwas! höher sind).

Der höhere V-Strom hätte zusätzlich den Nebeneffekt, dass die VL etwas länger auf niedrigerem Niveau bleibt bzw. langsamer steigt; Dafür ist die Unterkühlung des KM dann geringer. Welche Fahrweise nun den besseren COP liefert, wird schwierig zu messen sein, da die Außenbedingungen bei beiden Versuchen annährend gleich sein müssten;)


@JoL  schrieb:

... Aktuell wird dabei aber auch tatsächlich abgetaut. Früher gab es ja immer wieder mal Abtauvorgänge, ohne, dass dabei Kondensat angefallen ist (so einen hatte ich bisher, sogar mit Heitstab-Einsatz, nur 1x, dieses Jahr).


Nun ja, da war das Lob wieder mal zu früh.

Gerade hat sie wieder ohne, dass etwas durch den Kondensat-Ablauf rausgekommen ist, abgetatut.

Nach dem Sie fast 7 Stunden aus war und dann gegen 16:15 Uhr wieder angelaufen war, hat sie schon 45 Minuten später den Abtauvorgang gestartet, bei einer Außentemperatur von 5,5°).

Hier läuft die WP 24/7 bei den Temperaturen, bei sieben Stunden Abschaltzeit müssten wir massiv den VL erhöhen. 

Fahren Heizkörper derzeit mit 0,6/0 und Fußbodenheizung mit 0,4/0.

Hast einen Neubau? 


@Awot252  schrieb:

Hier läuft die WP 24/7 bei den Temperaturen, bei sieben Stunden Abschaltzeit müssten wir massiv den VL erhöhen. 

Fahren Heizkörper derzeit mit 0,6/0 und Fußbodenheizung mit 0,4/0.

Hast einen Neubau? 


Nein, ein Pufferspeicher, dessen Heizwasser auf 37° aufgeheizt war, die Sonne und eine Raumtemperatur-Regelung machen's möglich.
Gestern u. heute hat das halt gepasst: WP mehrere Stunden aus, Batterie 100% und Warmwasser mittels Heizstab auf 55° geheizt und 1 kWh wurde sogar noch ins Netz eingespeist.

Bei 28,5° im Pufferspeicher ging die Wärmepumpe dann wieder in Betrieb.

Leider sind diese Tage im Winter eher die Ausnahme, das wäre aber auch zu schön 😄

Fahren eine andere Strategie ohne Puffer und ohne Batterie. 

Hallo,

 

hier mal wie gewünscht Daten.


Ich habe eine Vitocal 250-A / 251.A13 mit Vitocell 120-E Pufferspeicher 600 Liter, 1 Heizkreis, SW 2323:

 

Ein kompletter Abtauvorgang dauert bei mir typischerweise 3-4 Minuten (wenn man das Umschalten des 4/3 Wege Ventils nimmt) oder 1 Minute (wenn man nur die Zeit zwischen den beiden Abtauen/Heizen-Meldungen nimmt).

 

Abtauvorgänge hatte bisher bei meinen Stichproben immer am Anfang eine Vereisung und zum Ende des Abtauens hat sich die Außeneinheit für einen kurzen Moment in eine dicke Dampfwolke gehüllt. Danach war keine Vereisung mehr vorhanden. Bei jeder Abtauung gibt es bei mir die "Effizenz-Eingeschränkt" Meldung. Der Heizstab war bisher bei Abtauvorgängen nicht aktiv.

 

Hier mal Protokoll samt Diagramm eines typischen Abtauvorganges.

 

  • 15:35 Aktive Information: I.135 - Kontrolliertes Abtauen aktiv
  • 15:35 Status geändert: S.135 - 4/3-Wege-Ventil Auftauen
  • 15:35 Status geändert: S.176 - Wärmepumpenregelung Abtauung angefordert, Effizienz des Primärwärmetauschers aufgrund einer möglichen Bereifung/Vereisung eingeschränkt.
  • 15:35 Status geändert: S.127 - Wärmepumpe Auftauen vorbereiten
  • 15:38 Status geändert: S.128 - Wärmepumpe Abtauen
  • 15:39 Status geändert: S.125 - Wärmepumpe Heizen
  • 15:39 Status geändert: S.118 - 4/3 Wege-Ventil in Position (Heiz-/Kühl-) Pufferspeicher, Abtaupufferbeladung oder Mindestvolumenstromfunktion aktiv

 

Vielleicht ist es nützlich.

 

Nebenbei: In der Support-DB steht bei Problemen mit dem Abtauen (z.B. F.864):

"Software-Update durchführen: Grundsätzlich ist immer ein Software-Update durchzuführen. Darüber werden regelmäßig Optimierungen bzgl. der Abtauungsmethodik und Effizienzen implementiert."

 

 

Screenshot 2024-12-01 190153.png

Screenshot 2024-12-01 200120.png

3-4 Minuten, der Wahnsinn.

Unsere Wärmepumpe ist 1/4 vom Tag nur mit dem Abtauvorgängen beschäftigt,ohne dass überhaupt Wärme ins Haus kommt. 

Bei mir wird nur von 6:00-21:30 geheizt. Die restliche Zeit ist sie aus. Die Raumtemperatur sinkt dann bei uns z.Z. Nachts von 21,5 auf ca. 18,5 Grad. Wenn ich die WP 24/7 laufen lasse benötige ich 8-9kw mehr Strom pro Tag als mit dieser Absenkung nachts. 
Meine Heizkurve liegt bei Neigung 0,9 Niveau 1,0


@Dale  schrieb:

Hallo,

 

hier mal wie gewünscht Daten.


Ich habe eine Vitocal 250-A / 251.A13 mit Vitocell 120-E Pufferspeicher 600 Liter, 1 Heizkreis, SW 2323:

 

Ein kompletter Abtauvorgang dauert bei mir typischerweise 3-4 Minuten (wenn man das Umschalten des 4/3 Wege Ventils nimmt) oder 1 Minute (wenn man nur die Zeit zwischen den beiden Abtauen/Heizen-Meldungen nimmt).

 

Abtauvorgänge hatte bisher bei meinen Stichproben immer am Anfang eine Vereisung und zum Ende des Abtauens hat sich die Außeneinheit für einen kurzen Moment in eine dicke Dampfwolke gehüllt. Danach war keine Vereisung mehr vorhanden. Bei jeder Abtauung gibt es bei mir die "Effizenz-Eingeschränkt" Meldung. Der Heizstab war bisher bei Abtauvorgängen nicht aktiv.

 

Hier mal Protokoll samt Diagramm eines typischen Abtauvorganges.

 

  • 15:35 Aktive Information: I.135 - Kontrolliertes Abtauen aktiv
  • 15:35 Status geändert: S.135 - 4/3-Wege-Ventil Auftauen
  • 15:35 Status geändert: S.176 - Wärmepumpenregelung Abtauung angefordert, Effizienz des Primärwärmetauschers aufgrund einer möglichen Bereifung/Vereisung eingeschränkt.
  • 15:35 Status geändert: S.127 - Wärmepumpe Auftauen vorbereiten
  • 15:38 Status geändert: S.128 - Wärmepumpe Abtauen
  • 15:39 Status geändert: S.125 - Wärmepumpe Heizen
  • 15:39 Status geändert: S.118 - 4/3 Wege-Ventil in Position (Heiz-/Kühl-) Pufferspeicher, Abtaupufferbeladung oder Mindestvolumenstromfunktion aktiv

 

Vielleicht ist es nützlich.

 

Nebenbei: In der Support-DB steht bei Problemen mit dem Abtauen (z.B. F.864):

"Software-Update durchführen: Grundsätzlich ist immer ein Software-Update durchzuführen. Darüber werden regelmäßig Optimierungen bzgl. der Abtauungsmethodik und Effizienzen implementiert."

 

 

 


Ich denke, das wird an den hohen VL-Temperaturen liegen, damit wird der interne Puffer schneller beheizt, deshalb ist dann auch weniger Zeit (und zusätzliche Energie) zum Abtauen nötig.

Dem kann ich nur zustimmen.

Wenn bei mir beim Heizen abgetaut wird dann muss bei 0 Grad bei meiner Heizkurve von 31 Grad bis ca. Zieltemperatur 52 Grad hochgefahren werden was bei mir ca. 10 Minuten braucht.

 

Wenn ich während meiner WW Aufbereitung einen Abtauvorgang habe. Temperatur schon 50 Grad im Vorlauf Zieltemperatur 52 für Abtauen dann dauert mein Abtauvorgang plötzlich nur 4 Minuten.

 

LG Daniel 

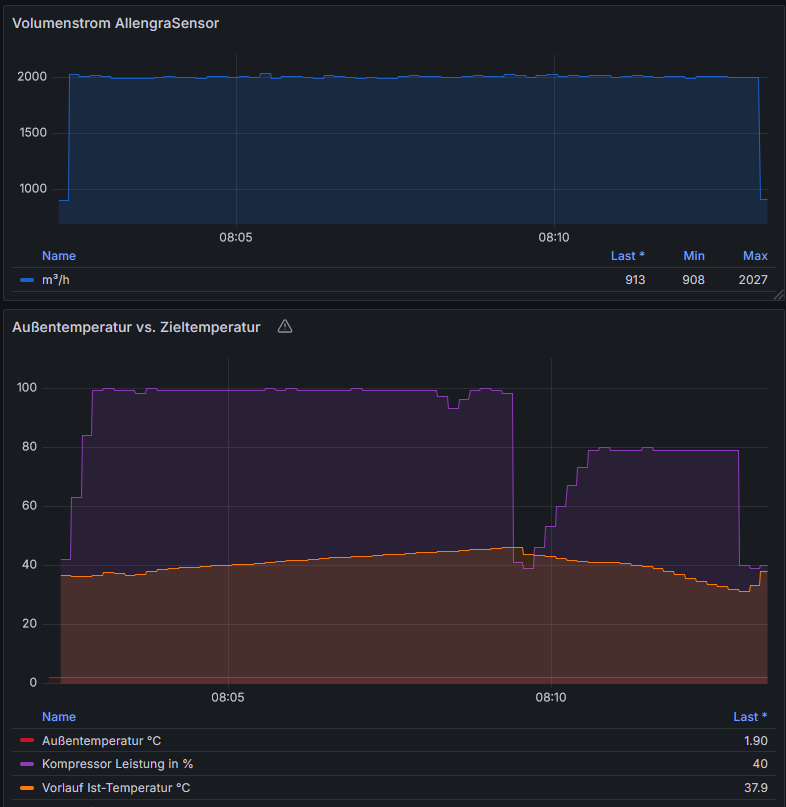
Bei mir dauer der Abtauvorgang ca. 11 Minuten, die Vorlauftemperatur steigt von 36.7 °C zum abtauen auf 46°C

Mein Volumenstrom beträgt zum Abtauen 2000l/h

Abtauvorgang.PNG

 


Lieben Gruß Christopher mit Vitocal 251.A13 / Softwarestand 2323 / Herstellungsjahr 2023

Nur auf 46C?! Wie hast du die WP denn dazu gebracht?!

Ich habe hier überhaupt nichts gemacht, wüsste auch nicht wie bzw. wo ich das einstellen kann.


Lieben Gruß Christopher mit Vitocal 251.A13 / Softwarestand 2323 / Herstellungsjahr 2023