abbrechen
Suchergebnisse werden angezeigt für 
Anzeigen  nur  | Stattdessen suchen nach 
Meintest du: 

ViEventLog Tool für das Ereignissprotokoll / VICARE Dashboard Ersatz

Da mir das Ereignisprotokoll mit das Wichtigste am ViGuide war, habe ich mithilfe AI ein Open-Source-Tool entwickelt, das die Events über die Viessmann Developer API wieder zugänglich macht.

 

ViEventLog ist ein lokaler Webserver mit Timeline-Visualisierung, der zeigt wann eure Anlage heizt, Warmwasser bereitet und wie häufig sie taktet - Informationen die Viessmann
selbst nicht anzeigt. 

Installation: Binary herunterladen, entpacken, starten und im Browser http://localhost:5000 öffnen.

https://github.com/mschneider82/vieventlog

Hinweis: Ihr benötigt eine eigene Client-ID aus dem Viessmann Developer Portal. Anleitung steht in der README.

Feedback und Bugs bitte über die GitHub Issues melden.

 

viel spaß euch, ich freu mich auf eure Testberichte! Man kann auch mehrere Accounts hinzufügen (da Viessman ein 2 Anlagen limit pro account hat), endlich kann ich damit alle event logs meiner 3 anlagen sehen ohne immer den viguide zugang wechseln zu müssen. 

 

NEU: jetzt auch mit DASHBOARD und Einstellmöglichkeiten um div. settings zu ändern!

605 ANTWORTEN 605

Schon weiter oben geschrieben - Komm.-Modul neu starten, danach stimmen sie.
Genau diese Werte (und nur diese) frieren um ~2 Uhr am Morgen ein und VM aktualisiert sie nicht mehr.


(250-A..13, HK, kein HW-Puffer, 300L WW, VX3 8.0A-10, 13.3 kWp, WB 22kW, EFH 1964, 143 m², 70% teilgedämmt)

Wer das EMS aktiv hat wird diese Meldungen bekommen, ob er sie braucht oder nicht, ob sie was bewirken oder nicht. Bei mir bewirken diese Wetterdaten offensichtlich nichts, obwohl sie für meine VM-PV das eigentlich können sollten. 

 


(250-A..13, HK, kein HW-Puffer, 300L WW, VX3 8.0A-10, 13.3 kWp, WB 22kW, EFH 1964, 143 m², 70% teilgedämmt)

Fehler beim Anmelden ViEventLog

Hallo Zusammen,

ich benötige Eurer Hilfe.

Ich wollte das ViEventLog aufrufen und erhalte jedoch eine Fehlermeldung beim Einloggen.

✗ Fehler: Authentication failed: authentication failed: no redirect location in response (status 400): {"error":"invalid_request", "error_description":"Invalid redirection URI."}

 

Mein Umfeld

System Windows

Runtergeladen vieventlog_0.0.105_Windows_x86_64

Folgende Daten wurden in der Anmeldemaske eingetragen:

E-Mail Adresse    die gleiche wie ich in der IOBROKER viessmannapi verwende

Passwort              die gleiche wie ich in der IOBROKER viessmannapi verwende

Client ID                die gleiche wie ich in der IOBROKER viessmannapi verwende

                               nochmal abgeglichen mit dem Developer Portal  (mehrmals)

LG Ronni
200S-E10 mit 200l Puffer Inbetriebnahme 03/2023... SW2440 seit 01/2025

Haben Sie bei der Erstellung des API Clients die redirect URIs geändert auf:

 

vicare://oauth-callback/everest



[ 151-A, 8 kW, 190 l WW integriert, ohne Puffer, 180 m2 FBH, ViCare ERR Steuerung ]

Diesen Cleint benutze ich seit über 2 Jahre in den IOBROKER

wo kann ich dei redirect URIs anpassen.

Oder muss ich den vorhanden Cleint löschen und neu anlegen?

LG Ronni
200S-E10 mit 200l Puffer Inbetriebnahme 03/2023... SW2440 seit 01/2025

@RonniO  Unter dem gleichen Client können mehrere Redirects angelegt werden.

Vielen Dank

konnte mich jetzt anmelden

LG Ronni
200S-E10 mit 200l Puffer Inbetriebnahme 03/2023... SW2440 seit 01/2025

Eine Frage da ich nicht alle 300 Antworten durchlesen kann..

 

Ich habe Home Assistant über mein Smartphone via Raspberry/ Container/ API am laufen..

Weil hier dransteht  das es via WebViewer läuft,

Besteht hier die Möglichkeit dieses Feature in mein bestehendes HM via weitere Entitäten zu integrieren? 

Ich hoffe ihr versteht was ich meine, ich will nicht immer den WebViewer parallel zu meinem HM laufen lassen müssen sondern möchte es gebündelt haben.

Vielen Dank und LG

Das Programm VIEventlog kann dauerhaft laufen, es macht von sich aus keine Abfragen.
Erst wenn im Browser die Verbindung hergestellt wird, dann wird abgefragt.
Den Aufruf via Browser kannst du von jedem Gerät im Heimnetz mit http://ip-lokaler-server:5000 machen.
Ansonsten programmier dir in HA die entsprechenden Ansichten selbst.

@Mr_Vito 

du könntest auf dem Home Assistant die Portainer Integration installieren und in dieser den Docker Container laufen lassen.

In einem HA Dashboard kannst du dann die ViEventLog Webseite embedded anzeigen lassen.

Mache ich auch so und läuft Wunderbar.

Ich kann dann über Tabs im Wärmepumpen Dashboard zwischen HA Dashboard und ViEventLog einfach switchen 👍🏻.

 

VG 👋🏻 

 

Vitocal 333-G BWT 331.B08 CU401B_G (WO1C) / Vitovent 300-F H32S B280 / Vitocom 100 LAN1 / Vitoconnect 100 OPTO2 / Vitocomfort 200 / Smart Climate CS, TRV, FHT / Comfort-Plus

Ich habe mal eine Frage zu den Events. Bei mir werden nur etwa die letzten 6 Stunden angezeigt, weiter zurück kann ich die nicht mehr sehen (z.B. von gestern) obwohl ich die Events gestern gesehen habe. Werden die nur einmal abgerufen und wenn nicht irgendwo gespeichert sind die nicht wieder abrufbar?

 

pyrhus_0-1762716865469.png

 

Wenn Du etwas in den älteren Nachrichten runter scrollst findest Du die Antworten.

Viessmann stellt nur gewisse Anzahl von Abfragen kostenlos zur Verfügung.

Gruß

#Vitocal 250-A13, 400L Puffer, 300L WW, VX3, 12 KWp, 10KWh Speicher, Haus BLB, Baujahr 1970 Umbau 2023, Fassade+Dach gedämmt#

Ja eine Möglichkeit wäre dass ich die lokal in einer DB speichere aber das wäre nur sinnvoll wenn vieventlog regelmäßig selbst API abfragt und permanent läuft, dann müsste man noch cleanup etc machen 

Guten Morgen,

 

mir ist heute bei der Heizkurve etwas aufgefallen.

 

Aussentemperatur 3,8°C

Heizung eigentlich im Standby, da Raumtemperatur Reduziert auf 3°C steht.

 

Die Heizung ist von Standby in Heizen(Reduziert) gewechselt. Damit läuft die Umwälzpumpe wieder an um den Frostschutz sicherzustellen.

Als Temperturanforderung hatte ich dann allerdings nicht die errechnete Vorlauftempertur sondern dort wurden 20°C angezeigt. Die Heizkurve lag dann auch größtenteils ausserhalb des Sichtfensters der Heizkurvenansicht.

 

Hier müsste neben der maximalen Vorlauftemperatur auch die minimale Vorlauftemperatur Berücksichtigung finden. 

 

Desweiteren lässt sich im Dashboard die Raumtemperatur Reduziert nicht unter 10°C einstellen. Hier ist das Minimum aber 3°C. Diese 3°C braucht es aber, damit sich die Umwälzpumpe abschaltet.  

 

 

Lieben Gruß Daniela
Vitocal 252-A AWOT-E 251.A10 / SW 2440 / FBH / kein Puffer / 135qm / BJ 2000 / PV

Also ich kann in der Viessmann API (ohne Datenbank ect.) noch Events aus dem März diesen Jahres sehen. Muss aber dazu sagen, ich hatte mal Advanced API.

ckoeber_0-1762762080034.png

Die stehen aber in der ViEventLog API Abfrage zur verfügung: http://<IP-ViEventLog>:5000/api/events


VG 👋🏻

Vitocal 333-G BWT 331.B08 CU401B_G (WO1C) / Vitovent 300-F H32S B280 / Vitocom 100 LAN1 / Vitoconnect 100 OPTO2 / Vitocomfort 200 / Smart Climate CS, TRV, FHT / Comfort-Plus

Hi, teste mal v109 ich habe deine Sachen berücksichtigt.

Hi,

 

die 3° für die Reduzierte Raumtempertur sind drin.

 

In der Heizkurve gibt es jetzt die unter Vorlauftemperaturlinie. Die Darstellung kann ich aber erst morgen Früh testen, da die Heizung derzeit im Komfortmodus läuft.

 

Danke für die schnelle Umsetzung.

 

 

Lieben Gruß Daniela
Vitocal 252-A AWOT-E 251.A10 / SW 2440 / FBH / kein Puffer / 135qm / BJ 2000 / PV

Also was die Events angeht ist es bei mir wie folgt: 
Fehler werden alle angezeigt seit dem letzten Viessmann Einsatz (wo auch das Kommunikationsmodul ausgetauscht wurde). Auch "feature.changed: ..." Meldungen sind seitdem keine gelöscht worden.

Jedoch werden Info und Statusmeldungen (z.B. S.125 Wärmepumpe im Heizbetrieb) schon immer regelmäßig gelöscht. Mal erst nach 24h, manchmal auch schon früher, wenn es viele Ereignisse gab. Das war schon so bei ViGuide, vermute einfach mal das ist die Löschstrategie von Viessmann, um nicht unnötig Daten zu sammeln. Kann natürlich sein, dass Viessmann mehr Infos auf ihren Servern speichert, aber wenn ich so anschaue wie oft die schon bei mir im Einsatz waren, kann das eigentlich nicht wirklich sein! 😅

#Vitocal 222-SI (Invisible), FBH, Smart Climate, Vitoair FSI 300E (Invisible), VX3, 5,8kWp, 10KWh Speicher,

Hat super geklappt vielen Dank!!

 

Und @mschneider82 super Arbeit!!

 

Lg

Vielen, vielen Dank! 🙂
Ich hab’s mir per Docker und Reverse Proxy auf meiner Synology-NAS eingerichtet – läuft super, und ich kann jetzt sogar von außen draufschauen.

Bildschirmfoto vom 2025-11-10 11-44-54.png

252-A 13 kW | WW-Speicher 190 l | 40 % FBH / 60 % HK | SW2532 | kein Experte

Hi Norbert,

 

habe ich auch versucht, aber ich habe einen Intel Celeron-Prozessor - deshalb klappt das nicht wegen der (interaktiven) GUI. Hast Du eine Idee, wie es trotzdem gehen könnte?

Meine Lösungskomponenten:

Synology Container Manager

Scottyhardy/docker-wine

interner Port: 5000

externer Port 5050

 

Anwendung wird gestartet, bricht aber immer wieder durch unerwartetes Ereignis ab.  Liegt angeblich am Intel Celeron-Prozessor. Anwendung mit GUI - zumal interaktiv - soll nur mit Intel-Prozessor laufen 

 

 

Danke und Grüße

millih2g

Hallo,
ich habe das komplett über Linux Mint gemacht – das Betriebssystem ist eigentlich egal, weil alles im Browser läuft.

Wine brauchst du gar nicht, das ist kein Windows-Programm. ViEventLog ist ein normaler Webdienst, die Oberfläche ist einfach die Webseite, die der Container bereitstellt.

252-A 13 kW | WW-Speicher 190 l | 40 % FBH / 60 % HK | SW2532 | kein Experte

wieso Scottyhardy/docker-wine als image  ?

 

mach doch direkt als container: 

ghcr.io/mschneider82/vieventlog:latest

 

die env variablen wie in der README nicht vergessen!

      - VICARE_EMAIL=ihre@email.de
      - VICARE_PASSWORD=ihr-passwort
      - VICARE_CLIENT_ID=ihre-client-id

 

 

Hallo ckoeber

Ich sehe 117 Events und das 14 Tage in der Vergangenheit.

Wie bekommst Du die tolle  Auswertung angezeigt

 

LG Ronni
200S-E10 mit 200l Puffer Inbetriebnahme 03/2023... SW2440 seit 01/2025

@RonniO ,
die lese ich im Grafana aus der ViEventLog API events JSON aus. ("url": "http://<ViEventLog-IP>:5000/api/events") Weil die schon an die Viessmann API authentifiziert ist. 👍🏻

Dafür benutze ich in Grafana das Infinity data source plugin als Datenquelle. Damit kann man JSON, CSV / TSV, XML / HTML, GraphQL abfragen und als Tabellenform darstellen.
Man kann dann auch Filtern und Alphabetisch sortieren, wie im Excel. 👍🏻

ckoeber_1-1762784331338.png

Die Spalten der Tabelle kann man dann über ein Parsing options & Result fields Context schön Deutsch benennen:

ckoeber_3-1762784512735.png


Alles was mir von der Beschreibung her nicht gefällt, habe ich dann über ein Value mapping im Grafana angepasst:

ckoeber_2-1762784444136.png

(Das geht aber nur mit statischen Werten. Der Text muss exakt dem Value entsprechen)

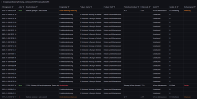
Am Ende kann man dann cool sehen, was so abging, solange es die API noch als Event verfügbar hat:

ckoeber_4-1762784806822.png


Man könnte es sicher auch noch in eine Datenbank loggen, aber mir reichen aktuell Events bis März 2025 zurück. Und wenn man weniger Events hat wie ich, reicht es sogar noch weiter zurück.

Wenn du nur 14 Tage hast, liegt das aber mit Sicherheit an der Basic API.
Bin froh die Advanced API wieder gekündigt zu haben, denn 143,76€ / Jahr dafür ist schon heftig.
Aber dafür scheine ich noch die Advanced API Features zu haben wie 3000 API Calls pro Tag und halt länge Event Logs in der Vergangenheit. 🥳
Ich hoffe das bleibt so 🤫

Anbei noch der Ereignislog Auszug aus meinem Dashboards. 🫶🏻

VG 👋🏻

Vitocal 333-G BWT 331.B08 CU401B_G (WO1C) / Vitovent 300-F H32S B280 / Vitocom 100 LAN1 / Vitoconnect 100 OPTO2 / Vitocomfort 200 / Smart Climate CS, TRV, FHT / Comfort-Plus
Top-Lösungsautoren