abbrechen
Suchergebnisse werden angezeigt für 
Anzeigen  nur  | Stattdessen suchen nach 
Meintest du: 

Häufige Verdichterstarts Vitocal 200-S mit Pufferspeicher

Guten Tag,

 

Meine Vitocal 200-S mit Vitocell100-W Pufferspeicher und Überströmventil läuft soweit, dass sie das Haus stets warm hält. 

Nach ca. einem Jahr habe ich mir mal die Verdichter Laufzeit und Starts angeschaut:

Betriebsstunden Verdichter: 2502h

Starts Verdichter: 14834

Das erscheint mir eine sehr hohe Anzahl an Starts.

Das Haus(~170qm) ist überall mit FBH ausgestattet und alle ERR sind offen. 

 

Wie kann das Optimiert werden? 

 

2. Frage: passt es dass der Parameter 7200 auf 0 steht?

 

Danke und Gruß, Marvin

 

62 ANTWORTEN 62

Hallo Mar_vin,

 

wenn du ein Überströmventil hast, ist der Pufferspeicher ein Reihenspeicher mit  46l.

Dann ist 7200 mit 0 korrekt.

 

Du hast ca. 6 Starts pro Stunde. Das ist nicht gut aber gerade noch akzeptabel.

 

Was hast du für eine WP? poste bitte die Seriennummer, dann kann man sehen wie der Mindesvolumenstrom ist.

Hast du ein Dokumentation deiner FbH?

Mit den berechneten Volumenströmen pro Heizkreis und eine  Aufstellung der Anzeigen der Flowmeter wie es aktuell ist.

 

damit kann man erkennen ob aktuell durch die FBh der Mindestvolumenstrom der WP läuft.

Wenn das der Fall ist, darf durch das Überströmventil nicht durchfließen.

 

Kennst du die Max Heizlast des Gebäudes? oder hast du eine Wärmebedarfsberechnung?

 

VG Michael

 

Hi Michael,

 

vielen Dank!

 

 

Seriennummer ist: 7733738002671125

 

Dokumentation der FBH habe ich. 

Ich hoffe das sind die richtigen Infos:

 

Wasservolumen:

143 l

Massenstrom:

1365 kg/h

 

Hydraulischer Abgleich wurde durchgeführt

 

Der Heizwärmebedarf wurde mit 43 kWh/m²a angegeben (es handelt sich um einen Renovierten Altbau)

 

Wenn noch Infos fehlen versuche ich die gerne zu ergänzen.

 

 

Grüße,

Marvin

Hallo Marvin,

dass sind eindeutig zu viele Starts. Wie ist dein Überströmventil eingestellt? Ich habe meines auf 500 gestellt.

Wichtig ist auch der Durchfluss der einzelnen Fußbodenkreise. Kurze Kreise mit hohem Durchfluss bedeuten das der Vorlauf schnell zur Wärmepumpe zurückkommt, thermischer Kurzschluss - viele Takte. Hier musst du einen Kompromiss finden. Kurzer Heizkreis weniger Durchfluss, langer Heizkreis mehr Durchfluss. Dein Ziel sollte sein, der Vorlauf aller Kreise kommt fast zur gleichen Zeit am Rücklauf an - wenige Takte.

 

Sonnige Grüße

Thilo

Bei den Laufzeiten sollte es ungefähr so aussehen:

 

Screenshot 2021-09-30 at 11-27-28 Vitoguide.png

Hi Thilo,

 

Überströmventil  steht auf 200mBar

Ich werde sobald es kälter wird auf jeden fall mal Vorlauf und Rücklauf der einzelnen Kreise mit nem IR Thermometer messen.

 

 

 

Hallo Marvin,

 

das ist dann das größte Modell mit 16 kW. Die braucht min 1400 l/h damit sie nicht in einen Fehler läuft.

 

Wie viele m² beheizte Fläche wird hier kalkuliert?

 

Das mit dem IR Thermometer ist gut.

Du muss immer entweder das Kunsstoff Rohr messen oder die Verschraubung. 

 

Könntest du eine Tabelle mache wir hier von Tobias 

https://www.viessmann-community.com/t5/Waermepumpe-Hybridsysteme/Stromverbrauch-Vitocal-222-60kwH-pr...

 

dann meldest du dich wieder.

 

das könnte auch interessant sein

https://wiki.fhem.de/wiki/Effizienter_Betrieb_einer_Fu%C3%9Fbodenheizung_mit_Luft-Wasser-W%C3%A4rmep...

 

 

VG Michael

 

Sicher das es eine 16kW Anlage ist? Laut Rechnung soll es eine 12,6kW Anlage sein:

AWB-M-E-AC 201.D10

 

Hier der Raumplan und die Heizkreise:

Mar_vin_0-1633006337743.png

 

Mar_vin_1-1633006358133.png

 

 

Gruß

Laut Viessmann Ersatzteil App ist es eine D16.

Wäre das eine Erklärung für die vielen Verdichterstarts?

 

 

Du hast uns die Nummer der Inneneinheit gegeben.

Die gibt es nur in 2 Größen. Bis 8 kw und bis 16 kw.

Das wäre also plausibel.

 

Die Doku zur FBH ist ja erfreulicherweise  recht ausführlich. 

Die Heizkörper hängen auch an dem Verteiler der FbH oder gibt es da noch einen 2. Kreis mit Mischer?

 

Was in der Tabelle als Einstellung Durchflussregler l/min beschrieben ist, stimmt das mit der Ist Situation überein? zeigen die Flowmeter das auch an?

 

Ohne die HzK sollten es 1365l/h sein. Das sollte ohne Überströmventil klappen.

Du könntest es dann mal höher stellen z.B. 300 mbar

 

Die Max Heizlast ist nach der Tabelle bei ca 8 kW. Dann kann man noch 500 W für WW aufschlagen, etwas für Lüftung, falls es keine Lüftungsanlage gibt , minus die Internen Gewinne.

Die 10 KW Maschine passt ungefähr, vielleicht etwas zu groß.

 

VG Michael

 

 

 

 

 

 

Danke für den Input, die Seriennummer der Außeneinheit schaue ich nochmal nach.

 

- Die Heizkörper für die Bäder wurden durch Infrarot E-Heizkörper ersetzt. 

- Flowmeter überprüfe ich nochmal

- Haben eine Zehnder ComfortAir Q350 KWL verbaut

 

 

Ich werde also mal das Überstromventil auf 300 stellen und die Flowmeter überprüfen.

 

 

 

Also ich habe die Flowmeter mal überprüft: In den Bädern war der Flow höher dafür in ein paar anderen Räumen deutlich niedriger, habe es nun auf die angegeben Werte angepasst.

Das Überströmventil steht nun auf 300mBar. Mal sehen was die Taktung nun so macht

 

Was Dabei aufgefallen ist: Einzelne Flowmeter (2 von allen oben) waren schon nach nun knapp einem Jahr fast schwarz. Andere nur leicht bräunlich. Woher kann das kommen?

 

Grüße und danke,

Marv

Hallo Marv,

 

dann gibt es vermutlich Teile im Wasserkreislauf aus "Schwarstahl" ST37.

Das sind Rostpartikel im Wasser.

 

Du solltest einen Magnet/Schlammabscheider nachrüsten lassen.

 

Das Magentit setzt sich auch im Wärmetauscher/Kondensator und Pumpe der WP ab und verschlechtert mit der Zeit den Wärmeübergang am Kondensator

Den Wärmetauscher zu reinigen zu müssen kostet deutlich mehr als so ein Abscheider.

 

https://www.youtube.com/watch?v=3_7DnjgFtLo

 

VG Michael

Vielen Dank Michael, da werde ich meinen Installateur mal drauf ansprechen! 

Was mich gewundert hatte war dass es in einzelnen kreisen Schwarz ist und andere quasi komplett klar sind. 

Aber ein Magnet/Schlammabscheider scheint mir eine gute Investition

 

Zurück zu Anlage:

- Überströmventil steht nun auf 300mBar hat dazu geführt, dass es nun plötzlich in den Verteilern rauscht, als würde es draußen regnen, deutlich hörbar.

- Die Anlage ist eine D10, habe ich mit dem Installateur abgestimmt.

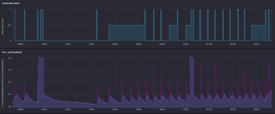
Anbei mal ein Log über die letzte Nacht:

(Kurve:  0.3, Niveau 0, Zieltemperatur 18°)

 

Mar_vin_0-1633591522296.png

einige Starts....

 

Oder ist das zu der Jahreszeit normal?

 

Hallo,

 

ist der schwarze Kreis ein Badheizkörper?

 

Dann hast du nachts jetzt ca 1 Start /h.

Das fände ich für die Jahreszeit ok. 

 

>>Verteilern rauscht, als würde es draußen regnen, deutlich hörbar.

kannst du jetzt noch mal den Durchfluss aller Schaugläser addieren.

Ist das jetzt mehr geworden und noch immer über dem Min. Durchfluss?

 

VG Michael

Hi Michael,

 

ist der schwarze Kreis ein Badheizkörper?

- Nein, wir haben nur FBH-Kreise an der WP, die Badheizkörper sind rein Elektrisch

 

Ist das jetzt mehr geworden und noch immer über dem Min. Durchfluss?

Tatsächlich haben sich die Werte in den Schaugläsern kaum verändert. Das Rauschen könnte allerdings auch schon davor aufgetrewten sein, lediglich im letzten Jahr haben wir nichts davon gemerkt. nun ist es sehr deutlich

 

Für mich zum Verständnis:

Die WP ist ja Rücklauf gesteuert, dh. wenn der Rücklauf unter eine bestimmte temperatur fällt springt der Verdichter an, dadurch steigt der Vorlauf und dann auch der Rücklauf.

Mar_vin_0-1633679861998.png

Wenn ich mir einen Verdichterstart mal im Detail anschaue:

Während der Verdichter aktiv ist, steigt der Vorlauf, klar soweit.

 

Aber ist es normal dass vor und Rücklauf so eine niedrige Spreizung aufweisen?

 

Danke und Gruß

 

 

Hallo Mar_vin,

 

dann habe ich keine Erklärung warum nur das eine Glas schwarz ist.

 

Die niedrige Spreizung bei der milden AT ist ok.

Das wird im Winter schon wieder Richtung 5 gehen.

 

Auf wie viel % läuft die Umwälzpumpe? Anzeige in der Anlagenübersicht. 

 

 

Die Inverter WP, wie deine, sind normalerweise VorlaufTemp geregelt.

Die Fixed-Speed sind RücklaufTemp geregelt.

 

 

Hallo Michael,

 

eine mögliche erklärung meinerseits: Wir haben einen verschraubten Dielenboden: uU wurde ein Rohr beim verlegen getroffen. Die Anlage wurde vor dem Befüllen "abgedrückt" und da war alles Bombendicht, könnte das dennoch sein?

 

Okay, Spreizung checke ich dann im Winter nochmal.

 

 

Die Umwälzpumpe läuft dauerhaft auf 100%, auch wenn gerade eig. nicht geheizt wird

 

Grüße,
Marvin

Hallo Marvin,

 

wenn die Dielenschrauben nicht aus Edelstahl sind und eine im Rohr steckt und rostet, wäre das eine Erklärung.

 

VG Michael 

 

 

hmm, nicht schön, aber wahrscheinlich auch jetzt nicht zu beheben...

 

Ist es normal, dass die Umwälzpumpe dauerhaft auf 100% läuft?

Hallo Mar_vin,

 

die Umwälzpumpe läuft, sobald die Heizgrenze unterschritten wurde. 

 

Heizgrenze = eingestellte Raum-Solltemperatur - 4K

Heizbetrieb aktiv: Langzeitmittel Außentemperatur (3h) < Heizgrenze
Heizbetrieb inaktiv: Langzeitmittel Außentemperatur (3h) > Heizgrenze + 2K Hysterese

 

Mit welcher Drehzahl sie läuft, hängt von der Einstellung durch deinen Fachbetrieb ab. 

 

Viele Grüße
Flo

Hallo, darf ich kurz eine Zwischenfrage stellen zur Aussage 

 

"Wenn du ein Überströmventil hast, ist der Pufferspeicher ein Reihenspeicher mit  46l.

Dann ist 7200 mit 0 korrekt."

 

Was bedeutet das dann für den Betrieb der Wärmepumpe mit  Vitocell 100-E SVPA 46 L

Dient dieser dann nur zur Aufrechterhaltung des Mindestvolumenstromes oder speichert er auch Wärme um diese zu Zeiten EVU Sperre, Außeneinheit außer Betrieb  in den Heizkreislauf zu geben?

 

Mit freundlichen Grüßen

 

Hallo,

 

er dient zusammen mit dem Überströmventil dazu eine gewisse Mindestlaufzeit für den Verdichter zu gewährleisten und die Energie für das Abtauen zu Verfügung zu stellen.

 

>>EVU Sperre

ein m³ Estrich hat ungefähr die Speicherkapazität von 500l Puffer.

Wie viel m³ Estrich hat deine FBH? da hast du sicher einem Puffer mit mehren tausend Liter.

Welchen Mehrwert sollten dann weitere 200l bringen? 

Wenn die Anlage 1000l/h umwälzt und eine Spreizung von 5K hat ist.  Wird der 200l Puffer alle 12 Min um 5K kälter und ist nach einer halben Stunde ist auf Raumtemperatur.

Auch hier siehst du dass man damit keine 2h EVU Sperre überbrücken kann.

 

VG

 

 

qwert089_0-1638530320733.png

 

Hallo qwert089, 

 

danke für deine bildhaften Erklärungen.

Leider bekomme ich diese nicht von meinem Heizungsbauer und verstehe jetzt das Konzept und das der Fußboden als Speicher eine enorme Größe  ist und die bessere und ausstreichende Alternative als das Aufstellen eines 200 l Fass.

 

Vielleicht kannst du mir noch folgende Fragen beantworten?

 

Die Räume sind aktuell bei 21 Grad mit

 

Solltemp: 17

Absenk:   14

Steigung 0,5

Niveau 4,0

Heizung 0-24 h  

22-06: geräuchreduzierter Betrieb

E-Staub: ausgestellt

 

Die WP ist ca. 1 Woche in Betrieb (nur Heizen), hat 440 kWh Wärme erzeugt bei Einsatz von 173 KWh Strom = JAZ 2,6.

Ist meine Erwartung falsch, dass bei Temperaturen  2/-1 gestern bis +8 am Tag bei einer Angabe im Datenblatt mit A-7/W35 für die Vitocal 200-s D.08 mit Leistungswert 2,83 meine JAZ > 3,1 sein sollte?

 

Lt. Montageblatt sollte das Überstromventil bei der Vitocal 200-s D.08 bei 500 mbar eingestellt sein, dem ist auch so (jetzt).

Gleichzeitig steht im Datenblatt soll die neue max. Restförderhöhe der Umwälzpumpe 500 mbar betragen.

Ist der eingestellte Wert in der Vitocal Inneneinheit irgendwo abzulesen/einzustellen?

 

Weißt du ob ein Divicon Heizkreislaufverteiler ein Bestandteil der Inneneinheit ist?

Dieser steht auf unserem Angebot. Die Rechnung steht wegen Nacharbeiten noch aus.

Ich erkläre es mir aktuell so, dass dieser nicht Bestandteil der Rechnung sein dürfte, da der Puffer mit Überströmventil als Reihenspeicher verbaut ist und ich so ein Divicon wie im Netz abgebildet nicht sehen kann.

 

Mit besten Grüßen

 

 

Hallo,

 

in dem Betriebspunkt könnte man eine Arbeitszahl von um die 4 erwarten.

qwert089_0-1638541686350.png

 

173 kWh durch 7 sind ungefähr 24 kWh pro  Tag. Damit könnte sie genau 24 in dem Teillast Modus laufen.

Oder taktest sie und läuft dann mit 100%?

 

Nein die Förderhöhe kannst du nicht ablesen.

qwert089_1-1638541910458.png

Wenn es keine Fehlermeldung gibt erreicht sie den Min Durchfluss von  800l/h.

Du kannst jetzt alle Flowmeter im Heizkreis Verteiler addieren und schauen ob das über 800l/h ist. 

Dann darf in dem Betriebspunkt der Pumpe nichts durch das Überströmventil gehen (Test z.B. mit Schraubenzieher am Ohr) 

Die Pumpe läuft auf 100%? wie ist die Spreizung?

 

>> Divicon Heizkreislaufverteiler 

?? gibt es noch eine 2. Pumpe?

 

VG 

 

 

Top-Lösungsautoren