abbrechen
Suchergebnisse werden angezeigt für 
Anzeigen  nur  | Stattdessen suchen nach 
Meintest du: 

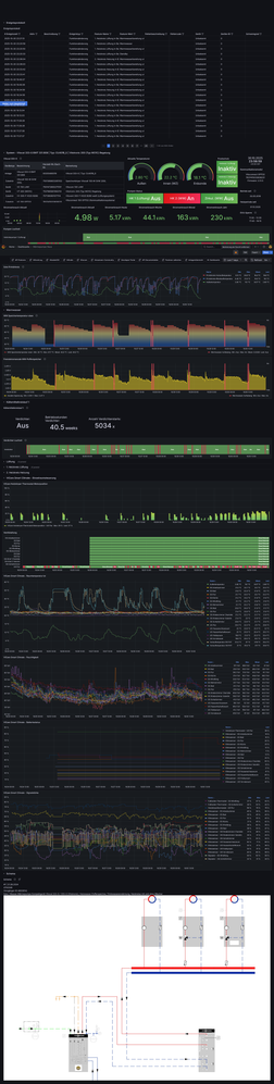
ViEventLog Tool für das Ereignissprotokoll / VICARE Dashboard Ersatz

Da mir das Ereignisprotokoll mit das Wichtigste am ViGuide war, habe ich mithilfe AI ein Open-Source-Tool entwickelt, das die Events über die Viessmann Developer API wieder zugänglich macht.

 

ViEventLog ist ein lokaler Webserver mit Timeline-Visualisierung, der zeigt wann eure Anlage heizt, Warmwasser bereitet und wie häufig sie taktet - Informationen die Viessmann
selbst nicht anzeigt. 

Installation: Binary herunterladen, entpacken, starten und im Browser http://localhost:5000 öffnen.

https://github.com/mschneider82/vieventlog

Hinweis: Ihr benötigt eine eigene Client-ID aus dem Viessmann Developer Portal. Anleitung steht in der README.

Feedback und Bugs bitte über die GitHub Issues melden.

 

viel spaß euch, ich freu mich auf eure Testberichte! Man kann auch mehrere Accounts hinzufügen (da Viessman ein 2 Anlagen limit pro account hat), endlich kann ich damit alle event logs meiner 3 anlagen sehen ohne immer den viguide zugang wechseln zu müssen. 

 

NEU: jetzt auch mit DASHBOARD und Einstellmöglichkeiten um div. settings zu ändern!

251 ANTWORTEN 251

Gestern durch Zufall hierauf gestoßen. Hut ab, was du aus den Board-Mitteln (API) gebaut hast, @mschneider82 .

Hab ich direkt mal angeschmießen und bin gespannt, wie sich das Projekt entwickelt.

 

Falls hilfreich, kann ich mit Vitocal 250-A und Vitoair FS300E unterstützen/testen.

Ganz großes Kino.

Danke Dir !!!

@Alex1978 
die WW Soll-Temperatur 2 wurde in v0.0.69 implementiert und aktuell gibt es auch schon Version v0.0.70 wo die WW Soll-Temperatur 2 drin ist:

ckoeber_0-1761736299598.png

Viele Grüße 👋🏻

 

Vitocal 333-G BWT 331.B08 CU401B_G (WO1C) / Vitovent 300-F H32S B280 / Vitocom 100 LAN1 / Vitoconnect 100 OPTO2 / Vitocomfort 200 / Smart Climate CS, TRV, FHT / Comfort-Plus

Könnte es vielleicht sein, dass die Hystereparameter nur dann erscheinen, wenn die Anlage passend konfiguriert ist?
Z.B. bei der 250A müsste über die Inbetriebnahme die entsprechende Smartgrid Funktion freigeschaltet werden, dann kommen die erst via API?
Habt ihr das mal probiert?
Gruß rudi

Hi @Rudi_ 
nein, die Hysteresen Parameter für den Pufferspeicher hast du in älteren WO1C Regelungen eigentlich immer, sobald du einen Pufferspeicher verbaut hast und (7200) Freigabe Pufferspeicher / Hydraulische Weiche aktiviert hast.

 

Warum der nicht in der API dargelegt wird, wissen nur die Viessmänner. 😉

 

Viele Grüße 👋🏻

 

Vitocal 333-G BWT 331.B08 CU401B_G (WO1C) / Vitovent 300-F H32S B280 / Vitocom 100 LAN1 / Vitoconnect 100 OPTO2 / Vitocomfort 200 / Smart Climate CS, TRV, FHT / Comfort-Plus

Vielen Dank für die geleistete Arbeit !

 

Grüße

Hi @ckoeber 

noch eine Frage da Du ja auch eine W01C-Anlage hast:

bei mir wird der Status des Verdichter immer mit "aus" angezeigt - auch wenn der Verdichter läuft... ich glaube da ist noch ein Bug drin? Kannst Du das ggf. mal bestätigen ob bei Dir das ebenso ist?

Kann man ja einfach sehen live und in Vicare, ob der Verdichter läuft oder nicht...

Das ging whs. in meinen Fragen weiter unten unter ...

Merci und LG,

Alexander

 

@Alex1978 ,

ja muss ich mal beobachten. Mein Verdichert läuft i.d.R. nur so ca. 30 Minuten. Muss mal den Zeitpunkt abwarten, wenn Alexa hier wieder sagt "Warmwasser Erwärmung gestartet! 💧🔥" und ich eine WhatsApp bekomme 🤣

ckoeber_0-1761777644144.png


Das müsste ja 

"heating.compressors.0":{"type":"object","value":{"active":{"type":"boolean","value":false}

sein. 


Und ja du hast recht, der ist nicht in der dashboard.js aufzufinden. 🤔


@mschneider82 , kannst du mal bitte schauen.
Müsste Zeile L1002-L1006 in dashboard.js sein. Fehlt da in L1002 nicht der Bezug auf "heating.compressors.0"?
Der sieht aus wie auf "compressorSpeed.value" verweisend L961.

VG ✌🏻

 

Vitocal 333-G BWT 331.B08 CU401B_G (WO1C) / Vitovent 300-F H32S B280 / Vitocom 100 LAN1 / Vitoconnect 100 OPTO2 / Vitocomfort 200 / Smart Climate CS, TRV, FHT / Comfort-Plus

ich habe den Verdichter Status jetzt auf heating.compressors.0 geändert ab 0.0.78 schaut mal ob es für euch jetzt funktionert

Hi,

ich bin in dieser Materie etwas unsicher. Könntest du zur Installation ein kleines Video machen?

Danke im Voraus 😎

Hi @PeterS64 ,
Vieventlog wird nicht wirklich installiert.
Die Vorgehensweise ist ausführlich hier 
https://github.com/mschneider82/vieventlog
unter "Vorausetzungen" beschrieben.

 

Du must dich bei Viesmann für die API registrieren, wie in der Beschreibung unter "Voraussetzungen" aufgeführt.


Danach: hier für Windows:
Es reicht sich das gepackte Tool von der Github-Seite runter zu laden und die Zip-Datei auspacken.
Die vieventlog.exe starten. Dann im Browser die Zeile http://localhost:5000 aufrufen; das wars.
Wenn Windows die Ausführung der vieventlog.exe anmeckert, weil nicht aus dem Appstore, dann musst du in dem Fenster "Der Computer wurde durch Windows geschützt" über "weitere Informationen" die Freigabe erteilen.


Beim ersten Start werden die Anmeldedaten und die ID, die du bei der Anmeldung für die Viessmann API erhalten hast, abgefragt.

Gruß rudi

@mschneider82 
bei mir war der compressors jetzt mal auf "pause

ckoeber_2-1761826343568.png

 

Am Status im ViEventLog hatte das aber nichts geändert.

ckoeber_1-1761826317103.png

 

Es gibt bei mir den Status "off", "pause" & "heating".
Wird dann als string value in "heating.compressors.0" gesetzt:

ckoeber_3-1761826552901.png


VG 👋🏻

 

Vitocal 333-G BWT 331.B08 CU401B_G (WO1C) / Vitovent 300-F H32S B280 / Vitocom 100 LAN1 / Vitoconnect 100 OPTO2 / Vitocomfort 200 / Smart Climate CS, TRV, FHT / Comfort-Plus

Lieber @mschneider82 und @ckoeber 

 

wieder mal 2 Anliegen vom Laien (aber ich werde besser darin sie zu beschreiben)

 

1.) könnte man noch die JAZ Angaben für Warmwasser und Heizen mit ins Dashboard reinnehmen?

siehe Screenshots, werden in Viguide und via API auch im Debug geliefert...

 

sollte "heating.cop.dhw" (rawfeatures 127) sein und "heating.cop.heating" (rawfeatures 129) und. "heating.cop.total" (rawfeatures 130) sein im JSON. 

 

Ich kann es Euch leider nicht besser beschreiben - langt das? (siehe Screens JAZ Viguide und JSON)

 

2.) Weiterhin wäre die Lastklassen-Ausnutzung 1-5 als Statistik sehr spannend (sieht man nämlich nicht in Vicare)... in Viguide geliefert und im JSON auch:

siehe Screens 

 

"heating.compressors.0.statistics.load"

und rawfeatures 101 "heating.compressors.0.statistics.load"

 

im Screen auch noch der Auszug aus Vguide dazu.

 

P.S: nochmals vielen Dank für alles, ist einfach unglaublich wie Du @mschneider82 Viguide ersetzen kannst! @ckoeber muss ich noch mehr angeben, damit man es reinnehmen kann, kannst Du mir ggf. mit dem Issue bei github helfen? (JAZ WW und Heizen, Lastklassen 1-5 Angabe?)

JAZ Viguide.jpg
JAZ JSON.jpg
Lastklassen Viguide.jpg
Lastklassen JSON.jpg

@mschneider82 @Alex1978 
So, eben sprang der Verdichter an. Die Google & Alexa Tante und der WhatsApp hat's gesagt 🤣

ckoeber_1-1761854928842.png

Und siehe da, er läuft auch im ViEventLog 👍🏻

ckoeber_0-1761854882284.png

Danke @mschneider82 ♥️

Vitocal 333-G BWT 331.B08 CU401B_G (WO1C) / Vitovent 300-F H32S B280 / Vitocom 100 LAN1 / Vitoconnect 100 OPTO2 / Vitocomfort 200 / Smart Climate CS, TRV, FHT / Comfort-Plus

@Alex1978 ,
Top Danke Dir!
Damit müsste @mschneider82 was anfangen können, wenn er noch Lust hat 😁.

Issue ist offen > https://github.com/mschneider82/vieventlog/issues/32 

Ich hätte die auch gerne noch in der Home Assistant-Integration. Bin da noch mit dem Entwickler dran.
Da geht es nur leider nicht so Schlag auf Schlag, wie beim ViEventLog, durch das peer review der Home Assistant Core Community. (300 Augen Prinzip)
Aber durch eine Custom Integration kann man das zum Glück im Vorfeld immer testen und muss man auch, bevor es im Core integriert wird.


Aber @Alex1978 wenn Dir noch was auffällt was man im ViEventLog integren kann, immer her damit. Ich würde das dann auch nach Möglichkeit mit in die Home Assistant-Integration übernehmen lassen, sofern der Entwickler das mit übernehmen kann.
Es dauert nur leider etwas, aber Winter ist ja noch lang 😁.

 

Vitocal 333-G BWT 331.B08 CU401B_G (WO1C) / Vitovent 300-F H32S B280 / Vitocom 100 LAN1 / Vitoconnect 100 OPTO2 / Vitocomfort 200 / Smart Climate CS, TRV, FHT / Comfort-Plus

Mir auch, genial (Merci @mschneider82 !!!)

Hallo zusammen @mschneider82  und @ckoeber 

Mir fiel auf dass ich bei der Betriebsart nur zwischen "Heizung" und "Standby" auswählen kann im Dashboard. Da ist denke ich auch noch ein Fehler drin: sollte eher wohl eine Auswahl sein zwischen

"Heizung & Warmwasser", "Nur Warmwasser" und "Aus"(Standby?).

 

bei heating.circuits.1.operating.modes.active steht als value "dhwAndHeating" - das müsste die richtige Angabe sein was meine Anlage aktuell macht.

 

unter "27 properties" steht als value auch "dhwAndHeating"

weitere Einträge siehe Screenshot. 

 

Was denkst Du @ckoeber und @mschneider82 ? Fehler im Dashboard bisher, oder ist das ein anderer Modus welcher noch fehlt ala in Vicare dem man einbauen und verändern könnte?

 

P.S. Nur als prinzipielle Frage an @ckoeber : meine Anlage lieferte schon mit Viguide keine sinvollen "Events" im Ereignisprotokoll ausser bei Temp.-Ziel-Änderungen via ViCare und Fehlern etc. - liegt whs. am W01C Modul und der eher älteren Vitocal 200-A LWP oder? Jedenfalls sehe ich im Eventlog selbst von mschneider82 nichts relevantes wie Start Stop etc., eben nur Fehler oder manuelle Einstellungsänderungen via ViCare - ich kann v.a. das Dashboard gebrauchen - ist das bei Deiner Maschine auch so mit W01C ?

Dashboard Betriebsart.jpg
Heizung und Warmwasser JSON.jpg
Heizungsmodus ViCare.jpg

@Alex1978 ,

korrekt, die Heizkreis Betriebsarten lauteten bei WO1C Regelungen so:

ckoeber_0-1761863278813.png

Gültige Modes:
Warmwasser = "dhw"
Heizen und Warmwasser = "dhwAndHeating"
Standby = "standby"


operatingModes 
heating.circuits.0.operating.modes.active
OR
heating.circuits.1.operating.modes.active
OR
heating.circuits.2.operating.modes.active
OR
heating.circuits.3.operating.modes.active
Je nachdem wieviele Heizkreise man hat.
4 ist wohl Max.
type"string"
value"dhw" OR "dhwAndHeating" OR "standby"


Heizkreis 1

https://api.viessmann-climatesolutions.com/iot/v2/features/installations/{installationID}/gateways/{gatewayID}/devices/0/features/heating.circuits.0.operating.modes.active/commands/setMode

{"mode":"standby"}

https://api.viessmann-climatesolutions.com/iot/v2/features/installations/{installationID}/gateways/{gatewayID}/devices/0/features/heating.circuits.0.operating.modes.active/commands/setMode

{"mode":"dhwAndHeating"}

https://api.viessmann-climatesolutions.com/iot/v2/features/installations/{installationID}/gateways/{gatewayID}/devices/0/features/heating.circuits.0.operating.modes.active/commands/setMode

{"mode":"dhw"}


Heizkreis 2

https://api.viessmann-climatesolutions.com/iot/v2/features/installations/{installationID}/gateways/{gatewayID}/devices/0/features/heating.circuits.1.operating.modes.active/commands/setMode

{"mode":"standby"}

https://api.viessmann-climatesolutions.com/iot/v2/features/installations/{installationID}/gateways/{gatewayID}/devices/0/features/heating.circuits.1.operating.modes.active/commands/setMode

{"mode":"dhwAndHeating"}

https://api.viessmann-climatesolutions.com/iot/v2/features/installations/{installationID}/gateways/{gatewayID}/devices/0/features/heating.circuits.1.operating.modes.active/commands/setMode

{"mode":"dhw"}

...

@mschneider82 kannst du das noch anpassen bitte, falls es mit den E3 Anlagen zusammen passen sollte.

 

 

Bzgl. Events der WO1C Regelungen in ViEventLog habe ich das gleiche Dilemma wie du. Da kann Matthias aber auch nichts machen, das liegt an der Klassifizierung in der API. Die Meldungen kommen halt alle bei der Opto-Link Regelung als Unknown rein.
Bei den Can-Bus E3 Geräten sieht das schon viel detailierter aus.

ckoeber_1-1761863949826.png

ckoeber_2-1761864095045.png


Von meinen Smart Climate Klimasensoren z.B. sehe ich auch Error Warnings, wenn wie hier die Batterie leer geht (Fehler A.27). Zu Diesen Fehlern gibt's auch eine Error Code Liste mit deren Bedeutung zum selber editieren und pushen. 👍🏻 

 

ckoeber_4-1761864167194.png


Ich nutze ja aber noch die Home Assistant-Integration und Logge die Daten da noch in eine InfluxDB zur Langzeitanzeige aller Werte in Grafana.


Da kann man dann in Grafana z.B. so ein Ereignisslogs bauen (was übrigens bei mir jetzt von ViEventLog > http://ViEventLog:5000/api/events gespeist wird 👍🏻😉)

ckoeber_5-1761864423295.pngckoeber_6-1761864496516.png

ckoeber_7-1761864846576.png


Da kann man dann auch viele tolle Sachen darstellen mit unendlichen Möglichkeiten 👍🏻
(Work in progres...)

ckoeber_9-1761865167781.png


Oder in Dashboards in Home Assistant selber:

ckoeber_10-1761865919400.png


Es fehlen aber noch einige Feature in der HA-Integration.
Da ist ViEventLog schon weiter. 👍🏻


Aber der Winter ist ja noch lang. 😁


Viele Grüße ✌🏻

 

Vitocal 333-G BWT 331.B08 CU401B_G (WO1C) / Vitovent 300-F H32S B280 / Vitocom 100 LAN1 / Vitoconnect 100 OPTO2 / Vitocomfort 200 / Smart Climate CS, TRV, FHT / Comfort-Plus

@Alex1978 ,

 

Matthias war schnell und hat schon die Lastklassen integriert. Bitte Mal in Version 0.0.82 testen und hier oder im Issue reporten.

 

VG 👋🏻

 

Vitocal 333-G BWT 331.B08 CU401B_G (WO1C) / Vitovent 300-F H32S B280 / Vitocom 100 LAN1 / Vitoconnect 100 OPTO2 / Vitocomfort 200 / Smart Climate CS, TRV, FHT / Comfort-Plus

Ja denkt daran heute noch möglichst viel screenshots und werte zu sichern, denn ab morgen heißt es: Ab dem 1. November 2025 wird ViGuide ausschließlich als professionelles Software-Werkzeug für autorisierte Viessmann Fachhandwerker zur Verfügung stehen.  

@Alex1978 @mschneider82 

 

Ich sehe zumindest JAZ bei mir 👍🏻

 

IMG_20251031_094721.jpg

Vitocal 333-G BWT 331.B08 CU401B_G (WO1C) / Vitovent 300-F H32S B280 / Vitocom 100 LAN1 / Vitoconnect 100 OPTO2 / Vitocomfort 200 / Smart Climate CS, TRV, FHT / Comfort-Plus

Save, alles im Kasten 👍🏻

Mal gucken ob die Viessmänner Samstags Arbeiten 😁

Vitocal 333-G BWT 331.B08 CU401B_G (WO1C) / Vitovent 300-F H32S B280 / Vitocom 100 LAN1 / Vitoconnect 100 OPTO2 / Vitocomfort 200 / Smart Climate CS, TRV, FHT / Comfort-Plus

ViGuide ist schon gesperrt... 

Vitocal 250-A10 / SW-Version 2532 | 2xVitosol 200-FM Flachkollektoren | Sailer Schichtspeicher WPS-850-TS - Solar | Sailer Friwasta Basic | Henrad NT Perfect Ventilheizkörper | Haus Baujahr 2003, Umbau auf WP 11/2024

Die JAZ kommt bei mir auch - Super!

Allerdings sehe ich die Lastklassen 1-5 noch nicht - folgen die ggf. in einem zukünftigen Update @mschneider82 ? brauchst Du noch mehr Infos?

 

P.S: DIe Verdichterstunden, Betriebstunden und durchschnittliche Laufzeit pro Takt sind mit dem Update verloren gegangen...

 

GLG, Alexander

 

Hallo Mathias und moin, moin an alle anderen,

 

was mir aufgefallen ist:

 

Die Karte Verdichter sieht heute so aus:

Peter14089_0-1761986311167.png

Bis Version 81 war es so:

Peter14089_1-1761986400725.png

Da waren noch die Verdichterstunden und Verdichterstarts zu sehen. Ist irgendwo auf der Strecke geblieben.

 

Auch fällt mir auf, dass man im Heizkreis die Werte nicht mehr ändern kann:

Peter14089_2-1761986539645.png

Das ist auch irgendwie verloren gegangen. Ich bin der Meinung, dass es in der Vergangenheit schon mal möglich war.

 

Oder hat da etwa Viessmann durch die Abschaltung von ViGuide gleich 'Nägel mit Köpfen' gemacht und den Zugriff per API eingeschränkt?

 

Gruß Peter

 

Top-Lösungsautoren