abbrechen
Suchergebnisse werden angezeigt für 
Anzeigen  nur  | Stattdessen suchen nach 
Meintest du: 

Stark erhöhte Leistungsaufnahme nach Update

Hallo, Ich habe die Tage das Update 10/2025 OTA auf meine Anlage eingespielt bekommen.
Seit dem habe ich festgestellt dass die Leistungsaufnahme (W) wie auch die Stromaufnahme (A) beim Kompressorstart der ODU massiv zugenommen hat. Das ganze passiert aber nur im Status "(Heiz-/Kühl-) Pufferspeicher". Im Status "Trinkwasserbereitung" hat sich anscheinend nichts verändert. Ich habe im Anhang 2 Screenshots der Leistungsaufnahme (W) .. Vor und nach dem Update. Hat jemand ähnliches beobachtet? 
Vor dem Update 10/2025Vor dem Update 10/2025

 

 

Nach dem Update 10/2025Nach dem Update 10/2025

 

Vitocal 250-A10 / SW-Version 2532 | 2xVitosol 200-FM Flachkollektoren | Sailer Schichtspeicher WPS-850-TS - Solar | Sailer Friwasta Basic | Henrad NT Perfect Ventilheizkörper | Haus Baujahr 2003, Umbau auf WP 11/2024
26 ANTWORTEN 26

WLan Status muss nicht immer hervorragend sein. Solltest du z.B. ein Mesh betreiben, hat die 250 so ihre eigene Vorstellung von dem was gerade eine guter AP ist, und wechselt den nach belieben.
Die community ist voll von Beiträgen dazu, hier meiner:
https://community.viessmann.de/t5/Waermepumpe-Hybridsysteme/Vitocal-250-A-WLAN-eine-Loesung/m-p/4979...


Nein, das mit der Leistungsspitze sehe ich nicht so.
In den Semestern Regelungstechnik, die ich durchlaufen durfte, lernt man drei Grundtypen kennen:
- proportional = Aktion in gleicher Weise wie sich die Größen (hier z.B. Puffer oder Vorlauf) ändern
- integral = die Änderungen der Werte werden (über mehr oder weniger Zeit) aufaddiert
-differential = sprunghaft auf Änderungen reagieren
Hier das ist Verhalten ist heftig differential, d.h. die Regelung der Anlage reagiert deutlich stärker als es notwendig wäre. Übrigends nur bei Anlagen mit Heizungspuffer.
Diese Parameter der Regelung festzulegen ist bei weitem nicht trivial. Dazu kommt noch, dass es eine Vielzahl von Variationen, z.B. Größe Pufferspeicher, Heizkreiskonfigurationen, usw., gibt.  Da hat die Viessmann Entwicklungscrew ein echtes Thema.
Das es anders geht zeigt Viessmann beim Aufladen eines Warmwasserspeichers., siehe die beiden Grafiken hier im Thread oben.

 

Das Amis besser Software programmieren könne, ich lasse dich gerne in dem glauben.
Gruß rudi

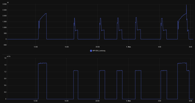
Kurios... Ich habe bei meinen HA Leistungs- Aufzeichnungen (W) der ODU zum wiederholten mal festgestellt dass, im direkten Anschluss an die "WW Bereitung" die WP in den "Heizen- Pufferbetrieb" umschaltet auch eine Leistungspitze entsteht.. Die setzt sich dann über die schon vorhandene WW Spitzen- Leistungsaufnahme von 2200W am ende der WW Bereitung und ballert auf 2960W hoch. Danach geht es wieder weiter wie bekannt. Siehe Grafik! Obere Kurve die Leistungsaufnahme. Untere Kurve Volumenstrom. Am letzten Heizvorgang sieht man den unterschied zu den aktuell "Normalen" Ausschlägen WW-Bereitung und Heizen- Puffer. Ich habe vorübergehend meine Anlage dauerhaft im  "leicht Geräuschreduzierten Betrieb" Hat das von euch auch schon jemand beobachtet? Das war gemäß den ViEventLog Daten übrigens kein Abtauvorgang. Zu dem Zeitpunkt war die Außentemperatur ca. 11,2°C Leistungsaufnahme 2025-11-01.png

 

Vitocal 250-A10 / SW-Version 2532 | 2xVitosol 200-FM Flachkollektoren | Sailer Schichtspeicher WPS-850-TS - Solar | Sailer Friwasta Basic | Henrad NT Perfect Ventilheizkörper | Haus Baujahr 2003, Umbau auf WP 11/2024