abbrechen
Suchergebnisse werden angezeigt für 
Anzeigen  nur  | Stattdessen suchen nach 
Meintest du: 
Beantwortet! Gehe zur Lösung.

ViCare Thermostat

Guten Tag,

 

ich habe eine Außentemperatur geführte VITOCAL 252-A.

Ist es möglich ein VICare Raumthermostat einzubinden, dass den ganzen Heizkreis beim Erreichen der Zieltemperatur am Referenzmesspunkt abschaltet? Dies wäre gewünscht, wenn an sonnigen Tagen die Raumtemperatur automatisch steigt und die Heizung aufgrund der Außentemperatur dennoch weiterheizen würde. Grundsätzlich finde ich die Heizkennlinie eine gute Sache und möchte nicht ausschließlich auf eine Messung im Innenraum wechseln.

Ein Thermostat mit Ventilen für den Fußbodenheizungsverteiler wäre natürlich auch eine Lösung, aber eigentlich zu aufwendig, wenn man einfach die Pumpe für alles abschalten könnte.

 

Vielen Dank.

 

Mit freundlichen Grüßen

Stephan Schewe

70 ANTWORTEN 70

Hi @KlausN1 ,

vielleicht solltest du über einen Installateur ein Ticket bei Viessmann eröffnen lassen, falls du ein einsthaftes Problem hast, welches gelöst werden muss. (Würde mich nicht drauf verlassen, dass sich in der Community jemand von Viessmann meldet 😉)

Wie bereits erwähnt wurde bei mir bisher bei aktivem ViCare Smart Climate Komponenten nicht die Heizkurve angepasst. Steht nach wie vor bei mir auf Niveau = 0 und Neigung = 0,2, wie von mir gesetzt. Aber mal sehen, wie es ist, wenn es draußen Minus Grade hat.
Ich habe aber auch ein Niedrig Energiesparhaus auf Grundlage der EnEV2016

ckoeber_3-1760468164599.png

 

ckoeber_1-1760466522918.png

 

Meine Heizkreispumpe läuft i.R. auch nur, wenn eine Wärmeanforderung in den Räumen besteht und die Ventile an der FBH auf gehen (Ventile Offen / Geschlossenzustand kann ich noch nicht im Verlauf zeigen, da die Implemtierung in der HA-vicare Integration noch fehlt..)
ckoeber_0-1760466209295.png


Steuert Intelligent Heat Control nun die Heizkurve?

Ja, sie steuert die Heizkurve automatisch, indem es die Vorlauftemperaturen für Heizkörper und/oder Fußbodenheizung optimiert. Die Funktion passt die Heizkurve basierend auf dem Energiebedarf des Hauses an, um eine effiziente und komfortable Wärme zu gewährleisten. 
 
Wie Intelligent Heat Control funktioniert
 
  • Automatische Anpassung: Die Funktion verwendet einen Algorithmus, um die Heizkurve automatisch anzupassen. Sie berechnet die optimalen Vorlauftemperaturen für jeden Heizkreis, basierend auf den Daten der angeschlossenen ViCare Smart Climate Komponenten.
  • Verbindung mit smarten Komponenten: Voraussetzung ist, dass alle Heizkörper und/oder Fußbodenheizungszonen in einem Heizkreis mit ViCare Smart Climate Komponenten ausgestattet sind.
  • Ergebnis: Die Vorlauftemperaturen werden je nach Bedarf erhöht oder abgesenkt, um eine gleichmäßige Wärme im Haus zu erzielen und den Komfort zu maximieren. 
 
Vorteile
 
  • Automatische Heizkurve: Sie müssen die Heizkurve nicht manuell einstellen, sondern können sich auf die automatische Optimierung verlassen.
  • Effizienzsteigerung: Durch die automatische Anpassung wird der Energieverbrauch gesenkt und die Effizienz des Heizsystems verbessert.
  • Komfort: Die gleichmäßige Wärmeverteilung im Haus sorgt für einen erhöhten Wohnkomfort.
  • Automatischer hydraulischer Abgleich: Wenn alle Heizkörper damit ausgestattet sind, führt das System automatisch einen hydraulischen Abgleich durch. 


Siehe dazu auch die Antworten von Chris vom Customer Care Team.

Sind bei Dir alle Radiatoren mit ViCare Heizkörperthermostaten ausgestattet?
Wenn nein, hast du "Andere Räume" definiert, in denen keine ViCare Heizkörperthermostate verbaut sind?

ckoeber_2-1760467811848.png

 

Deaktiviere ansonsten mal Intelligent Heat Control wieder und beobachte, ob die Heizkurve konstant bleibt und die Heizkreispumpe nicht mehr permanent läuft und Dir den von Smart Grid und SG Ready beheizten Speicher leer pumpt.

Bin gespannt, was du zurück meldest.
Viele Grüße 👋🏻

Vitocal 333-G BWT 331.B08 CU401B_G (WO1C) / Vitovent 300-F H32S B280 / Vitocom 100 LAN1 / Vitoconnect 100 OPTO2 / Vitocomfort 200 / Smart Climate CS, TRV, FHT / Comfort-Plus

@ckoeber 

Hallo und Danke für die Infos. Ich habe in 4 Räumen die ViCare Thermostate und über 4-5 Tage das ganze laufen gelassen. Die Heizkurve änderte sich mehrmals, meist war die Neigung bei 1,0 und das Niveau schwankte von -11 bis +5. Ich habe auch Räume ohne Thermostate, sind unter andere Räume angemeldet mit konstanter Temperatur, sind 3 untergeordnete Räume und werden über normale Thermostate geregelt.

Wenn Intelligent Heat Control aktiv ist, habe ich keine Einstellmöglichkeit für die Heizkurve, bei aus schon. Wenn aktiv läuft die Heizkreispumpe solange bis die Temperatur erreicht ist, die sich aus der Heizkurve ergibt. Z.B. 10° Außentemperatur, Neigung 1, Niveau -3, Puffer 33,7°, Rücklauftemp. 33,6°. Obwohl die ViCare Thermostate die eingestellte Temperatur schon lange haben und die Pumpe eigentlich abschalten müsste. Verdichter ist aus.

___________________________________________________
Vitocal 200-A AWO-E-AC 201.A16, 200l Puffer, WW 300l, PV 14,3kWp, 9,6kW (5,2kW nutzbar) Speicher, SmartGrid

Hi @KlausN1 
dann ist bei mir was kaputt. 😉
Ich kann trotz aktiver ViCare Smart Climate meine Heizkurve jederzeit verändern, auch wenn ich "Andere Räume" definiert habe, was ich aber nicht brauche.

ckoeber_0-1760472867812.jpeg

Meine Temperaturregelung ist überall auf Default gelassen:

ckoeber_1-1760472959556.jpeg

 

Was heißt "keine Einstellmöglichkeit für die Heizkurve" ist das bei Dir dann grau hinterlegt?

VG ✌🏻

Vitocal 333-G BWT 331.B08 CU401B_G (WO1C) / Vitovent 300-F H32S B280 / Vitocom 100 LAN1 / Vitoconnect 100 OPTO2 / Vitocomfort 200 / Smart Climate CS, TRV, FHT / Comfort-Plus

@KlausN1 
noch als Hinweis, wenn nicht überall ViCare Smart Climate Komponenten an dem Heizkreis verbaut sind, ist es besser Intelligent Heat Control gänzlich zu deaktvieren! Wahrscheinlich ist genau das dein Problem aktuell.

ckoeber_2-1760473250400.jpeg

 

Vitocal 333-G BWT 331.B08 CU401B_G (WO1C) / Vitovent 300-F H32S B280 / Vitocom 100 LAN1 / Vitoconnect 100 OPTO2 / Vitocomfort 200 / Smart Climate CS, TRV, FHT / Comfort-Plus

@ckoeber 

Hi, Intelligent Heat Control ist bereits deaktiviert. Die Heizkurve kann ich zwar ändern, aber im fast gleichen Moment wird sie wieder zurückgestellt. Auf Werte die eigentlich für ein gut gedämmtes Haus mit Fußbodenheizung gelten, lt. Hinweis unter ?. Mein Haus ist ungedämmt und mit Heizkörper. Baujahr 1974, Umrüstung von Ölheizung. Wenn Itelligent Heat Control deaktiviert ist, kann ich die Heizkurve dauerhaft ändern. In beiden Fällen geht die Heizkreispumpe nicht aus, obwohl die Temperatur an den Heizkörpern längst erreicht ist. Die Pumpe geht erst aus, wenn der Pufferspeicher und die Rücklauftemperatur bei ca. 33° sind, also kalte Heizkörper. Kann eventuell die Pumpe nicht richtig angeschlossen sein?

___________________________________________________
Vitocal 200-A AWO-E-AC 201.A16, 200l Puffer, WW 300l, PV 14,3kWp, 9,6kW (5,2kW nutzbar) Speicher, SmartGrid

@ckoeber 

Ergänzung. Also wenn Itelligent Heat Control aktiviert ist, dann kann ich die Heizkurve nicht ändern, wenn deaktiviert dann schon. Pumpe aber wie beschrieben, geht nicht aus. Egal ob mit ViCare aktiv oder nicht aktiv.

___________________________________________________
Vitocal 200-A AWO-E-AC 201.A16, 200l Puffer, WW 300l, PV 14,3kWp, 9,6kW (5,2kW nutzbar) Speicher, SmartGrid

@ckoeber 

Update: Smart Climate ausgeschalten. In allen Zimmern sind die Temperaturen über dem Soll-Wert. Verdichter aus, Heizkreispumpe geht jetzt auch aus bei Pufferspeicher 43,8° und Rücklauf 45,5°, bei Neigung 1,4, Niveau 0. Bei Außentemperatur von 11° wäre Soll ca. 45°, also die Temperatur erreicht. Schalte ich Smart Climate ein, dann geht auch die Pumpe sofort wieder an, obwohl an den ViCare Thermostaten sich die Temperatur nicht geändert hat, Ist über dem Soll. Wahrscheinlich läuft jetzt die Pumpe wieder bis ca. 33° Puffertemperatur, wie sonst gehabt.

___________________________________________________
Vitocal 200-A AWO-E-AC 201.A16, 200l Puffer, WW 300l, PV 14,3kWp, 9,6kW (5,2kW nutzbar) Speicher, SmartGrid

@KlausN1 vielleicht ist es ein Problem des Mischbetriebes. Also in einigen Räumen Smart Climate Thermostate und in anderen Räumen nicht.

Versuch doch mal die "Anderen Räume" wieder zu löschen, so dass der Algorithmus denkt, es gäbe keine anderen Räume, außer die welche mit Smart Climate Thermostaten versorgt sind.

Beobachte, ob es sich dann anders und gewünschter Verhält.

Meine Empfehlung ist aber, wenn schon Smart Climate mit Intelligent Heat Control dann alle Räume mit Smart Climate Thermostaten ausstatten.
Ich weiß das ist teuer aber laut Marketing spart man ja dann wieder. 😉

Bei mir läuft das so seit November 2023 und ich bin mega zufrieden damit. 👍🏻
Bei mir hat es den Energieverbrauch und vorallem die Taktung und Laufzeit der HK-Pumpe verringert. 👍🏻

ckoeber_0-1760528916672.jpeg


Da kann ich die gesparte Energie ja nun für Smart Home Produkte raus ballern. 🤣

Teaser: Es wird auch für die Vi-Care HA Integration im November Erweiterungen im Bereich Smart Climate Komponenten geben 👍🏻

Vitocal 333-G BWT 331.B08 CU401B_G (WO1C) / Vitovent 300-F H32S B280 / Vitocom 100 LAN1 / Vitoconnect 100 OPTO2 / Vitocomfort 200 / Smart Climate CS, TRV, FHT / Comfort-Plus

 

@ckoeber 

Hi und vielen Dank für die weiteren Infos und Empfelungen. Vor allem danke für den ausfährlichen Input.

Ich werde es so mal ausprobieren. Wie hälst Du es mit den untergeordneten Räumen, z.B. Schlafzimmer, Gäste-WC, Gäste-Zimmer, Keller. Die HK waren beim Erwerb 2023 des alleinstehenden Einfamilienhauses alle schon vorhanden, Umrüstung von Ölheizung auf WP und PV-Anlage. Wenn ich alle HK mit ViCare ausstatten sollte wird das schon ein erheblicher Kostenfaktor. Zumal eigentlich ja auch noch die Klimasensoren dazu gehören sollten, nicht in jedem Raum aber wohl mindestens in 2 Räumen. Ich probiere jetzt erstmal unterschiedliche Einstellungen in der Heizkurve, die kann ich ja ohne die Intelligent Heat Control händisch einstellen. Da funktioniert es jetzt schon mal ganz gut mit der Wärmeversorgung. Problem bleibt aber die Heizkreispumpe, die läuft wirklich immer zu lange. Die Intelligente Pumpensteuerung hatte bislang auch keinen Einfluß, ob aktiv oder nicht. Die Pumpe läuft auch wenn schon lange die Temperaturen an den Thermostaten erreicht  und überschritten sind. 

___________________________________________________
Vitocal 200-A AWO-E-AC 201.A16, 200l Puffer, WW 300l, PV 14,3kWp, 9,6kW (5,2kW nutzbar) Speicher, SmartGrid

@KlausN1 

Wie hälst Du es mit den untergeordneten Räumen, z.B. Schlafzimmer, Gäste-WC, Gäste-Zimmer, Keller.
Wenn du da Heizkörper hast, welche auch an dem Heizkreis angeschlossen sind, dann müssten die konsequenterweise auch mit ViCare Thermostaten versorgt werden.

Problem bleibt aber die Heizkreispumpe, die läuft wirklich immer zu lange. Die Intelligente Pumpensteuerung hatte bislang auch keinen Einfluß, ob aktiv oder nicht. Die Pumpe läuft auch wenn schon lange die Temperaturen an den Thermostaten erreicht und überschritten sind.
Vielleicht ist deine Hysterese von der Wärmepumpe für WW falsch eingestellt?

Bei meiner Vitocal 333-G BWT 331.B08 mit Vitotronic 200 (Typ WO1C) Regelung ist das z.B. Parameter (6007) Hysterese WW-Temperatur Wärmepumpe = 5 K (ALZ = 7K)

Ansonsten habe ich bei meiner Anlage noch folgende Paramter optimiert:

  • Heizpufferspeicher Soll Temperatur auf 40°C gesenkt. (Hab ja FBH welche über den Puffer geführt wird und da sollte nicht mehr wie 40°C!)
    (7202) Temperatur in Betriebsstatus Festwert für Pufferspeicher = 40 °C (ALZ 50°C)
  • (7203) Hysterese Temperatur Beheizung Pufferspeicher (Einschaltzeitpunkt Heizvorgang verantwortlich) / Am 09.01. von "5K" auf "10K" erhöht. (ALZ 5K)
  • (7204) Max. Temperatur Pufferspeicher = 40°C (ALZ 60°C)
  • (7205) Ausschaltoptimierung Beheizung Pufferspeicher / Am 10.01. auf "1" gestellt. Brachte aber nichts, daher zurück auf "0".
  • (7902) Freigabe Heizw.-Durchlauferhitzer für Raumbeheizung / Am 11.01. auf "1" gestellt.

Das sind aber Parameter welche für meine Vitocal 333-G mit WO1C Regelung und EnEV2016 gelten! Es kann bei Dir komplett anders sein, je nach WMP und Energiebedarf des Hauses!

Aber wie ich im Manual der Vitocal 200-A bei Dir lese sind die Parameter ja gleich, da auch eine Vitocal 👍🏻

Ich muss aber bei mir auch dazu sagen, ich habe bei mir auch auf Raumtemperaturregelung umgestellt, da ich noch eine Vitotrol 300-B - Fernbedienung besitze und so noch vor der Umstellung auf ViCare Smart Zeugs schon weg von der Witterungsgeführten Steuerung war. Und die ist trotz ViCare Smart Climate noch immer aktiv.
Daraufhin sind folgende Parameter bei mir eingestellt:
(2005) Raumtemperaturregelung HK1 = Ja (ALZ Nein)
(3005) Raumtemperaturregelung HK2 = Ja (ALZ Nein)
(2003) Fernbedienung HK1 = Ja (ALZ Nein)
(3003) Fernbedienung HK2 = Ja (ALZ Nein)

Ob das jetzt bei mir aktiven Einfluss noch auf die Heizkreispumpe hat trotz ViCare Smart Zeugs, kann ich nicht sagen. 😉

Viele Grüße 👋🏻

Vitocal 333-G BWT 331.B08 CU401B_G (WO1C) / Vitovent 300-F H32S B280 / Vitocom 100 LAN1 / Vitoconnect 100 OPTO2 / Vitocomfort 200 / Smart Climate CS, TRV, FHT / Comfort-Plus

@ckoeber 

Hi und Danke. Ich werde mich mit den Angaben beschäftigen und mal sehen was ich da für mich verwenden kann. Hysterese WW, Heizkreispumpe ? Hat die Heizkreispumpe auch was mit dem WW zu tun? Ich habe einen extra Pufferspeicher 300l für WW und wenn ich auf nur Warmwasser stelle, läuft die Heizkreispumpe ja auch nicht. Muss ich aber nochmal kontrollieren. Heute aber nicht mehr.

___________________________________________________
Vitocal 200-A AWO-E-AC 201.A16, 200l Puffer, WW 300l, PV 14,3kWp, 9,6kW (5,2kW nutzbar) Speicher, SmartGrid

@KlausN1 wusste jetzt nicht, ob du kombiniert WW und HW oder getrennt hast. Wenn getrennt ist (6007) Hysterese WW-Temperatur Wärmepumpe natürlich quatscht.

Hab jetzt noch in meiner Parameter Codierebene 2 Liste gefunden:
(200A) Einfluss Raumtemperatur-aufschaltung HK1 = 1

(200B) Raumtemperatur-aufschaltung HK2 = 3: Normaler & Reduzierter Betrieb
(300A) Einfluss Raumtemperatur-aufschaltung HK2 = 1
(300B) Raumtemperatur-aufschaltung HK2 = 3: Normaler & Reduzierter Betrieb

Anbei mal die Liste für Codierebene 2 aus Vitosoft 300 SID1, falls du die nicht hast und wie man da hin kommt.

Spannend sind da noch die Heizkreispumpen Parameter in der Hydraulik:
(7318) Regelstrategie Heizbetrieb = 0: Regeln auf Rücklauf mit Rücklaufintegral
(7319) Taktrate Heizkreispumpen = 0
(731C) Außentemperaturgrenze Dauerlauf Heizkreispumpen = -10 °C
(731D) Außentemperaturgrenze Taktung Heizkreispumpen = 10 °C

Man kann sich ja tot einstellen an den Vitocals 😉

Vitocal 333-G BWT 331.B08 CU401B_G (WO1C) / Vitovent 300-F H32S B280 / Vitocom 100 LAN1 / Vitoconnect 100 OPTO2 / Vitocomfort 200 / Smart Climate CS, TRV, FHT / Comfort-Plus

@ckoeber 

Guten Abend und danke für die Infos und Listen. Codierebene 1 kannte ich, Codierebene 2 nicht. Ich habe mir diese gerade angesehen und bin "geschockt" über die vielen Einstellmöglichkeiten. Es sind deutlich mehr als auf deiner Liste, die möglicherweise nur ein Auszug ist oder bei deiner anders als bei meiner Anlage. Auch sind da viele Parameter aufgeführt die auch nicht im Handbuch für die Fachkraft stehen. Gibt es irgendwo eine gesamte Liste mit allen Parametern und deren Sinn und Zweck?

Ich werde mir mal alles genauer ansehen und dann sicherlich noch Fragen habe. Eine hat sich schon ergeben. Bei der Einstelllung "Zeitprogramm Geräuchreduzierter Betrieb" gibt es die Stufe 1 und 2 und Stop, was steht hinter Stop. Is t da die Pumpe für den Verdichter aus? Denn diese macht bei mir doch erhebliche Geräusche (summen im ganzen Haus zu hören), Stufe steht auf 2.

Apropo, wie kommt man zur Anzeige der eigenen Anlage die oftmals am Ende einer Mitteilung steht. 

Dir noch einen schönen Abend.

___________________________________________________
Vitocal 200-A AWO-E-AC 201.A16, 200l Puffer, WW 300l, PV 14,3kWp, 9,6kW (5,2kW nutzbar) Speicher, SmartGrid

@ckoeber 

Nachtrag: etwas hat sich geändert, die Heizkreispimpe schaltet ab. Temp. Pufferspeicher 44,1°, Rücklauf: 40°, Verdichter aus, alle Thermostaten auf/über Soll-Temperatur. Ich hatte die Intelligente Pumpensteuerung aktiviert, Intelligent Heat Control ist nach wie vor deaktiviert und ich habe die Heizkurve auf Neigung 1,1 und Niveau 2 gestellt. Außentemperatur 11°, da sollte nach Kurve ca. 44° Vorlauftemperatur sein. Mal sehen wann alles wieder angeht und wie sich die Raumtemperaturen entwickeln. Die Räume sind nicht allzu groß, aber ventuell braucht man doch noch einen Klimasensor.

___________________________________________________
Vitocal 200-A AWO-E-AC 201.A16, 200l Puffer, WW 300l, PV 14,3kWp, 9,6kW (5,2kW nutzbar) Speicher, SmartGrid

@ckoeber 

oh man,  Heizkreispumpe und nicht pimpe ;-))

___________________________________________________
Vitocal 200-A AWO-E-AC 201.A16, 200l Puffer, WW 300l, PV 14,3kWp, 9,6kW (5,2kW nutzbar) Speicher, SmartGrid

Hi @KlausN1 ,

bzgl. Liste mit allen Parametern und deren Sinn und Zweck gibt es das Software-Tool Vitosoft 300 Typ SID1.  >  Direkt Download neueste Version 8.0.6.4 Vitosoft 300 SID1 90 Tage Testversion (zip 415 MB)  (Nimm den direkt Download, die Version auf der Viessmann Seite ist älter und du müsstest Vitosoft dann 2x installieren, da Update Hinweis nach dem ersten Start!)

Die Installiert man auf einem Rechner, welcher nahe an der Optolink Schnittstelle ist.
Dann Verbindet man die Optolink Schnittstelle mit dem Rechner per Optolink USB (Treiber CDM20828 zip 1 MB)

Dann kann man seine komplette Anlage damit Auslesen und Parametrieren (Also auch Werte setzen!)
Zudem kann man einen Vergleich zwischen seinen aktuell Eingestellten Werten (Codierungen) und dem Auslieferungszustand ansehen und so gut Vergleichen, was wie geändert wurde. 👍
Auch ein Export eines Abnahmeprotokoll als PDF ist möglich und Trend Chart Analysen unter Diagnose. 👍

Erläuterung der Parameter:
Z.B. unter Parametrierung > Codierung 2 sieht man Alle Codierungen wenn man sie über den kleinen Pfeil aufklappt und man da mit der Maus über eine Drüberfährt, erhält man eine kurze Beschreibung der Codierung:

ckoeber_1-1760911996416.png

 


Probiere das gerne mal aus, das erspart auch Stundenlanges gestehe vor dem Regelungsdisplay. 😁
Aber mach bloß nix kaputt durch Fehl Einstellungen!!!
Parameter, welche man ändert, sollte man kennen und deren Wirkung wissen!
(Keine Haftung für Schäden ect.)

Viel Erfolg und viele Grüße 👋

 

P.s. Die Signatur am Ende kannst du über dein Profilbild oben rechts -> Einstellungen -> Mein Profil -> Persönliche Informationen -> Signatur 

einstellen.

Die wird dann jeder Nachricht angehangen.

 

IMG_20251020_004732.jpg

Vitocal 333-G BWT 331.B08 CU401B_G (WO1C) / Vitovent 300-F H32S B280 / Vitocom 100 LAN1 / Vitoconnect 100 OPTO2 / Vitocomfort 200 / Smart Climate CS, TRV, FHT / Comfort-Plus

@ckoeber 

Guten Morgen, Du bist eben ein echter Guru ;-)). Vielen Dank für die sehr guten Infos. Ich werde das mal ausprobieren und sicherlich nutzen. Ich hatte am WE mal versucht die Parameter der Codierebene 2 zu erfassen, aber das sind ja unendlich viele und so wird es sicherlich viel einfacher werden. Ich werde nichts verstellen wo ich mir nicht sicher über die Auswirkung bin, außerdem kann ich ja auch wieder Fragen. Ich habe jetzt noch nicht nachgesehen, aber wo ist die Optolink Schnittstelle und ist das benötigte USB-Kabel ein normales USB-Kabel oder ein spezielles. 

Dein Signatur Tipp habe ich umgesetzt, mal sehen ob es geklappt hat.

___________________________________________________
Vitocal 200-A AWO-E-AC 201.A16, 200l Puffer, WW 300l, PV 14,3kWp, 9,6kW (5,2kW nutzbar) Speicher, SmartGrid

@KlausN1 
nein Guru bin ich auch nicht, nur interessierter Nerd 😂

Entweder holst du Dir die Viessmann 7856059 Anschlussleitung USB-Optolink oder wenn du ja eh eine Vitoconnect OPTO2 hast, ist die ja eh schon über so ein USB-Optolink Kabel mit der Steuerung verbunden.

Die Opto-Link-Schnittstelle verbirgt sich links vom Display, hinter der kleinen Klappe, welche man nach links schiebt.

ckoeber_0-1760964805520.jpeg


Da kann man dann auch günstiger mit so USB-Verlängerungen (A-Stecker auf A-Buchse) arbeiten, um es mit dem Rechner zu verbinden.
Beides im Parallelbetrieb geht nicht. Also entweder Vitosoft mit Rechner an Regelung oder Vitoconnect OPTO2 an Regelung. Aber die Vitosoft hat man ja auch nicht permanent an der Regelung angeschlossen. Die nimmt man ja nur mal zur Kontrolle und zur Parametrierung.
Ich mache das auch nach Bedarf über eine USB-Verlängung zu einem kleinen Arbeitsplatz im Heizungskeller und funktioniert wunderbar. Einfach kurz Umstecken und fertig. 👍
Am Ende nur nicht vergessen wieder die Vitoconnect OPTO2 anzuschließen, da sonst die ViCare App nicht mehr funktioniert 😉

Vitocal 333-G BWT 331.B08 CU401B_G (WO1C) / Vitovent 300-F H32S B280 / Vitocom 100 LAN1 / Vitoconnect 100 OPTO2 / Vitocomfort 200 / Smart Climate CS, TRV, FHT / Comfort-Plus

@ckoeber 

Obwohl kein Guru ;-), hast Du doch viel Ahnung. Meine Bedieneinheit sieht etwas anders aus als die in der Bediennungsanleitung für den Anlagenbetreiber der Vitotronic 200 abgebildeten, siehe Anhang. Aber nachdem ich das Optolink-Kabel von Viessmann gesehen habe, wußte ich wo ich suchen sollte. Direkt an der Vitoconnect ist die USB-Schnittstelle. Nun werde ich das andere auch ausprobieren.

Was allerdings nach wie vor nicht klappt ist das Abschalten der Heizkreispumpe wenn alle Heizkörper ihre Temperatur erreicht haben. Das  ist vor allem dann nicht dienlich, wenn die SmartGrid Funktion genutzt wird. Heute war wieder genug und Sonne und damit PV-Energie um Smart Grid einzuschalten. Was passiert, die Heizung wird um 20K erhöht und das warme Wasser wird mit 50° an die Heizkörper weiter geleitet. Heizkreispumpe an, ViCare Thermostate an den HK zeigen 25,5° an, obwohl 20° Soll eingestellt ist. Die Thermostate drehen nicht zu,, die HK sind heiß. Rücklauftemperatur 49°. Das geht solange bis dann die Puffertemperatur wieder bei ca. 35° ist. Und die WW-Erhöhung, 20K eingestellt, reagiert überhaupt nicht. WW-Speicher bleibt bei 43°, Soll 41°. Also ich werde mal versuchen die Parameter auszulesen und schicke sie dann vielleicht mal. Also Zufriedenheit sieht anders aus. 

___________________________________________________
Vitocal 200-A AWO-E-AC 201.A16, 200l Puffer, WW 300l, PV 14,3kWp, 9,6kW (5,2kW nutzbar) Speicher, SmartGrid
Bedienheinheit-2.jpg
Bedienheinheit-1.jpg

@ckoeber 

guten Abend, ich konnte das Prog. und den Treiber installieren, das USB anschließen und das Prog. auch starten. Ich konnte auch die Daten einsehen, aber wie kann ich sie speichern. Es gibt einen Export, dort wird eine xmvl-Datei erzeugt. Wie bzw. womit kann ich die öffnen. Bzw. wie kann ich alle Codierungen abspeichern und öffnen. Danke. Datei kann ich nicht anhängen, da der Dateityp nicht unterstützt wird.

___________________________________________________
Vitocal 200-A AWO-E-AC 201.A16, 200l Puffer, WW 300l, PV 14,3kWp, 9,6kW (5,2kW nutzbar) Speicher, SmartGrid

@ckoeber 

noch eine Frage. Jetzt habe ich eine 90 Tage Testversion, das Programm würde ab 750€ kosten oder gibt es eine Alternative?

___________________________________________________
Vitocal 200-A AWO-E-AC 201.A16, 200l Puffer, WW 300l, PV 14,3kWp, 9,6kW (5,2kW nutzbar) Speicher, SmartGrid

@KlausN1 

Komsich das deine ViCare Thermostate an den HK bei 25,5° nicht das Ventil schließen sollen, obwohl 20° Soll eingestellt ist. 🤔
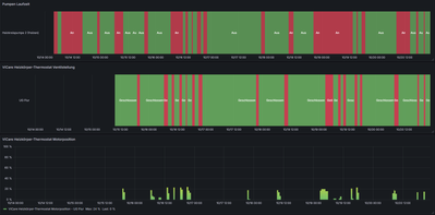
Wie du unten im 7 Tage Bild sehen kannst, läuft bei mir nur die Heizkreispumpe, wenn das ViCare Thermostate bei Motorposition 20% und damit Geöffnet ist. Da kommen aber auch noch FHT Thermostate dazu, welche im Graphen noch nicht dargestellt sind.

ckoeber_0-1760994248077.png

Die Intelligente Pumpensteuerung war aber jetzt noch an oder?

Anbei mal meine Parameter vom meiner Anlage, zum Vergleichen bei Dir.

Vitocal 333-G BWT 331.B08 CU401B_G (WO1C) / Vitovent 300-F H32S B280 / Vitocom 100 LAN1 / Vitoconnect 100 OPTO2 / Vitocomfort 200 / Smart Climate CS, TRV, FHT / Comfort-Plus

Die xmlv Datei ist der Anlagen Export, den du mal speichern kannst, um Ihn wieder schnell in die VitoSoft Importieren zu können.

Anbei mal mein Export zum Import in deine VitoSoft. Da müsstest du dann auch alle meine Werte sehen.


Vitocal 333-G BWT 331.B08 CU401B_G (WO1C) / Vitovent 300-F H32S B280 / Vitocom 100 LAN1 / Vitoconnect 100 OPTO2 / Vitocomfort 200 / Smart Climate CS, TRV, FHT / Comfort-Plus

Ja das ist leider der Nachteil, wie so vieles bei Viessmann 😂.

Option A: du installierts Dir Vitosoft auf einer Virtuellen Maschine und speicherst Dir die, (Snapshot) so das du sie nach 90 Tagen nur Wiederherstellen brauchst um wieder 90 Tage Testzeitraum zu haben. 😉

 

Option B: Du kaufst die für 290,72 € hier. Die anderen Shops haben total überzogene Preise. 🙈 (Ich hoffe das ist auch kein Fakeshop)

Ich hatte damals 2020 Glück und die auch günstig im Internet gefunden von einem privaten Verkäufer bei eBay. Immer mal wieder schauen und danach suchen mit etwas Glück klappt es vielleicht. Ich kann nur nicht meine Lizenz teilen, da die Lizenz an die Installation gebunden ist. (Hinweis beim Programmstart.)

Ansonsten gibt's hier noch ein Englisches Online Seminar: Introduction & Overview of the Vitosoft 300 [Sept. 26th, 2023] aus North America (Kann man sich ja mit Deutschen Untertitel anschauen).

Aber vielleicht bekommen wir ja dein Problem in den 3 Monaten gelöst und du brauchst dann keine VitoSoft mehr 😉

Vitocal 333-G BWT 331.B08 CU401B_G (WO1C) / Vitovent 300-F H32S B280 / Vitocom 100 LAN1 / Vitoconnect 100 OPTO2 / Vitocomfort 200 / Smart Climate CS, TRV, FHT / Comfort-Plus

@ckoeber 

Also der Reihe nach. Ich habe am HK das ViCare mal gegen ein normalen Thermostaten getauscht, dieser schließt bei *, was der ViCare bei 8° nicht macht. Ich habe am abgebauten ViCare mal die beiden Enden 30° 8° eingestellt, der Stößel bewegt sich nicht. Eigentlich müßte da doch was zu sehen sein. Dank PV-Überschuss und bevorzugtem Betrieb (300k bei Heizung) waren 57,3° am Heizkörper und ViCare hat bei Soll 23° nicht geschlossen. Damit läuft natürlich auch die ganze Zeit die Heizkreispumpe. Könnte das ViCare defekt sein?

Zur Software: Option C: ich habe das Programm "RevoUninstallerPro_Portable", gibt es kostenlos, die Vollversion kostet etwas. Aber auch mit der Portable-Version kann man Programme komplett wieder deinstallieren, einschließlich aller Einträge auf dem PC, auch registery.Damit ist das Programm verschwunden und man kann eine Testversion wieder installieren und benutzen. Habe ich schon mehrfach mit Programmen gemacht.

Du hattest mir die Codierliste geschickt, ich kann diese zwar mit dem Programm ansehen, aber nicht exportieren. Wie müsste ich das anstellen? Deine Lsie werde ich mal laden und dann vergleichen. Will ich aber erst am Abend machen.

___________________________________________________
Vitocal 200-A AWO-E-AC 201.A16, 200l Puffer, WW 300l, PV 14,3kWp, 9,6kW (5,2kW nutzbar) Speicher, SmartGrid