abbrechen
Suchergebnisse werden angezeigt für 
Anzeigen  nur  | Stattdessen suchen nach 
Meintest du: 

Vitocal-200-A Stromverbrauch >80kWh

Hallo zusammen,

ich bin etwas ratlos, ich hab hier schon einige der Beiträge gelesen, aber finde mein Problem leider nicht, bzw. die Lösung in den anderen Threads zu meinem Problem. Unsere WP läuft gefühlt ständig zur Warmwasserproduktion und auch dann, wenn keiner zu Hause ist und Wasser zapft.

 

Meine Anlage besteht aus:

Vitocal 200-A

Vitocell 120-E

Vitotrans 353

Leider ist der Vitoconnect immer noch nicht da ;-(

 

 

Zur schematischen Darstellung der Anlage habe ich dieses Bild gezeichnet

schema.png

 

Hier ein echtes Foto:

heizraum.jfif

 

Wie ihr seht, sind oben am Wandauslass, die Rohre nicht isoliert. Dies liegt daran, dass Vor- und Rücklauf zwischen außen und Innengerät vertauscht war. Was ähnliches hatte ich in diesem Thread mal gelesen gehabt und prompt festgestellt das es bei mir auch so ist. Der HB war da wollte es nicht glaube und hat dann mit Viessmann telefoniert und festgestellt...ja die "Beschreibung" ist falsch...müssen wir tauschen. 

Danach ging meine Verbrauch kurzzeitig von 100kWh/Tag auf 50 kWh runter ABER das wars dann auch schon, denn er steigt wieder 

 

Gebäude: Neubau aus 2022 das ist der erste Winter.

 

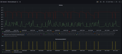
Hier mal ein Beispiel von meinem Stromverbrauch am 24.01.2023

 

 

2020-01-24.png

 

 

Was mir merkwürdig erscheint, ich glaube ich entsorge mein Warmwasser immer wieder in meinen Heizkreis, aber ich weiß nicht warum und wo....Hat jemand eine Idee was ich mal testen könnte?

 

Siehe hier der "rote" Pfeil.

 

wert.png

 

Ich hab kein Abnahmeprotokoll, aber habe mich in den letzten Tagen mit Vitosoft und diesem Adapter beschäftigt. Würde mir zutrauen das umzusetzen.

 

100 ANTWORTEN 100


@Guennie  schrieb:

Super, das ist jetzt um einiges übersichtlicher…..hier fällt jetzt sofort folgendes auf……bei Dir ist - wenn die WP nicht heizt, der Sekundär RL um einiges wärmer als der Sekundär VL……das ist etwas, was ich mir aktuell nicht erklären kann…….hier strömt aus irgend einem Grund warmes Wasser aus dem WW Speicher über den RL zurück in die WP……..


Das meinte ich in meinem vorhergehenden Posting mit "... Passiert da noch was anderes?".

Es hat ein bisschen den Anschein, als ob dadurch die WW-Temperatur so weit abgesenkt wird und dass deshalb anschließend die WW-Bereitung gestartet werden muss.


Vitocal 222-S AWBT-E-AC 221.C08; Inbetriebnahme: 20.12.2021

Ich nutze die Viessmann-API.

Da hole ich alle 2 Minuten die Daten mit NodeRed, dass ebenfalls auf einem Raspberry installiert ist, ab und speichere diese in eine SQL-DB (bei einem Webhoster) ab. 

Die Visualisierung erfolgt dann über Grafana, dass dann wieder lokal auf dem Raspberry installiert ist. Installiert ist aber nicht ganz richtig, denn ich habe alles in separaten Docker-Containern laufen.

 

Wenn das eine Option für dich ist, kann ich gern mehr erzählen wie das funktioniert. Die Basis für die APIs bildete aber diese Seite.

Hallo Zwi, vielen Dank für dein Angebot, bleibe aber erstmal in meiner Ebene der Verhaltensbeobachtung(;-)).

LG

Rolf

Danke, nun kommt natürlich die Frage auf, erfasse ich die richtigen Daten? laut Viessmann-API Beschreibung:

heating.secondaryCircuit.sensors.temperature.supply

Shows the temperature value of the secondary source's supply-temperature sensor of the heat pump (zeigt den Temperaturwert des Sensoren für die Vorlauftemperatur der Sekundärquelle der Wärmepumpe.)

heating.sensors.temperature.return

Shows information about flow return temperature sensor, i.e. water temperature on return to the boiler from heating installation. (zeigt Informationen über den Rücklauftemperatur-Sensor an, d.h. die Wassertemperatur beim Rücklauf zum Kessel von der Heizungsanlage.)

 

 

Kann mir vielleicht jemand von Viessmann das erklären, warum die Temperatur "verdreht" ist, oder mal einen Tipp geben, nach was man schauen könnte?

 

 

könnte es die RL-Einschichtg. (was das auch immer sein mag!) sein?

 

Zwi_0-1680812300780.pngZwi_1-1680812321349.png

 

Zwi_2-1680812393364.png

weil Nachts (warum auch immer) ist der Rücklauf unter dem Vorlauf.

Habe die RL-Einschichtg nun abgeschaltet und werde mal morgen "beobachten" wie es aussieht.

Hallo,

 

hat die Deaktivierung der RL-Einschichtung eine Veränderung gezeigt ?

Ich habe mir die Fotos Deiner Anlage noch einmal angesehen, du hast hier super Möglichkeiten, wie du den Effekt Rückverfolgen kannst:

Mit der WP das Warmwasser beladen, und wenn die WP die Beladung abgeschlossen hat, den WW-Sollwert und die Heizkurven möglichst weit runter drehen damit der Verdichter auf keinen Fall mehr WW bereitet, und auch die Heizkreise nicht mehr versorgt versorgt.

 

Und nun mal einen Absperrhahn schließen, und warten was "passiert". In spätestens einer Stunde nach der Absperrung müsstest die Veränderung deutlich auf der RL Messkurve sehen.

Stellt sich keine Veränderung ein, den Absperrhahn wieder öffnen, und den nächsten schließen.....u.s.w.

 

Bei irgend einem der Absperrhähne, müsste die Temperatur im RL absinken. Handelt es sich zb. um eine Schwerkraftzirkulation, kann das durchaus auch beim Absperren von einer der VL Leitungen sein.....

 

Auf diese Weise lässt sich einschränken, durch welche der Leitungen das Wasser sich sozusagen einen ungewünschten Weg sucht.

 

lg

Guennie

Hi Guennie,

 

leider hat das RL nichts gebracht!

Das mit den Absperrhähnen werde ich nach dem WE probieren, hier mal eine Grafik vom aktuellen Tag (Hab die Zirkulation nun auf Anforderung stehen ;-D) und habe bisher nur eine Warmwassergenerierung gehabt! 

 

Zwi_0-1680947051757.png

Aber im Prinzip sieht es für mich aus, als würde ich "immer" einen höheren RL als den VL haben. Nur dann, wenn der Kompressor läuft, ist der VL höher.

Wenn ich in die ViCare-APP schaue, dann müssten das diese beiden Werte sein:

Zwi_1-1680947484266.png

 

Könnte das auch der Vor- und Rücklauf zum Aussengerät sein? War der am Anfang doch richtig und sie haben den nun verdreht nach der Überprüfung? Oder ist es was, was nur intern ohne das Aussengerät passiert?

 

Hab es schon irgendwie geahnt, das die RL Einschichtung keine Veränderung bringen wird, die RL-Einschichtung hat eher mit der Verbindung zwischen Vitotrans und Speicher und nichts mit der Verbindung Speicher - Wärmepumpe zu tun.  

 

Die Temperaturen VL und RL sind nicht verdreht, denn wenn der Verdichter läuft sind auch die Temperaturen in der richtigen Weise angezeigt: VL wärmer als der RL.....

 

Übrigens:

die Temperaturen, die Du im Foto der App eingezeichnet hast, wenn die mit Deinen beiden Kurven zusammenstimmen, dann hast Du falsche Zusammenhänge bzw. Interpretationen in Grafana:

 

Der Pfeil bei der Vorlauftemperatur ist der Temperatursensor nach dem Heizkreismischer, und sitzt hier:

 

Guennie_0-1680969854273.png

 

Der Pfeil bei der Rücklauftemperatur ist der RL Temperatursensor in der Wärmepumpe .

Diese beiden Messwerte dürfen nicht miteinander verglichen werden, da diese absolut keinen Zusammenhang zueinander haben. In der Vicare-App wird kein Temperaturwert des Sekundärkreis VL angezeigt.

 

zum Thema Zirkulation: die Reduzierung der Verdichterstarts sind der eindeutige Beweis dafür, das die Zirkulation genau auf den tatsächlichen Bedarf eingestellt werden muss, da ansonsten einiges an sinnloser Energieaufwand vorhanden ist.....und bei unregelmäßgen - eher geringeren Bedarf, ist "auf Anforderung" einfach die Energiesparenste Lösung, wenn diese richtig betrieben wird:

 

1) Den Zeitbereich definieren in der die Vitotrans auf die "Anforderung" reagieren soll,

2) Bei Bedarf an der Zapfstelle für 3-4 Sekunden den WW-Hahn voll aufdrehen (Zapfimpuls)

3) kurze Zeit von 1-3 Minuten warten (muss man testen), dann hat die Vitotrans die Zirkulationsleitung mit WW befüllt.

4) Nun ist sofort an der Zapfstelle das WW Verfügbar.

 

Jetzt muss nur noch beachten, das immer genügend WW im Speicher vorrätig ist, da die Vitotrans eine gewisse Mindesttemperatur im Speicher benötigt, um ordentlich arbeiten zu können. Ist höher als bei einem reinen WW-Schichtspeicher, und liegt irgendwo um die 45-50 °C  - musst einfach testen, und auf die örtlichen Gegebenheiten abstimmen.

 

lg

Guennie

 

Ich hab gestern Vitosoft mitlaufen lassen. Hier sieht es mit Vor- und Rücklauf besser aus. 

 

Zwi_0-1681211122317.png

Ich weiß noch nicht, was ich da per API dann abhole, denn lt. Doku sollten es eigentlich richtig sein.

 

Was ich gleich dann mal mitgenommen habe ist das Abnahmeprotokoll. Hier fallen mir immer wieder Zahlen auf: 255 und 65535 --> schaut für mich aus, wie fehlerhafte gesetzte Register. Kann jemand mit dem Abnahmeprotokoll sagen ob da was brauchbares drin steht, oder wo ich einen Blick drauf werfen soll?

 

Auch hab ich über die Absperrhähne nachgedacht, ich hab mal die "roten" Abdeckungen abgemacht und die Thermostate neu gesteckt und kann so "manuell" die Temperaturen erfassen. Werde ich die nächsten Tage mal machen und schauen ob ich da was erkennen kann.

 

Zwi_2-1681215626735.png

 

Hallo diese Kurve sieht so aus, wie man sich das erwarten würde.

Was sagt die Vitosoft in diesem Zusammenhang zur Temperatur des WW-Speichers ?

Hier kommt mir bei den letzten Kurven schon noch eines sehr "eigenartig" vor : die Häufigkeit der WW-Beladung:

Wen ich mein WW auf 55°C hochlade, dann habe ich eine Ladung alle zwei Tage  - auf Deinen letzten Kurven hattest Du in 15 Std. satte 4 Ladungen auf 56°C. Diese Energie muss doch irgendwo hinkommen......

Hier würde ich echt mal mit den Einstellungen der Vitotrans mal etwas "herumspielen" - eventuell sogar mal die Zirkulation auch komplett abschalten, u.s.w. und bei der jeweiligen Veränderung die Aufzeichnungen beobachten........

 

Dazu habe ich mir folgende Werte im Abnahmeprotokoll angesehen:

 

Guennie_0-1681229021502.png

 

Der WW Sollwert von 56°C ist an der "oberen Kante", was die WP überhaupt "leisten" kann.

Dazu dann 6007 (5K) bedeutet, das die Nachladung bereits bei 51°C im WW Speicher startet.

Das würde ich mir echt ansehen, bzw. testen ob Du wirklich diese beiden Werte so eingestellt benötigst.

Stell Dir vor, mit diesen Werten - in Verbindung mit der Zirkulation "Pumpst" Du im schlechtesten Fall laufend im Schnitt 53°C heißes Wasser in die Wandheizung. Das ist ein extremer "Energiefresser". 

 

Hier zb. mal die 56°C auf sagen wir mal testweise auf 50°C runterstellen, dann wird der Speicher zwischen 45°C und 50°C gehalten. Das könnte sich mit der Vitotrans durchaus noch ausgehen, die WP wird weniger gestresst, und die Abstrahlungsverluste des Speichers sind geringer. Mit etwas Glück könnte es möglicher Weise auch sogar noch mit 45°C Sollwert funktionieren dann wird der Speicher zwischen 45°C und 40°C gehalten.......spätestens dann ist aber ziemlich sicher - auch wenn man dann nurmehr das WW an der Zapfstelle offen hat  - das "untere Ende" der Möglichkeiten erreicht, außer man ist ein "Kaltduscher"...😁.

 

Zusätzlich die Vitotrans nur mit "Anforderung" - somit über den Zapfimpuls starten. So wird nur die Zirkulation dann gestartet, wenn Du auch tatsächlich WW benötigst. (Wenn WW benötigt wird --> Heißwasser für 3-4 Sekunden an der Zapfstelle voll öffnen (Zapfimpuls)  --> dann ca. 2 Minuten (muss man testen wie lange das wegen der Leitungslänge wirklich dauert) warten.....--> jetzt sollte sofort heißes Wasser an der Zapfstelle verfügbar sein. Das ist sozusagen ein Kompromiss zwischen kleinstem Energieverbrauch und kleinstem Wasserverbrauch..........

 

Ich hab mal das Forum zum Thema "heating.secondaryCircuit.sensors......" etwas "durchstöbert", und dabei dort und da gelesen, das nicht bei jeder Anlage jeder Datenpunkt unterstützt wird.......

 

Wenn der Sekundär VL die Bezeichnung "heating.secondaryCircuit.sensors.temperature.supply.value" hat, sollte der Sekundär RL die Bezeichnung " heating.secondaryCircuit.sensors.temperature.return.value" haben.

 

Wenn dieser bei Dir nicht sichtbar ist, kann es durchaus sein, das Deine Anlage diesen Datenpunkt aus irgendwelchen Gründen nicht liefert. Jedenfalls ist das die Bestätigung dafür, das die Temperatur, die Du für den Sekundär RL gehalten hast, jedenfalls nicht der Datenpunkt "heating.sensors.temperature.return" ist.

 

Ein Wert von "65535", bzw. 255 würde für mich immer irgendwo einen "maximum möglichen" Einstellwert darstellen.

 

65535 ist bei einem 16 Bit "Unsigned" Integer Register der maximal mögliche Wert. 

255 ist bei einem 8 Bit "Unsigned" Integer Register der maximal mögliche Wert. 

 

Das muss nicht unbedingt falsch sein. Solche Werte können durchaus dazu genutzt werden, um einen Regelungsalgorithmus komplett Ein (65535 oder 255) oder komplett Aus (0) zu schalten.

 

lg

Guennie

Hi Gunnie,

aber ich glaube du hast mein Problem verstanden.

Ich brauche im Schnitt 3 Ladungen Warmwasser pro/Tag.

Das sind z.B. 7 Tage: 

Zwi_1-1681233999626.png

 

Wir verbrauchen weniger als 1m^3 / Tag Wasser, genauere Auswertungen kommen die Tage, muss noch den Wasserzähler SMART machen 😉

 

Meine Zirkulation ist (auf Anforderung) die letzten beiden Tage eigentlich "aus" ich habe den Timer nur auf 10. Min. Fenster und das 5xTag stehen, und daher ist die Zirkulation eigentlich gestanden. Ich habe aber dennoch einen riesen Energieverlust. Und ich weiß nicht woher!

Das Wasser im Speicher kühlt sich ab z.B.

 

10:32 bis 11:36 verliere ich 4°C. Ich vermute jemand hat mal "kurz" Wasser gebraucht und irgendwie ist es "kalt" geworden.

 

Wenn ich die Zirkulation auf "Dauer" laufe, dann kommt meine WP eigentlich nicht mehr aus dem Modus Warmwasser raus. Sie läuft und läuft, ich habe NIE eine Sättigung.

 

Ich bin mit der FRIWA nicht sicher, ist die richtig angeschlossen, oder wurde im Rohbau irgendwo eine Leitung (Warm/Kaltwasser) gekreuzt....Bin echt ratlos....

@Guennie,

könntest du mir mal deine Grafana-Daten-Erfassung für deinen Warmwasserspeicher zeigen? Mich würde interessieren ob der Temperatursturz von 4K bei dir auch in so kurzer Zeit passiert.

Irgendwo da muss meiner Meinung der Fehler bei mir sein.


Ein runterstellen der Temperatur hat zur Folge, dass ich beim duschen plötzlich bei 38*C bin und das ist nicht akzeptabel, zumindest von den anderen hier im Haus!!!

 

 

15 Tage - Aufzeichnung

Guennie_0-1681269273549.png

ein typischer "2- Tafges Durchlauf"

Guennie_1-1681269713072.png

 

......wegen dem kompletten Wasserverbrauch : bei uns sind es im 2P Haushalt im Durchschnitt 300 L / Tag, und selbst da sind wir noch etwas "überdurchschnittlich hoch".......(in Summe liegt der Durchschnitt pro Person bei ca. 130L / Tag).

 

Die min. Temperatur im Speicher für das Duschen habe ich auch mal getestet......als die Temperatur schon relativ weit herunten war, Duschen, und dabei parallel dazu die Temperatur im Speicher beobachtet......bis 38°C im Speicher habe ich einfach immer weiter den WW geöffnet, und dabei das KW geschlossen, immer soweit, das fürs Duschen noch angenehm war......bei 38°C war dann auch bei mir "ende im Gelände". Dann wird es relativ schnell kalt (siehe auch an den Kurven). Somit war mir klar: der unterste Punkt sind 40°C am Speichersensor wo spätestens die Nachladung beginnen muss, egal ob PV Energie vorhanden ist, oder nicht........ohne PV-Überschuss wird dann dafür nur bis 45°C hochgeladen, das reicht um einen Tag ohne PV zu "überbrücken".....

 

lg

Guennie

Ich habe mit Vitosoft den Zeitraum vom 13.04.2023 06:24 Uhr bis 14.04.2023 19:46 Uhr erfasst und komme auf 6 Wasserladungen.

Ich habe heute zusätzlich die Bilanzierung der FRIWA aufgenommen und würde gerne wissen ob das realistisch ist, dass

bei 111L eine Nachladung,

bei 157L die nächste Nachladung,

bei  288L die nächste Nachladung erfolgt?

 

Zwi_0-1681499486054.png

 

Bei der Kontrolle vom Vor- und Rücklauf, sieht es wirklich WIRR aus!

In Summe habe ich 16789 Datenpunkte in dem Zeitraum erfasst. Dabei ist zu 42% der  Vorlauf wärmer als der Rücklauf. 

 

Leider darf ich hier keine Excel uploaden. Daher habe ich die hier abgelegt.

 

Hat jemand eine Idee, ob die Mengen, die ich durch die FRIWA bewege wirklich zur Nachladung führen sollten, oder ob ich hier irgendwas falsch läuft?

 

Danke 

Gruß Zwi

Hallo,

wenn ich das richtig auf Deinem Foto interpretiere, hast Du über die Vitotrans an einem Tag:

von 00:00 bis 09:01 111L

bis 15:13 weitere 46L

bis 19:45 weitere 131 L

somit in Summe 288L ”Heißwasser” aus der Vitotrans gezapft, und dabei eine Heizenergie von 12kWh verbraucht.

Dazu jetzt folgende Rechnung:

12kWh / 5 Personen = 2,4 kWh / Person und Tag = 876 kWh / Person und Jahr

zum Vergleich bei uns ( und wir sind sehr sparsam unterwegs )

5kWh / 2 Personen = 2,5 kWh / Person und Tag = 912 kWh / Person und Jahr

 

somit ist Dein Verbrauch dem geschuldet, das ihr einfach mehr Personen im Haushalt seid, und durchaus realistisch ist.

 

Ich nehme an, das der bei Dir verbaute Speicher die 600L Variante ist.

Dieser sollte lt Datenblatt ohne Nachladung 315 L Warmwasser bei T=45°C  bereitstellen können, was eine Nachladung pro Tag bedeuten würde.

 

Da hier jedoch mehr WW-Energie aus dem Speicher gezogen wird, als die Vitotrans abgibt, kann diese eigentlich nur nach unten gedrückt und über die Heizkreise abgegeben werden…….

 

In der Vitotrans hast ja zwei Wasserpumpen: eine Zirkulationspumpe die das Wasser zu den Zapfstellen leitet (die Liter am Display) und eine zweite, die das Wasser vom oberen Bereich des Speichers ansaugt, durch den Wärmetauscher leitet, und unten in den Speicher zurück leitet.

Du könntest zb. mal ansehen ob diese Pumpe für den inneren Kreislauf aus irgend einem Grund auch dann läuft, wenn die Zirkulationspumpe nicht läuft.

 

lg

Guennie

 

 

 

Guten Morgen,

 

jetzt ist mir soeben noch eine Möglichkeit wieder eingefallen:

Hast Du schon mal, wärend sich die WP im Heizungsbetrieb befindet, am Ausgang der WP die WW - VL Leitung zum Speicher angegriffen, ob diese warm ist ?

Diese muss jetzt wärend dem Heizbetrieb kalt sein.

Wenn diese Leitung jedoch warm ist, dann schaltet das 3 Wegeventil im WP Innenteil nicht vollständig vom WW Betrieb auf Heizbetrieb um, und es “drückt” die Sekundärpumpe immer etwas VL Wasser aus der WP in den WW VL.

Wenn das 3 Wegeventil im RL zwischen Speicher und WP richtig umgeschalten hat, und somit nun der RL des WW Bereiches geschlossen ist, hat das zur Folge, das in der WW Zone des Speichers ein Überdruck entsteht, welcher das WW aus dem oberen WW Bereich des Kombispeicher durch das Lochblech im Speicher nach unten drückt, und von dort in die Heizkreise ableitet. Der WW Bereich kühlt dadurch relativ rasch aus, der WW Sensor misst diese Abkühlung, und die WP startet die WW Beladung…….

 

Diesen Fehler des nicht vollständig Umschaltenden 3 Wegeventil im WP Innenteil habe ich bei einer anderen Anlage auch schon mal gesehen, ist mir aber leider erst soeben wieder eingefallen…….

 

lg

Guennie

....von diesem Ventil habe ich gesprochen.........kommt Dir sicher irgendwie bereits "bekannt" vor, was passiert, wenn das nicht sauber umschaltet.........😉

 

lg

Guennie

 

Guennie_0-1681545258366.png

 

Hallo zusammen, ich traue mich mal hier eine Frage zu stellen, die vielleicht seltsam klingt:

Kann ein Wärmetauscher, der mit Warmwasser gespeist wird auf der Sekundärseite eine höhere Temperatur erzeugen? Hintergrund ist das im Moment oder auch sonst in der Viessmann App für die LWP bei Wärmeerzeuger ( denke das ist das Aussenteil, mit der das Wasser in das Innenteil kommt?! Wie schafft es jetzt der dortige Wärmetauscher die Pufferspeichertemperatur auf 50 Grad anzuheben?

LG

RolfScreenshot_20230730-110408.jpg

 

Hallo,

Ein Wärmetauscher ist kein Wärmeerzeuger, sodern ein Wärmeübertrager.

Wenn Du Dich mal mit den Grundprinzipien einer Wärmepumpe auseinandersetzen möchtest, habe ich mal ein Dokument erfasst, das ich Dir gerne zur Verfügung stelle:

 

https://www.viessmann-community.com/viessmann/attachments/viessmann/customers-heatpump-hybrid/63306/...

 

Sind dann noch fragen offen, kann ich sie Dir gerne beantworten.

 

lg

Guennie

 

Hallo,

vielen Dank für die schnelle Antwort. Sehr kompetente Ausarbeitung!!

Verstanden habe ich jetzt ,dass der Wärmetauscher ja kein Wärmeerzeuger ist und frage mich erst recht

wie  der Pufferspeicher auf über 50 Grad kommt? Dazu müsste ja im Primärkreislauf eine höhere Temperatur ans Kältemittel, bei mir Wasser, abgegeben werden. Diese wird dann wohl nicht in der App angezeigt?

LG

Rolf

 

Das Ganze hat nichts mit der Außentemperaturen zu tun, sondern mit den besonderen Eigenschaften eines Kältemittel:

 

Wie das Ganze funktioniert, und zusammenhängt, findest Du zb. hier:

 

https://www.e-genius.at/lernfelder/erneuerbare-energien/grundlagen-waermepumpen/funktionsprinzip-ein...

 

lg

Guennie

 

Noch mal vielen Dank,

ich denke die angezeigten Tempdaten spiegeln nicht den Kreislaufprozesss wieder. Ich merks mir jetzt so, dass im Wärmepumpenprozess das Kältemittel bei mir 410er das Transportkühlmittel, bei mir Wasser, soweit über den ersten Wärmetauscher erhitzt das dies im zweiten Wärmetauscher den Puffer heizt.

LG

Rolf

Da war mal was: (P*V) /T=const  (:-))

Hallo Rolf,

 

>>Pufferspeichertemperatur auf 50 Grad anzuheben?

hast du auch einen Vitocell 120-E?

Wie warm ist die WW Temperatur?

 

VG 

1) Der Kältemittelkreislauf entzieht der Umgebungsluft Wärmeenergie - Verdichtet diese Energie (erhöht damit auch die Temperatur - je nach Kältemittel - auf bis zu 70Grad, überträgt diese Temperatur über den Verflüssiger (=Wärmetauscher im Außenteil) an das Medium Wasser im Sekundärkreislauf)

2) Das Wasser im Sekundärkreislauf erhitzt nun über den zweiten Wärmetauscher (zb. im WW Puffer ) das Nutzwasser, welches später aus der Leitung kommt, oder er erhitzt das Wasser in den Radiatoren, oder in der Fußbodenheizung.

 

Die Wärmetauscher trennen somit nur die Transportmedien voneinander, und nur die Wärmeenergie wird jeweils ans nächste Medium übertragen.

 

lg

Guennie

 

Hallo quert,

min. 46 Grad kommtaus der Dusche.

Das FriWasMdul kann physikalisch nur immer 4 Kelvin weniger als Pufferspeicher, wurde mir erklärt und so läufts auch seit 11 Monaten.

mfG

Rolf

Top-Lösungsautoren