Hallo Zusammen,
dem Digitaleingang kann man bekanntlich die folgenden 3 Funktionen zuweisen:
- Kleine Funktion
- Externes Sperren
- Heiz-/Kühlkreis 1 sperren
Nach den beigefügten Infos aus "Systemkonfiguration und Diagnose" Stand 7/25 soll die Funktion "Heizkreis 1 sperren" (was als "Netzsperre aktiv" im Display dargestellt wird) wie es der Name sagt, nur den Heizkreis 1 sperren. Die Raumheizung wird ausgeschaltet.
Allerdings funktioniert die Warmwasserbereitung dann auch nicht mehr.
So auch hier beschrieben. Wenn das Raumthermostat an Digitaleingang 1 angeschlossen ist:
Quelle ebenfalls "Systemkonfiguration und Diagnose"
Dann habe ich aber auch gefunden, dass in Kombination mit Digitaleingang 1 das Trinkwasser nie erwärmt wird:
Würde dann, wenn das Raumthermostat den Raum als zu warm meldet, nie das Trinkwasser erwärmt werden? Das halte ich für sehr merkwürdig!?
Wie kann ich Heizkreis 1 sperren, die Warmwasserbereitung aber aktiv lassen?
Gelöst! Gehe zu Lösung.
Nachtrag:
Der SG Kontakt 143.4 war in gleichem Kabel (6m 5x1,5 NYM) zusammen mit dem Digitaleingang 1 zum Schaltschrank geführt. Dort allerdings nicht weiter verdrahtet.
Ich wusste dass sich Spannungen bei Stromfluss einkoppeln können. Das Die SG KOntakte allerdings soo empfindlich sind, hätte ich mir nicht vorgestellt.
Ich hab die Info History gefunden und dort folgende Einträge gefunden. Anscheinend wurde der SG Kontakt "EVU sperren" direkt mit dem "HK sperren" im Hintergrund geschaltet. Obwohl der Kontakt eigentlich offen ist.
Mit angeschlossener Ader an 143.4 im gleichen Kabel wie Digitaleingang 1
Ohne angeschlossene Ader an 143.4
Bin gespannt ob dass das Probelm löst!
Meiner Meinung nach gehört an den Eingang eine ordentlich PullDown Beschaltung.
Wenn ich beispielsweise 143.5 zur überhöhung nutzen möchte geht das nicht. Oder ich müsste zwei geschirmte Kabel verlegen. Oder mittels Widerstand hochohmig (10K ?) auf N ziehen.
Hallo Klausoleum,
ja, es ist wie in der Anleitung beschrieben, dass die Warmwasserbereitung ebenfalls nicht funktioniert, wenn über den Eingang 143.2 die Funktion "Extern Sperren" unter 1232.0 ausgeführt wird. Bei der Funktion "Heiz-/Kühlkreis 1 sperren" sollte die Warmwasserbereitung funktionieren. Wie ist es denn, wenn du die Funktion entsprechend der Einstellungen ausführst?
Viele Grüße
Flo
Hallo Flo,
danke für die Rückmeldung.
Wenn die Funktion "Heizkreis sperren" an Parameter auf 1232.0 eingestellt ist und der Kontakt an 143.2 geschlossen bleibt, wird im Display "Netzsperre aktiv" angezeigt.
Die Konfiguration dazu hatte ich ja oben in den Fotos gezeigt.
Die Heizkreispumpe von HK1 geht dann aus, die Ausseneinheit geht ebenfalls aus und das warme Wasser wird einfach kalt. Heute waren es noch 22 Grad im Warmwasserspeicher.
Fällt die Temperatur im Warmwasserspeicher bei offenem Kontakt an 143.2 unter die Schwelle (Einstellwert - Hysterese) wird die Warmwasserbereitung korrekt umgesetzt.
Die Warmwasserspeicherladung funktioiert also Grundsätzlich.
Kannst du in die Anlage mal aus der ferne reinsehen?
Zudem hab ich die Funktion SmartGrid über die Parameter aktiviert. Die Kontakte sind allerdings noch nicht verschaltet.
Nachtrag:
Der SG Kontakt 143.4 war in gleichem Kabel (6m 5x1,5 NYM) zusammen mit dem Digitaleingang 1 zum Schaltschrank geführt. Dort allerdings nicht weiter verdrahtet.
Ich wusste dass sich Spannungen bei Stromfluss einkoppeln können. Das Die SG KOntakte allerdings soo empfindlich sind, hätte ich mir nicht vorgestellt.
Ich hab die Info History gefunden und dort folgende Einträge gefunden. Anscheinend wurde der SG Kontakt "EVU sperren" direkt mit dem "HK sperren" im Hintergrund geschaltet. Obwohl der Kontakt eigentlich offen ist.
Mit angeschlossener Ader an 143.4 im gleichen Kabel wie Digitaleingang 1
Ohne angeschlossene Ader an 143.4
Bin gespannt ob dass das Probelm löst!
Meiner Meinung nach gehört an den Eingang eine ordentlich PullDown Beschaltung.
Wenn ich beispielsweise 143.5 zur überhöhung nutzen möchte geht das nicht. Oder ich müsste zwei geschirmte Kabel verlegen. Oder mittels Widerstand hochohmig (10K ?) auf N ziehen.
Danke für die Info, es sollte am Gerät ein RC-Glied eingesetzt werden. Gibt bitte einmal eine Rückinfo, ob es anschließend so funktioniert, wie wir es uns gedacht haben.
Viele Grüße
Flo
Das einmalige Wasserbereiten via App geht nun.
Ich gehe davon aus, dass das im laufenden Betrieb dann auch funktionieren wird.
Gibt es zum Thema RC-Beschaltrung einen Dimmensionierungsvorschlag oder etwas sogar ein fertiges Bauteil?
Nein, diesbezüglich muss sich bauseits ein entsprechendes Bauteil besorgt werden.
Viele Grüße
Flo
Wie sieht das eigentlich bei der 200-S aus? Gibt es hier auch die Möglichkeit den Heizkreis via Raumtermostat zu sperren?
Und gibt es das Dokument "Systemkonfiguration und Diagnose" auch für die 200S ?
Das Dokument, welches du bei deiner Anlage meinst, ist das folgende.
Über einen Raumthermostat den Heizkreis zu sperren, ist nicht möglich. Es lässt sich aber über einen externen Schaltkontakt der Heizkreis und/ oder die Wärmepumpe sperren. Dafür benötigst du dann aber die externe Erweiterung EA1.
Viele Grüße
Flo
Was würde passieren wenn ich den Kontakt des Vorlauftemperaturschalter benutze? Der Öffner müsste auf 216.4 aufgelegt sein.
Ich möchte den HK sperren, WW aber zulassen.
Das würde bei extern Sperren gehen, indem du über den Parameter 7015 vorgibst, was alles gesperrt werden soll.
Über 216.4 kann Smart Grid oder eine Anforderung der Raumbeheizung/Raumkühlung vorgenommen werden. Das ist in dem Fall nicht wie eine externe Anforderung gleichzusetzen. Dieser Kontakt ersetzt sozusagen die Schaltzeiten.
Viele Grüße
Flo
Das klingt doch super. Die externe Aufschaltung mit Ersatz der Schaltzeiten würde ich gerne einloggen 🙂
Das ist ja verwirrend.
Externe Anforderung ist nicht gleich Externe Aufschaltung.
Ich hätte gerne die externe Aufschaltung des Heizkreises, was dem entspricht, was du oben angesprochen hast. Einstellungen/Heizkurve für VL etc. bleibt aktiv, der Kontakt übernimmt lediglich den Zeitplan des Heizkreises.
Frage dazu:
- Ich stelle den Parameter 2003 => 2
Gibt es noch weitere Parameter zu beachten?
- Ich nehme an dass bei Anlagen mit nur einem Heizkreis dieser immer HK1 ist?
- Wie unterscheiden sich 216.1 und 216.4?
=> Sollte es dann nicht 216.1 für die externe Aufschaltung sein?
Du musst nur den Parameter umstellen und dann greift die normale Schaltzeit nicht mehr. Was sich dazu noch ändert oder beachtet werden muss, findest du nachfolgend.

Viele Grüße
Flo
Kurze Rückmeldung:
Die Ansteuerung perse funktioniert. Auch wird im Display auf der "Startseite" "Externe Aufschaltung" angezeigt.
Leider funktioniert die Betriebsführung nicht (siehe unten) Um 8 Uhr sollte es los gehen. VL soll waren knapp 35 °C. Der Kompressor ging immer wieder aus. Die VL kam nicht hoch.
Das Warmwasser um 10 Uhr (bis kurz nach 11 Uhr) hat wie immer gut funktioniert. Anschließend ging das Ein-Aus Verhalten leider weiter.
Aktuell habe ich die Einstellung (2003 => 2) zurück genommen. Zeitbetrieb läuft soweit.
Der Parameter 200A steht auf 0 (sollte default sein). => keine Raumtemperatursensoren bzw. Raumtemperaturaufschaltung.
Fehler oder Meldungshinweise habe ich keine gefunden.
Was mache ich falsch? Was muss ich noch parametrieren?
- SmartGrid ist nicht aktiv
- Kontakt an 216.1 angeschlossen, 216.2 ist frei!
- Kontakt wird als geschlossen im Display der WP erkannt.
- Der Kontakt bleibt auch geschlossen (roter Verlauf oben im Diagramm)
Nachtrag: Bei einem neuen Test zeigt das LogBuch um 22:23 Uhr (Uhrzeit der WP leicht abweichend) die Ausschalthysterese sei erreicht. Deshalb geht der Kompressor aus.
Ob das am Vormittag heute auch der Fall war, lässt sich nicht mehr sagen.
Nachdem ich das System wieder auf 2003 = 0 um gestellt habe, läuft der Kompressor einfach durch.
Das Raumnormal soll ist auf 22 °C eingestellt. Die Raumtemperatur auf dem Hauptdisplay ebenfalls.
Wieso wird hier mit zweierlei Maß gemessen??
Dazu würden mich noch Bilder von jeder Seite der Anlagenübersicht interessieren.
Viele Grüße
Flo
Ich habe der vollständigkeit halber ein Video von gesamten Verhalten gemacht. Die entsprechenden Infos kannst du dann zu jedem Zeitpunkt aus dem Video entnehmen.
Was habe ich gemacht:
- gestartet mit 2003 = 2 => Kontakt wurde geschlossen, Anlage läuft an
- bei 9:30 min geht der Kompressor apprupt aus
- 10:21 min Logbuch-Eintrag "Ausschalthysterese erreicht"
- ab 10:59 min wurde der Parameter 2003 = 0 eingestellt. Anlage läuft mehrere Stunden (fast 8h) durch.
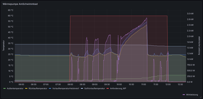
Legende zur Abbildung:
violett: elektrische Leistung Kompressor (eHz)
blau: Temperatur VL
gelb: Temperatur RL
grün: Aussentemperatur
Sehr merkwürdig, an welchem Wochentag hast du dass denn aufgezeichnet. Ich möchte es mir gerne einmal dazu in ViGuide ansehen.
Viele Grüße
Flo
Das war Samstag 29.11.2025 ab 12 Uhr.
BTW: Die Anlage macht in der Betriebsführung auch andere komische Sachen.
- Abtauung wird in 70 % aller Fälle abgebrochen
- Die Einregelung der VL Temperatur ist nicht immer nachvollziehbar
- Ein paar mal ist es auch vorgekommen dass die Anlage den "WW Zyklus" gefahren hat, das Ventil aber auf "Heizen" stand. (Passiert dann, wenn die Abtauung wärend des WW scheitert) Wenn man die Inneneinheit hart aus- und wieder anschaltet, gehts normal weiter.
Viessmann Service ist beauftragt, Termin steht noch aus.
Kannst du aus der Ferne die Softwarestände überprüfen?
Danke, eine Ansicht in ViGuide für denselben Tag bringen mir leider auch keine neuen Erkenntnisse, weshalb sich die Anlage so verhält. Die Softwarestände können beim WO1C-Regler nicht online abgefragt werden.
Ich würde mich freuen, wenn du mich hier zum Serviceeinsatz auf dem Laufenden hältst.
Viele Grüße
Flo
Hast du auf den Serviceeinsatz Einfluss?
Ich bin davon ausgegangen, dass die Terminabstimmung kurzfristiger erfolgen kann.
Die Beauftragung befindet sich derzeit bei meinen Kollegen vom Technischen Dienst in Bearbeitung. Sobald dies abgeschlossen ist, kann eine Terminvereinbarung vorgenommen werden.
Viele Grüße
Flo
Der ServiceTechniker im Außendienst war vergangene Woche Donnerstag da. Der Termin hat nun doch schneller als gedacht stattgefunden.
Das "externe Aufschalten" funktioniert nun super. So wir das uns gedacht hatten.
Für das Abtauuen war es bis jetzt noch zu warm. Da kann ich noch nichts genau zu sagen.
Kannst du mir sagen, was gemacht wurde? Ich konnte leider nicht bis zum Schluss des Termins bleiben. Kannst du mir das Protokoll des Einsatzes schicken?
Den Servicebericht kannst du über deinen Fachbetrieb erhalten, da dieser der Auftraggeber ist. Es wurde der Strömungsschalter geprüft, ein RC-Filter aufgrund von Induktionsspannung eingebaut, die MB-Leiterplatte ausgetauscht und ein Softwareupdate durchgeführt.
Viele Grüße
Flo
| Benutzer | Anzahl |
|---|---|
| 7 | |
| 6 | |
| 5 | |
| 4 | |
| 4 |