abbrechen
Suchergebnisse werden angezeigt für 
Anzeigen  nur  | Stattdessen suchen nach 
Meintest du: 

Vitocal 200-S - secondary pump doesn`t stop

Dear community,

 

recently I realised that in some cases the secondary pump doesn`t stop and runs continuously without any reason. As I have the accumulation tank, it causes that heating water in the acu-tank getting mixed up and thus getting colder much faster. See attached temperature graph - it is obvious that from 24/8 cca 8:00 the return temperature of the WP (light pink) gets close to the heating water temperature (orrange) and copies it further on:

Screenshot 2023-10-25 at 19.27.08.png

 

 

 

 

 

 

 

 

Would you maybe have any idea what could be the reason?

 

Best regards,

Peter

2 ANTWORTEN 2

Dear community,

so today happened again - secondary pump still running even there is no reason.

So I took some photos from WP and it seems it has something to do with natural defrosting process.

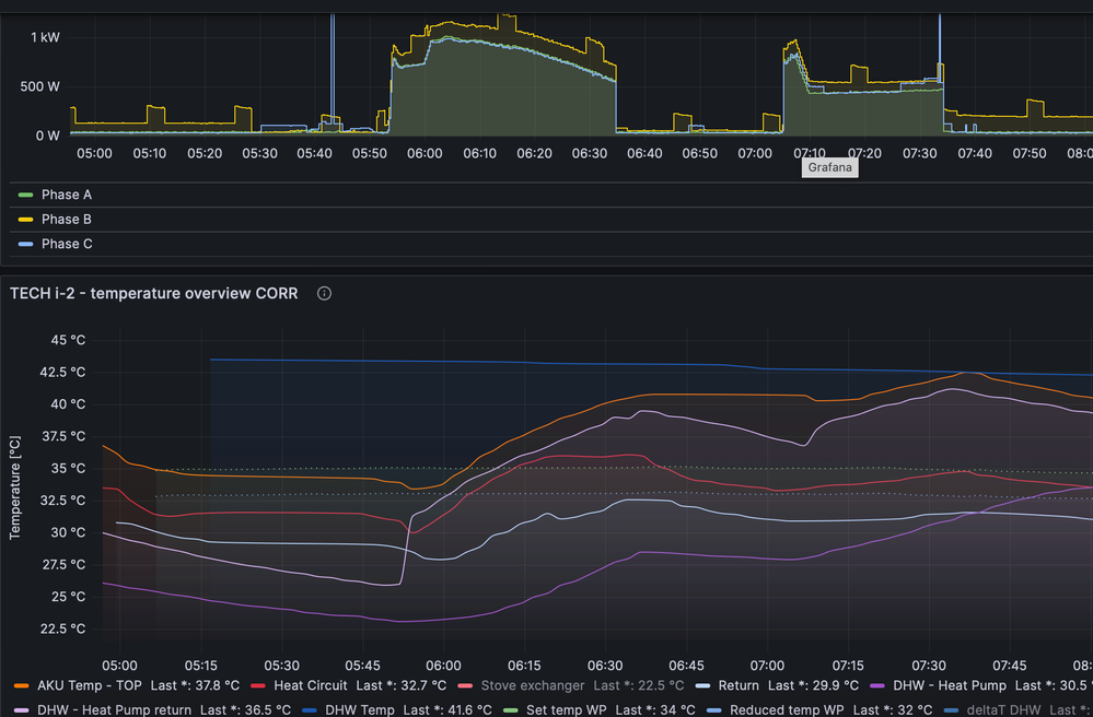
Here is the time graph where 2 WP cycles are visible - 1st from 5:53 till 6:34 and second from 7:05 till 7:34:

 

Screenshot 2023-10-30 at 9.04.15.png

 

First one is the pure warm-up of the heating circuit (see log - secondary pump 0% at 6:36). Second cycle starting in the logbook at 7:05 as "Natural defrosting" and this ends at 7:34. But, it is visible from the energy and temperature graph that it wasn`t only "Natural defrosting" but also heating. Unfortunately, there is no entry in the logbook about it, and this is probably the reason why the secondary pump remains running after this WP cycle.

 

Screenshot 2023-10-30 at 10.34.03.png

 

 

 

 

 

 

 

 

 

 

 

 

 

 

 

 

Would you have any idea or similar experience?

 

Best regards,

Peter

Dear community

dear Flo_Schneider

 

I am trying last time power of the community regarding this, very annoying issue with secondary pump.

It happens more and more often - it has probably something to do with actual external temperatures.

Again I have here a diagram showing that the secondary pump remains running after heating cycle, which causes massive mixing inside the Pufferspeicher - it is visible that after heating cycle at 00:45 WP-return temperature remains still on the same decreasing level as Pufferspeicher temperatures. Normally, this temperature of WP-return should go rapidly down if secondary pump stops. Also, again, it is obvious, that there was a Natural defrosting process, which interrupts heating, so it seems to me that it must be some bug in the firmware that causing this unexpected behaviour.

 

Secondary_pump_issue.png

 

For you to have all the informations about my system, here also a simple scheme of the Pufferspeicher connection and temp sensors location.

 

Setup.png

 

It would really helps me if anybody can share some solution or advice

 

 

Best regards

Peter