abbrechen
Suchergebnisse werden angezeigt für 
Anzeigen  nur  | Stattdessen suchen nach 
Meintest du: 
Beantwortet! Gehe zur Lösung.

Thermische Leistung Vitocal 250 zu hoch (Anzeigefehler?)

Ich betreibe seit Sept. 23 eine Vitocal. 250 WP. Ich messe seit Jahren den Energiebedarf meines Hauses mittels des Gasverbrauchs der ehemals eingebauten Vitodens 250. Dabei ist festzustellen, dass die erzeugte thermische Energie (angezeigt in App und am WP-Gerät) um 40 - 50% ÜBER dem Bedarf in den letzten drei Jahren der Vergleichsmonate liegt. Mit solchen Werten kommt es natürlich zu traumhaften SCOP-Werten. Nur allein von Okt. 23 - Apr. 24 von im Schnitt 4,28! - kann das stimmen?

In einigen Forenbeiträgen wird berichtet, dass der errechnete Stromverbrauch der WP um 20% zu niedrig errechnet wird. Erhöhe ich also die errechneten Stromverbrauchswerte um 20%, so ergibt sich ein "Schnitt-SCOP" der sieben (Winter)Monate von 3,3. 

Frage also: Wie mit den angezeigten Werten zu "Thermische Energie" und "Stromverbrauch" umgehen?

Danke für eine Antwort im Voraus!

1 AKZEPTIERTE LÖSUNG

Akzeptierte Lösungen

Wenn Du die präzise gemessenen und angezeigten Temperaturen von Vorlauf und Rücklauf des Wärmeerzeugers voneinander subtrahierst und mit dem präzise gemessenen und angezeigten Volumenstrom und der spezifischen Wärme von Wasser multiplizierst, erhält man die thermische Leistung (Wärmemengenzähler). Vergleicht man diesen Rechenwert mit dem korrespondierten Anzeigewert, so erlebt man eine unangenehme Überraschung. Schlimmer sieht es auf der elektrischen Seite aus, und noch schlimmer wenn man die Startphase des Verdichters innerhalb der ersten 15 Minuten betrachtet. Mehr möchte ich dazu hier nicht schreiben.

Lösung in ursprünglichem Beitrag anzeigen

6 ANTWORTEN 6

Wenn Du die präzise gemessenen und angezeigten Temperaturen von Vorlauf und Rücklauf des Wärmeerzeugers voneinander subtrahierst und mit dem präzise gemessenen und angezeigten Volumenstrom und der spezifischen Wärme von Wasser multiplizierst, erhält man die thermische Leistung (Wärmemengenzähler). Vergleicht man diesen Rechenwert mit dem korrespondierten Anzeigewert, so erlebt man eine unangenehme Überraschung. Schlimmer sieht es auf der elektrischen Seite aus, und noch schlimmer wenn man die Startphase des Verdichters innerhalb der ersten 15 Minuten betrachtet. Mehr möchte ich dazu hier nicht schreiben.

Hallo Heizungspilot,
eigentlich schade, dass du dazu nicht mehr schreiben möchtest. Aber ich bin inzwischen auch an dem Punkt angelangt, dass die Werte ziemlich daneben sind. Ich bin darauf gestoßen, weil die Modulation meiner 251.A10 scheinbar nur bis knapp 4kW runtergeht und nicht unter 3kW, wie eigentlich in den Leistungsdiagrammen oder den Tabellen angegeben wird. Nun habe ich auch etwas mit den Flüssen und Temperaturdifferenzen probiert und gerechnet, habe aber noch eine offene Frage dazu. Welcher Wert für die Vorlauftemperatur ist der richtige. Ich habe eine Anlage mit WW-Bereitung und einem Heizkreislauf ohne Zusatzspeicher. Viguide zeigt mir zum einen eine gemensame VLT sowie eine VLT Sekundärkerkreis an. Zwischen beiden ist schon mal 1K Unterschied, was m.E. so nicht sein kann. Sonst blieben schon mal an die 1000W in der Anlage selbst. Welcher Wert wird von Viessmann zur Berechnung und Regelung benutzt? Vielleicht weiß es ja jemand in der Gemeinde.
Grüße
ABR


Vitocal 252-A AWOT-E 251.A10, SW2509, ohne HZW-Speicher, Radiatoren, 125m²

Hallo,
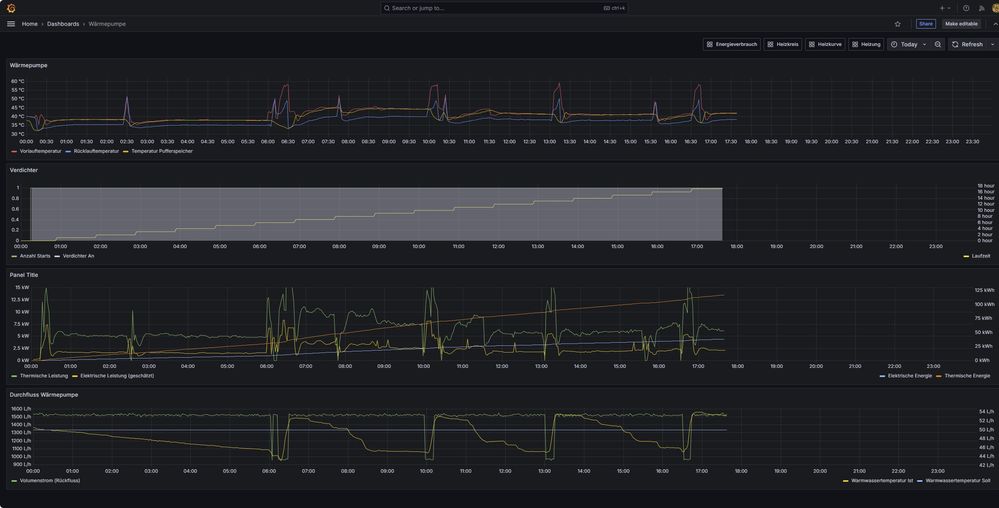
ich bin gerade dabei, mir ein eigenes Dashboard aufzubauen, wobei ich die Daten über die API abfrage und in einer Datenbank speichere.

Darin habe ich auch die Berechnung der thermischen Leistung und thermischen Energie aufgenommen.

DashboardWP.jpg

Die Zeitreihen haben ein Intervall von 2 Min.

Die elektrische Energie kommt aus der API.

Für die elektrische Leistung gibt es da leider keinen Datenpunkt. Die schätze ich ab über meinen Gesamtverbrauch abzüglich der gemessenen Leistung der Hauptverbraucher. Dann sollte grob der Verbrauch der WP übrigbleiben.

 

Die thermische Leistung berechne ich nach P[kW] = 4,183 * |Vvol| * | ΔT| / 3600, wie auch von @Heizungspilot beschrieben.

Die thermische Energie bekomme ich daraus über Integration.

 

Die Verläufe für elektrische und thermische Leistung sehen denen in der App ziemlich ähnlich.
Ein genauerer Vergleich ist da nicht möglich.

Wenn ich die erhaltenen Werte für die thermische Energie mit denen aus der ViCare App vergleiche, finde ich, dass meine  tagesbezogenen Werte um bis zu 15% niedriger sind als die in der App.
Das ist zwar signifikant aber auch nicht übermäßig viel.
Möglicherweise wird in der ViCare App auf einem gröberen Zeitraster gearbeitet, wodurch sich der Unterschied teilweise erklären kann.

@Heizungspilot, aus deinen Bemerkungen entnehme ich, dass du größere Abweichungen gesehen hast. In welchem Bereich liegen die deiner Erfahrung nach?

Haus BJ 1977, Vitocal 250-A (251.A13), Vitocell 120-E, 2 Heizkreise (FB, HK), PV: Fenecon Home 10

Hallo signag,

mit welchem Data point bekommst du den Tagesverlauf der elektrischen Energie?

"heating.power.consumption.summary.heating" liefert mir für CurrentDay immer 0.


Vitocal 252-A AWOT-E 251.A10, SW2509, ohne HZW-Speicher, Radiatoren, 125m²

Aus dem Feature "heating.power.consumption.total" nehme ich den Wert für "properties['year']['value'][0]".

Das scheint momentan der einzige zu sein, der wirklich funktioniert.

Der wird kontinuierlich aktualisiert und daraus bekommt man dann auch die Tagesverläufe.

Allerdings gibt es da keine Aufschlüsselung nach "heating" und "dhw".

 

Die Datenpunkte 
"heating.power.consumption.total" ("properties['day']['value'][0]")

"heating.power.consumption.summary.heating" ("properties['currentDay']['value']")

"heating.power.consumption.summary.dhw" ("properties['currentDay']['value']")

haben bis zum 8.11. noch funktioniert, danach nicht mehr.
Siehe dazu auch API - Power Consumption empty .

 

Haus BJ 1977, Vitocal 250-A (251.A13), Vitocell 120-E, 2 Heizkreise (FB, HK), PV: Fenecon Home 10

Dann ist es nicht verwunderlich. Ich beobachte das mal weiter.


Vitocal 252-A AWOT-E 251.A10, SW2509, ohne HZW-Speicher, Radiatoren, 125m²
Top-Lösungsautoren