abbrechen
Suchergebnisse werden angezeigt für 
Anzeigen  nur  | Stattdessen suchen nach 
Meintest du: 
Beantwortet! Gehe zur Lösung.

Ökonomische ökologisch Betrieb bivalenter Wärmepumpen

Guten Tag,

 

Viessmann bietet über die Hybridheizungen mit dem Hybrid Pro Control eine Steuerung an, um zwischen ökologisch und ökonomisch umschalten zu können. 
Ich frage mich auf welchen Grundlagen beruht dabei die Entscheidung ökonomisch oder ökologisch zu betreiben? 
Man gibt der Kontrolleinheit ja folgende Werte vor:

  • Energiepreise
  • CO₂-Emissionen
  • Eigenstromnutzung
  • Energieeffizienz
  • Wärmebedarf

Was mich dabei auch interessiert - Was ist mit der Energieeffizienz gemeint?

Wird hierbei so geregelt, dass die Grundlast die Wärmepumpe und die Spitzenlast der Gaskessel übernimmt? Sodass bei hohen Vorlauftemperaturen bis 35 °C die WP vorheizt und der Rest vom Gaskessel beigesteuert wird?
Vielen Dank im Voraus!

 

Mit freundlichen Grüßen

Timothy

1 AKZEPTIERTE LÖSUNG

Akzeptierte Lösungen

Da die Wärmepumpe die externen Wärmeerzeuger nur anfordert, wäre es möglich, auch diese damit zu regeln.

 

Wann die Wärmepumpe oder der externe Wärmeerzeuger verwendet wird, hängt von verschiedenen Faktoren ab. Dabei werden beim ökonomischen Betrieb die folgenden Faktoren berücksichtigt:

 

■ Momentan angeforderte Wärmeleistung 

■ Aktueller COP der Wärmepumpe/des Wärmepumpenmoduls 

■ Außentemperatur 

■ Preise für die Stromtarife: „Strompreis Normaltarif 7BE8“, „Strompreis Hochtarif 7BE9“, „Strompreis Niedertarif 7BEA“ 

■ Zeitabschnitte für die Gültigkeit der Stromtarife: „Tarifzeiten Strom“ 

■ Stromgestehungskosten für Strom der Photovoltaikanlage, falls Funktionen zur Eigenstromnutzung freigegeben sind: „Strompreis Eigenenergieverbrauch 7BED“ 

■ Preis für fossile Energie: „Preis Fossil-Brennst. Normaltarif 7BEB“

 

Und für den ökologischen die hie nachfolgenden Faktoren:

 

■ Momentan angeforderte Wärmeleistung 

■ Aktueller COP der Wärmepumpe/des Wärmepumpenmoduls 

■ Außentemperatur 

■ Primärenergiefaktoren: „Primärenergiefaktor Strom 7BE4“, „Primärenergiefaktor Fossil 7BE5“

 

Viele Grüße
Flo


Berechnen Sie Ihre persönlichen Einsparmöglichkeiten mit einer individuellen Energielösung von Viessmann – inklusive erstem Preisvorschlag & individueller Erstberatung.
Jetzt System konfigurieren

Lösung in ursprünglichem Beitrag anzeigen

20 ANTWORTEN 20

Hallo Timothy,

 

bei der ökologischen Betriebsweise entscheidet die Regelung rein nach ökologischen Gesichtspunkten, wann welcher Wärmeerzeuger laufen soll. Bei der ökonomischen Variante wird der Wärmeerzeuger ausgewählt, der in dem Moment die geringsten Kosten verursacht.

 

Viele Grüße
Flo


Berechnen Sie Ihre persönlichen Einsparmöglichkeiten mit einer individuellen Energielösung von Viessmann – inklusive erstem Preisvorschlag & individueller Erstberatung.
Jetzt System konfigurieren

Hallo Flo,

vielen Dank für die Antwort.

Kannst du deine Antwort etwas ausführlicher erklären? Ich würde gerne die Grundlagen der Steuereinheit wissen. Man gibt der Steuereinheit gewisse Parameter vor und anschließend führt diese im Voraus eine Berechnung durch, um entscheiden zu können welche Betriebsweise ökonomisch/ökologisch wäre.

 

Ich habe auch noch eine weitere Frage:

Ist es möglich mit der Steuereinheit Hybrid Pro Control bereits verbaute Spitzenlastkessel mit z.B. einer neu zu verbauenden Wärmepumpenkaskade ökonomisch oder ökologisch zu regeln?

 

Mit freundlichen Grüßen

Timothy

Da die Wärmepumpe die externen Wärmeerzeuger nur anfordert, wäre es möglich, auch diese damit zu regeln.

 

Wann die Wärmepumpe oder der externe Wärmeerzeuger verwendet wird, hängt von verschiedenen Faktoren ab. Dabei werden beim ökonomischen Betrieb die folgenden Faktoren berücksichtigt:

 

■ Momentan angeforderte Wärmeleistung 

■ Aktueller COP der Wärmepumpe/des Wärmepumpenmoduls 

■ Außentemperatur 

■ Preise für die Stromtarife: „Strompreis Normaltarif 7BE8“, „Strompreis Hochtarif 7BE9“, „Strompreis Niedertarif 7BEA“ 

■ Zeitabschnitte für die Gültigkeit der Stromtarife: „Tarifzeiten Strom“ 

■ Stromgestehungskosten für Strom der Photovoltaikanlage, falls Funktionen zur Eigenstromnutzung freigegeben sind: „Strompreis Eigenenergieverbrauch 7BED“ 

■ Preis für fossile Energie: „Preis Fossil-Brennst. Normaltarif 7BEB“

 

Und für den ökologischen die hie nachfolgenden Faktoren:

 

■ Momentan angeforderte Wärmeleistung 

■ Aktueller COP der Wärmepumpe/des Wärmepumpenmoduls 

■ Außentemperatur 

■ Primärenergiefaktoren: „Primärenergiefaktor Strom 7BE4“, „Primärenergiefaktor Fossil 7BE5“

 

Viele Grüße
Flo


Berechnen Sie Ihre persönlichen Einsparmöglichkeiten mit einer individuellen Energielösung von Viessmann – inklusive erstem Preisvorschlag & individueller Erstberatung.
Jetzt System konfigurieren

Guten Tag Herr Schneider,

zu diesem Thema versuche ich seit Wochen eine Info zu erhalten. 

Im Einsatz Wärmepumpe Vitocal 250-SH aus 2023 als Hybridsystem mit Vitodens 300-W aus 2015

Eingestellt in der ViCare App ökonomischen Betrieb

ext. Energieträger  0,08 €/KW     GAS 

Normaltarif Strom  0,42 €/KW     von 19.00 bis 10.00 morgens vom Netzlieferant    

Niedrigtarif Strom  0,14 €/KW     von 10.00 bis 19.00 abends   Solarenergie von Dach

Nun müsste die Anlage nach 19.00 abends bis 10.00 morgens auf Gas umschalten da der Niedrigtarif zu Ende ist und Gas billiger.

Tut sie aber nicht. Erst wenn ich den Niedrigtarif auf ebenfalls 0,42 €/KW stelle schaltet das Hybridsystem auf Gas um.

Was mache ich falsch ??

 

Grüße aus Lindlar 

Godehard  Willmes

Hallo Flo,

 

als Regelstrategie habe ich Ökonomisch ausgewählt.

Strom Normaltarif 0,35 €/kWh

Gas 0,12 €

 

Die Wärmepumpe hat jedoch einen wesentlich höheren Wirkungsgrad (drei- bis fünfmal mehr Energie wird aus der eingesetzten Energie (Strom) erzeugt). Bei mir springt die Gasheizung nämlich auch bei sehr warmen Außentemperaturen an um Warmwasser zu erhitzen.

Wird dies bei der ökonomischen Berechnung durch die Software berücksichtigt?

 Raumheizung im Sommer ist ausgeschaltet. Da die Anlage neu ist befüchte ich nun, dass ich im Winter nur mit Gas heizen werde?!

 

Schöne Grüße

Marco76

 

@Flo_Schneider @Marco76 


Auch wenn dieser leider unbeantwortete Beitrag schon sehr alt ist, hoffe ich dennoch auf eine Antwort auf meinen Beitrag ..

 

Bei mir ist‘s umgekehrt.🙁

 

Voraussetzungen: Vitocal 250-SH-HAWB-M-AC mit Vitodens 300. Die hier geschilderten Versuche habe ich im letzten Winter 2023/24 durchgeführt.

 

  • Wenn ich etwa das sog. Hygieneprogramm aktiviere, schaltet die Wärmepumpe bei ca. 58°C ab und meldet den Fehler, dass die gewünschte Endtemperatur nicht erreicht werden könne. Die Gastherme wird nicht hinzugeschaltet.
  • Unsere Tarife für Gas (0,094€/KWh) und Strom (0,29€/KWh) sollten dafür sorgen, dass bei COP < 3 die Gastherme hinzugeschaltet wird. Dies tritt selbst bei COP ≈ 2 selbst nach längerer Wartezeit nicht ein.
  • Zu Testzwecken habe ich daher das Tarifverhältnis Strom/Gas auf 0,8/0,1 = 8 eingestellt. Selbst bei diesem Wert erfolgte keine Umschaltung auf Gasbetrieb.

Was läuft bei uns ggf. falsch?

 

 

 

Nach dem Software Update meiner WP im August diesen Jahres läuft das Umschalten zwischen WP und Gastherme problemlos....

Also vom Werksservice ein Software Update der HPMU auf   20.511.2404.247  machen lassen. 

Grüße 

Godehard

@Godehard  schrieb:

.. Software Update .. auf 20.511.2404.247  machen lassen.

vielen Dank für deine Rückmeldung.

 

Bei uns ist noch die Version 20.510.2323.206 installiert. Im Juli vergangenen Jahres ging unsere Anlage in Betrieb. Seither reklamiere ich u.a. auch diesen Fehler immer wieder. Bei zwei Besuchen von Technikern der Firma Viessmann konnte dieser Fehler nicht behoben werden.

 

Damit wir überhaupt unsere Gastherme im letzten Winter einsetzen konnten, musste ich - gegen anfänglichen Widerstand unseres Heizungsbauers - tief in die Steuerung eingreifen.☹️

  • Regelstrategie: feste Temperatur
  • die sog. Bivalenztemperatur musste ich von -5°C auf +2°C heraufsetzen
  • darüber hinaus musste auch die zugehörige Zeitkonstante von 300 auf 20 °C x Min. reduziert werden.

In unserer Gegend sind Temperaturen unter -5°C äußert selten, darüber hinaus wird diese Temperatur nur für wenige Stunden unterschritten. Kurzum: Die voreingestellten Parameter sind für unsere Verhältnisse völlig ungeeignet.

 

Wenn die Stiftung Warentest (zurecht) die Wärmepumpen von Viessmann als beste Geräte auszeichnet, mag ich mir erst gar nicht vorstellen, was Kunden anderer Hersteller so alles widerfährt.😳

Bei meinem Freund ist eine ähnliche Viessmann Anlage WP + Gastherme installiert mit gleichen Problemen. 

Nach Update im Oktober auch bei ihm kein Umschaltproblem WP / Gas mehr.

Gas 8.5 C/Kw

Strom Solaranlage 14 C/ Kw

Strom extern 31 C/Kw

Mfg Godehard Willmes 

@Godehard @Flo_Schneider 

 

Wie die Version 20.510.2323.206 auf unsere Wärmepumpe gekommen ist, kann ich nicht sagen. Jedenfalls hat sich damit - für mich zunächst unbemerkt - vieles geändert. Insbesondere im Bereich der Datenpunkte 2404.x, die zuvor bei uns nur vom Heizungsbauer über seine spezielle Software zugänglich waren.

 

Da ich diese nun über das Service-Menü ändern konnte, habe ich mich schlau zu machen versucht, aber was ich bei meinen Erkundigungen hinsichtlich 2404.2 und 2404.3 herausfand, ließ mich verwirrt zurück. Vielleicht weiß einer es hier besser. Nichtsdestotrotz habe ich mich ans Ausprobieren gewagt.

 

Mein Vorgehen ..

 

erster Versuch ..

 

  • OperationMode 2404.0 = 3 (alternativer Betrieb: Entweder Gas oder Wärmepumpe)
  • Bivalenztemperatur 2404.1 = 4 °C (40)
  • Umschalttemperatur für Alternativbetrieb 2404.2 = 2 °C (bzw. 20)
  • ControlMode 2404.3 = 1 ( Wechsel bei fester Temperatur)

Ergebnis: Die Umschaltung erfolgt wie gewünscht bei 2°C Außentemperatur.

galegro_4-1732201363328.png

 

 

zweiter Versuch ..

 

  • OperationMode 2404.0 = 3 (alternativer Betrieb: Entweder Gas oder Wärmepumpe)
  • Bivalenztemperatur 2404.1 = 4 °C (40)
  • Umschalttemperatur für Alternativbetrieb 2404.2 = 2 °C (bzw. 20)
  • ControlMode 2404.3 = 2 ( Wechsel nach Tarifverhältnis)

Gemäß der Einstellung im ControlMode (2404.3) sollte die Umschalttemperatur von der Wärmepumpe gemäß dem Tarifverhältnis ermittelt werden.

 

Ergebnis: Das Ganze funktioniert nicht. Es wird nach wie vor bei 2°C umgeschaltet - also ganz so, als wäre in 2404.3 eine 1 eingetragen.

 

Wer's nicht glauben mag, hier das Ganze in Bildern beim Aufbereiten des Warmwassers ..

 

Beim Start ist die Außentemperatur noch mindestens 2,0°C, der COP ist bereits für lange Zeit deutlich unter 3. Nach dem Tarifverhältnis hätte die Wärmepumpe bereit bei 3,1 umschalten müssen.

galegro_0-1732200538880.png

Die Außentemperatur ist mittlerweile auf 1,8°C abgesunken und die Wärmepumpe schaltet bereits bei 1,9°C um.

galegro_1-1732200816765.png

Die Vitodens 300 liefert brav die angeforderten 65°C.

galegro_2-1732201115084.png

Es ist vollbracht. Die gewünscht Warmwassertemperatur ist erreicht.

galegro_3-1732201263042.png

 

Fazit ..

 

Nach einem Jahr Betriebszeit funktioniert die Wärmepumpe noch immer nicht wie zugesichert. Lediglich die Option Konstanttemperatur funktioniert.

Gibt es schon neue Erkenntnisse?

War die ganze Zeit im Ökonomischen Modus unterwegs aber die WP läuft so sparsam das Sie den Öler nur bei WW benutzt. Leider blieb Sie heute im Bivalenzmodus hängen, ich musste händisch eingreifen und wollte jetzt mal den Ökologischen Modus testen aber weiß nicht so recht was ich bei Primärenergiefaktor eintragen soll.

Vitocal250SH-B10/2HK-FBH-250m²/300L Puffer/300L WW/PV6,9kWp/Geb.Bj.1997
Screenshot_20251226_195934_ViCare.jpg
Screenshot_20251226_195943_ViCare.jpg

Bei uns funktionieren nicht einmal die Steuerungen in den Betriebsarten Konstanttemperatur und ökonomisch sowie die sog. Hygienefunktion korrekt. Im Januar ist ein Servicetermin anberaumt, um nach über zwei Jahren endlich die Ungereimtheiten (hoffentlich) zu beseitigen. Was in Sachen ökologisch vielleicht so alles (nicht) passiert, möchte ich mir gar nicht erst ausmalen.

 

Für mich ist alles rund um die Steuerung unserer Anlage ein einziges Trauerspiel.☹️

 

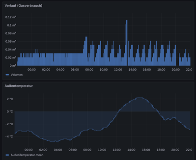
Die Betriebsart Ökologisch funktioniert bei uns so gut wie überhaupt nicht: Liegt die Außentemperatur beispielsweise über der Bivalenztemperatur, kann man den Strompreis beliebig hoch setzen, ohne dass ein Umschalten auf Gasbetrieb erfolgt.

 

Auch kann in der Betriebsart Konstanttemperatur von einem stabilen Modulieren der Gastherme keine Rede sein, wenn die Außentemperatur nahe der sog Alternativtemperatur (bei uns 2°C) liegt, wie man in den Diagrammen unschwer erkennen kann.

 

galegro_0-1766783263959.png 

Dies sind unsere derzeitigen Einstellungen ..

 

galegro_1-1766783502635.png

Dass es in der Betriebsart Konstanttemperatur auch nicht fehlerfrei abläuft, zeigt die nachfolgende Abbildung: An Tagen, bei der die Außentemperatur sogar über der Bivalenztemperatur lag, gab es dennoch einen (geringfügigen) Gasverbrauch.

 

galegro_0-1766784003648.png

 

 

 

Also bis jetzt hatte ich das Gefühl das es funktioniert, der Öler hat die WW Spitzen geglättet und nach WW den Puffer gemeinsam mit der WP durchgeladen. 

Abtauen geht immer über Extern deswegen hast du bestimmt auch einen geringen Verbrauch oberhalb des Bivalenzpunktes.

Ich glaube Bivalent Parallel ist die Königsdiziplin und da ist bei VM der Weg noch weit. 

Es fängt schon damit an das die Umwälzpumpe mit vielzuviel Leistung den Puffer anfährt anstatt den gleichen Wert zu nehmen wie im normalen Heizbetrieb, dann diese komischen Gradminuten?

Naja, bei -4° bin ich noch bei einem COP von 4 wahrscheinlich egal was ich einstelle soviel kalte Tage gibt es ja nicht.

 

Vitocal250SH-B10/2HK-FBH-250m²/300L Puffer/300L WW/PV6,9kWp/Geb.Bj.1997
Screenshot_20251227_075248_ViCare.jpg
Screenshot_20251227_081333_ViCare.jpg

Statt nur zu klagen, hier eine Quelle: Wie wählt man Bivalenz- und Alternativtemperatur 

 

Wenn ich das richtig sehe, hast du ebenfalls eine Splitanalge - dieselbe wie wir; jedoch werkelt bei uns eine Gastherme - Vitodens 300 - statt einer Ölheizung als zweiter Wärmeversorger.

 

Statt mich auf die Daten von Viessman zu verlassen, habe ich vor fast zwei Jahren begonnen, mittels es e3oncan Projektes, mir die Daten selbst aus der Anlage zu ziehen und sie seit etwa einem Jahr selbst aufzubereiten und auszuwerten. Etwa lieferte bei uns Ende Januar/2025 bis Anfang März/2025 die sog. Analyse in der App aus bzw. lieferte völlig unsinnige Werte.

 

Kurzum: Auf die von der Viessmann App gelieferten Daten sollte man nicht unbedingt vertrauen.☹️

@galegro, fühlst du dich angegriffen dann lese einfach etwas anderes? 

Wenn das Gerät unverständliche Aktionen durchgeführt wird man ja wohl fragen dürfen und die Punkte sind bekannt aber die WP hat ein gewisses Eigenleben wo ich versuche dahinter zusteigen an den paar Tagen wo es mal soweit ist.

Schau mal das war gestern Bivalent Parallel, Verdichterstarts ohne Ende. Jetzt kannst du etwas konstruktives dazu beitragen, danke.

PARTO_0-1766820618440.jpeg

 

Vitocal250SH-B10/2HK-FBH-250m²/300L Puffer/300L WW/PV6,9kWp/Geb.Bj.1997

@PARTO  schrieb:

@galegro, fühlst du dich angegriffen dann lese einfach etwas anderes? 

 

Was soll das denn???🙄 Ich hatte auf einen hilfreichen Gedankenaustausch gehofft.

 

Wenn das Gerät unverständliche Aktionen durchgeführt wird man ja wohl fragen dürfen und die Punkte sind bekannt aber die WP hat ein gewisses Eigenleben wo ich versuche dahinter zusteigen an den paar Tagen wo es mal soweit ist.

Schau mal das war gestern Bivalent Parallel, Verdichterstarts ohne Ende. Jetzt kannst du etwas konstruktives dazu beitragen, danke.


Genau das versuchte ich mit meinem Beitrag zu bestätigen. Die Regelung macht auch bei mir jede Menge Unsinn. Da ich bisher in diesem Thread keine mir weiterhelfenden Antworten erhielt, zielten meine Anmerkungen darauf ab, dass man in Sachen ökologischer Betriebsart erst recht nicht viel erwarten kann bzw. sollte.

 

Apropos Verdichterstarts ..


Wenigstens diese konnte ich durch meine Einstellungen im Laufe der Zeit deutlich verringern, indem ich u.a. - sozusagen rechtzeitig alternativ - zwischen reinem Gas- bzw. Wärmepumpenbetrieb umschalten lasse.

 

Wie du hier sehen kannst, wären bei reinem Wärmepumpenbetrieb bei diesen Schwankungen gewiss ebenfalls viele Verdichterstarts die Folge. Im Gegensatz zur Wärmepumpe ist glücklicherweise der Regelbereich der Gastherme deutlich größer.

 

galegro_0-1766824067727.png

 

 

PS

 

Damit nicht sich nicht weitere Missverständnisse breit machen: Meine Kritik bezog sich ausschließlich auf das, was Viessmann uns Kunden zumutet. Die Bemerkung immer nur klagen, war auf mich bezogen gemeint.😄

@galegro 

"Statt nur zu klagen, hier eine Quelle"

 

Das bezogen ich auf mich persönlich, deshalb meine Antwort, vergessen, wir haben uns wieder lieb und hoffen das es irgendwann funktioniert und wenn wir selbst die Lösung finden müssen.😉

 

Vitocal250SH-B10/2HK-FBH-250m²/300L Puffer/300L WW/PV6,9kWp/Geb.Bj.1997

@PARTO  schrieb:

 

.. das es irgendwann funktioniert und wenn wir selbst die Lösung finden müssen.😉


Bei Viessmann wird die schlaue Wärmepumpe die Fehler vermeiden,  wenn wir dumme Kunden ihr endlich sagen, was sie tun soll.

@galegro ,da du ja die selbe Anlage hast, wie verhält sich dein Verdichter? 

 

https://community.viessmann.de/t5/Waermepumpe-Hybridsysteme/Mindestens-2-manchmal-3-Verdichterstarts...

Vitocal250SH-B10/2HK-FBH-250m²/300L Puffer/300L WW/PV6,9kWp/Geb.Bj.1997

Ich stelle in sehr seltenen Fällen fest, dass die Wärmepumpe nach der Warmwassererzeugung vermutlich einen Abtauvorgang - und das bei Außentemperaturen von über 6°C ohne sichtbare Vereisung - zu durchlaufen scheint. Ich mache das an der Beobachtung fest, dass die WP nach Abschluss der Warmwassererzeugung erneut den Vorlauf auf über 55°C hochfährt.

 

Ich schaue einmal in diesem Thread vorbei.

Top-Lösungsautoren