abbrechen
Suchergebnisse werden angezeigt für 
Anzeigen  nur  | Stattdessen suchen nach 
Meintest du: 

Heizleistungsregler Proportionalanteil: 7315

Hallo zusammen, 

 

   ich würde gerne die Parametrierung von 7315 verstehen:

   Was heißt 50%? Bedeutet 100% reiner P-Regler?

   Aktuell:  7304: 3°, 7313: 3°,   7315: weder 50% noch 100% waren zufriedenstellend

 

   Hintergrund:

    Leider braucht der Regler häufig etwa 3 Verdichterstarts zu je etwa 25min, damit er sich auf niedrige Dauerleistung einpendelt (Bei der Vitocal-200S (D16) je nach Aussentemperatur um die 1,5 kW). Zuvor schießt der Regler auch bei Aussentemperaturen um die 10° unnötig auf 3,8 kW und regelt nicht mehr schnell genug zurück und schaltet dann den Verdichter aus. 

Aufgrund von Vorlauf-, Rücklauf- und Zieltemperaturen, würde man als Mensch manuell zurück regeln, aber das System  hat hier offenbar eine andere Regelstrategie. Nur welche?

Gibt es andere  Parameter, die hier relevant sind und die Vorlauftemperatur auf Ziel bringen?

 

Eingestellt ist Vorlauftemperaturregelung. 

System: WP mit HK sowie Mischerkreis für FB, angeschlossen an einen 1000l Combispeicher. Davon vermutlich ca 300 l Puffer für den Heizkreis.

Danke für die Unterstützung. 

9 ANTWORTEN 9

Hallo PeterfK,

 

ich rate dir davon ab, diesbezüglich Parametereinstellungen vorzunehmen. Eine genaue Parameterbeschreibung liegt mir dazu nicht vor. 

 

Viele Grüße
Flo


Berechnen Sie Ihre persönlichen Einsparmöglichkeiten mit einer individuellen Energielösung von Viessmann – inklusive erstem Preisvorschlag & individueller Erstberatung.
Jetzt System konfigurieren

Hallo zusammen,

 

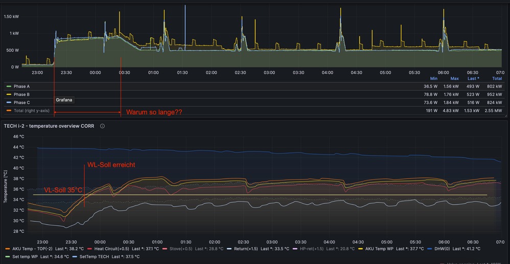
Ich habe genau das gleiche Problem, siehe beigefügte Graph (oben Energieverbrauch, unten Temperaturverläufe). Ich glaube, dass das Problem nicht an einer schlecht gewählten Pumpe liegt, sondern an der Regelungseinstellung. Hat hier jemand eine Idee, wie man die Regelparameter so anpassen kann, dass die Heizrate reduziert wird und dadurch eine Überschreitung der VL-Soll-Temperatur vermieden wird?

 

danke für die Ideen,

Viele Grüße
Peter

 

Screenshot 2024-01-05 at 17.14.35.png

Die 7315 greift auch nur wenn 7318 auf 1 oder 3 steht

1 ist Pid — Regelung für Rücklaufsensor Sek.

3 ist pid—Regelung für Vorlaufsensor Sek.

Hallo Peter, 

Mir hat folgender Link geholfen: 

  Softwarefehler bei der natürlichen Abtauung - Viessmann Community (viessmann-community.com)

 

  Durch  den Parameter 5047 auf 200 (=20°) lässt sich die natürliche Abtauung umschiffen. Das dürfte es gewesen sein.  PID-Werte sind auf Werkeinstellung.

  Final bin ich diesbezüglich mit dem Kundendienst in Österreich noch in Abstimmung, da dies ja nur ein work around ist. Jedenfalls läuft die Anlage nun auch bei Temperaturen über 5° problemlos und zeigt kein Überschwingen mehr. Jetzt bin ich auch mit der Dimensionierung der Anlage sehr zufrieden.  Die Problem-Analyse hat mich einiges an Zeit gekostet, da es für den Endkunden kaum diesbezüglich relevante Dokumentation gibt. Viessmann hätte hier ungenutztes Potential, indem Anlagen besser laufen könnten, als sie es zufolge Parametervorgaben tun ...

 

Schöne Grüße, 

     Peter K.

  

Hallo, danke für Deine Antwort!!

Habe geprüft meine WP, 7318 steht auf 3. (200-S D10)

Das heisst es ist ein PID Regelung für Vorlaufsensor Sek. aktiv, richtig?

Ich kann also Parameter 7315 verwenden, um die Aggressivität der PID-Regelung anzupassen, stimmt das? Hast Du bitte Erfahrungen damit? Irgendwelche Empfehlungen oder Beschreibungen zur PID-Steuerung?

 

Vielen Dank voraus!!

Viele Grüße
Peter

 

Hallo Peter,

 

Danke für Deine Antwort!!

Ja, dieses Problem mit dem natürlichen Abtauen ist mir bekannt. Dies ist der Grund für die 30-minütigen Verdichterunterbrechungen. Ich beobachte dieses Verhalten auch. Ich werde auch versuchen, den Parameter 5047 zu ändern.
Darüber hinaus habe ich jedoch ein Problem mit der höheren Aggressivität der WP-Regelung, die zu häufigen Überschreitungen der VL_Soll-Temperatur führt. Ich bin noch auf der Suche nach detaillierteren Informationen zum Parameter 7315, der sich auf die PID-Regelung auswirken soll.

 

Nochmals vielen Dank für Deine Zeit,

 

Viele Grüße
auch Peter K. 🙂 

 

 

zu der 7315 gehören ja auch noch andere Adressen. Die 7317 Differential Anteil des Leistungsreglern ( Zeitkonstante  Differenz. Anteil Vorhaltezeit, für Leistungsregelung der WP bei Raum Heizung und Trinkwasser und die 7316 das ist der Integralanteil beides wird in s eingestellt

Hallo Peter, 

  ich darf vorausschicken, dass ich mich zwar mal im Studium intensiv mit Regelungstechnik beschäftigt habe, allerdings kenne ich nicht die Interna der Viessmann-Systeme. 

Unsere Anlage läuft mit 7318 = 3, also Vorlauf mit PID-Regler.  Hier könnte man ja mit einem reinen P-Regler mit geringem P-Anteil starten und das Überschwingen prüfen. Für mich sieht es aber fast so aus, als ob diese Parameter kaum von Einfluss sind. Jedenfalls scheint bei unserer Anlage (Überschwingen bei Temperaturen >5°) das Problem - wie im obigen Link beschrieben - die Aufsummierung der Regelabweichungen während der natürlichen Abtauung gewesen zu sein. Es scheint also einen weiteren Regler mit I-Anteil zu geben, auf den Du keinen direkten Zugriff hast. Dann helfen die obigen editierbaren PID-Parameter natürlich nicht weiter.  So sehr mich das Überschwingen zuvor zur Verzweiflung gebracht hat, so sehr bin ich jetzt mit dem guten Einregeln des Systems zufrieden - mit PID auf Defaultwerten. 

Schöne Grüße, 

    Peter 

Top-Lösungsautoren