abbrechen
Suchergebnisse werden angezeigt für 
Anzeigen  nur  | Stattdessen suchen nach 
Meintest du: 

Vitocal 250A - Kompressor Fehlstarts

Hi,

 

mir ist vor einiger Zeit aufgefallen, dass unsere Vitocal 250A immer mal wieder "Fehlstarts" des Kompressors durchläuft. Manchmal liegen 20 Tage dazwischen, manchmal nur 3.

Es ist aufgefallen, nachdem ich die Anzahl Kompressorstarts pro Tag berechnet hatte. Während des Sommers sollte es immer nur einen Starts gegeben haben (Warmwasser wird nur Mittags einmal gemacht).

Jedoch gab es auch Tage mit 2 oder 3 Starts. Daraufhin habe ich mir die Situation genauer angeschaut und es stellte sich heraus, dass der Kompressor tatsächlich startet und für kanpp 30s mit 1-2% Drehzahl läuft.

Die Zeiten waren so kurz, dass es in der App gar nicht angekommen ist. Ich konnte aber durch einen Stromzähler an der Außenheinheit erkennen, dass der Kompressor und die Lüfter tatsächlich anliefen.

 

Hier eine Grafik die das Problem verdeutlicht.

Um 13:30 Uhr hätte die Anlage aufgrund von Hysterese und Zeitplan anlaufen müssen, hat aber nach 30s wieder abgeschaltet und es 10 Minuten später erneut versucht.

Vitocal_Fehlstarts.png

Es werden in der Meldungshistorie keine Fehler oder dergleichen angezeigt.

Ist dieses Verhalten bekannt oder gibt es hier ein Problem?

 

 

Update:

Da der Fehler jetzt öfter passiert (alle paar Tage) habe ich mir die Statushistorie ausgeben lassen.

Es ist klar zu erkennen, dass der Heizprozess zweimal startet. Normalerweise ist der nächste Eintrag der "PostRun".

Es gibt leider keinen Hinweis darauf, warum der Heizprozess abbricht.

 

258 StatusDtcHistory {"Count": 11, "ListEntries": [
{"State": {"ID": 125, "Text": "HeatPumpHeatingActive"}, "DateTime": {"DateTime": "2024-10-23 13:45:17", "Timestamp": 1729683917000}, "Unknown": 1},
{"State": {"ID": 125, "Text": "HeatPumpHeatingActive"}, "DateTime": {"DateTime": "2024-10-23 13:32:14", "Timestamp": 1729683134000}, "Unknown": 1},
{"State": {"ID": 124, "Text": "HeatPumpPreRun"}, "DateTime": {"DateTime": "2024-10-23 13:30:12", "Timestamp": 1729683012000}, "Unknown": 1},
{"State": {"ID": 115, "Text": "FourThreeWayValveDomesticHotWaterPosition"}, "DateTime": {"DateTime": "2024-10-23 13:30:06", "Timestamp": 1729683006000}, "Unknown": 1},

 

{"State": {"ID": 134, "Text": "FourThreeWayValveIdlePosition"}, "DateTime": {"DateTime": "2024-10-23 10:15:09", "Timestamp": 1729671309000}, "Unknown": 1},

{"State": {"ID": 60, "Text": "SummerMode"}, "DateTime": {"DateTime": "2024-10-23 10:15:05", "Timestamp": 1729671305000}, "Unknown": 1},
{"State": {"ID": 123, "Text": "HeatPumpOff"}, "DateTime": {"DateTime": "2024-10-23 08:32: 59", "Timestamp": 1729665179000}, "Unknown": 1},
{"State": {"ID": 129, "Text": "HeatPumpPostRun"}, "DateTime": {"DateTime": "2024-10-23 08:30:57", "Timestamp": 1729665057000}, "Unknown": 1},
{"State": {"ID": 125, "Text": "HeatPumpHeatingActive"}, "DateTime": {"DateTime": "2024-10-23 05:33:51", "Timestamp": 1729654431000}, "Unknown": 1},
{"State": {"ID": 124, "Text": "HeatPumpPreRun"}, "DateTime": {"DateTime": "2024-10-23 05:31:50", "Timestamp": 1729654310000}, "Unknown": 1},
{"State": {"ID": 116, "Text": "FourThreeWayValveRoomSpaceClimateOnePosition"}, "DateTime": {"DateTime": "2024-10-23 05:30:06", "Timestamp": 1729654206000}, "Unknown": 1}]}

110 ANTWORTEN 110

Hallo,
ich war voriges Jahr unter hfr1 im Forum unterwegs, konnte dann nicht mehr einloggen und heisse jetzt hfr2. Meine Beiträge von damals haben jetzt den Vermerk "Konto wurde gelöscht".
Damals war ich Neuling, hatte meine erste Heizsaison und meine Anlage blieb mit F.1077 stehen. Durch wertvolle Tips aus der Community (Danke besonders ABR) konnte ich die Anlage wieder zum laufen bringen, hatte dann keine Probleme mehr indem ich in der Nacht nicht aggressiv abgesenkt habe.
ABR hat dann am 28.11.2024 einen Fehlereintrag von Viessmann gefunden, der zu unserem Problem passt:
Der Inverter bekommt einen Drehzahlsollwert für den Verdichter vorgegeben, meldet aber keine Drehzahl zurück.
Ich konnte bei meiner Anlage feststellen (mittels Audioaufnahme), dass der Verdichter tatsächlich lief, aber offenbar hat der Inverter das nicht erkannt.
Im Fehlereintrag von Viessmann wurden auch Hardware- bzw. Softwarelösungen angedacht und einige von uns hofften auf eine Softwarelösung.
Das folgende habe ich mir zusammengereimt, bitte um Nachsicht, wenn nicht alles stimmt:
Bei Viessmann arbeitet man offenbar an einer Lösung. Es ist nachvollziehbar, dass unsere Anlagen auch zum Systemtest für diese Lösungen herangezogen werden (ich habe mich ja schon gewundert, dass meine Anlage jetzt in kurzen Abständen automatische SW-Updates bekommen hat):
Bei Kalle999 wurde die Inerterplatine getauscht, dann keine Fehlstarts mehr, bei CBolte war der Invertertausch nicht ganz so erfolgreich.
Bis zur SW2532 wurde versucht, nach einem Fehlstart bis zu 2mal neu zu starten, ev. mit laufender Umwälzpumpe, damit sich die Anlage aufwärmt, das war manchmal erfolgreich.

 

Nun zur SW2532:

Denjo1980 hat am 19.12.2025 gepostet, dass nach dem Fehlstart etwas in der Außeneinheit mit über 450W 3phasig für 15 Minuten läuft - das kann eigentlich nur der Verdichter mit niedriger Drehzahl sein. Dann ist der Verdichter offenbar soweit warm, dass der Start klappt.
Ich mache jetzt mit der SW2532 extreme Nachtabsenkung. Bis jetzt keine F.1077, allerdings im Moment keine Außentemperaturen unter 0 Grad. Irgendwann soll es auch wieder kälter werden. Wenn meine Anlage dann nicht mehr mit F.1077 stehen bleibt, bin ich für meinen Teil zufrieden. Die Fehlstarts werden wahrscheinlich weiter auftreten aber mit den 15 Minuten zusätzlicher Aufheizzeit kann ich leben.

 

Vitocal 250-A AWO-E-AC 251.A10 SW2532, kein Puffer, kein Warmwasser, Radiatoren

 

Kleine Korrektur: bei mir läuft irgendwas mit mindestens 350W (Summe aller drei Phasen) an, und das für 15- 20sek. 

Software ist bei mir noch 2509 drauf

Und noch ein Nachtrag allgemein: habe keinerlei Absenkung oder geräuschreduzierten Betrieb noch sonst irgendwas eingestellt was dafür sorgen könnte dass z.b. die Temperatur vom Öl oder ähnliches zu stark absinkt.

Hab momentan auch keine Lust mehr ständig zu gucken wann meine Anlage startet und ob der Zähler dann mit geht oder nicht. Ich lasse meinen Wartungsvertrag einfach weiter laufen und habe damit bis zu 20 Jahre Garantie auf die gesamte Installation. ( Auch wenn ich von den Kosten vermutlich dann nach 20 Jahren ne neue WP dafür bekommen kann 🤣)

Vitocal 250A AWO-E-AC 251.A10
100l Heizpuffer, 200l WW-Speicher,
Heizkörper, 140qm Wohnfläche

Bei den Fehlstarts kann ich Verdichterdrehzahlen sehen. Der Verdichter start mit 1%, dann 2%, dann wieder 1% und geht aus. Die Daten werden direkt per CAN-Bus ausgelesen.

Ein erfogreicher Start beginnt mit >10% Verdichterdrehzahl.

 

 

Lieben Gruß Daniela
Vitocal 252-A AWOT-E 251.A10 / SW 2440 / FBH / kein Puffer / 135qm / BJ 2000 / PV

Alles klar, sorry für das Missverständnis

Danke für die rasche Rückmeldung. Ich habe großen Respekt vor euch, die ihr das mit CAN-Bus usw. analysiert, ist sicher einiger Aufwand. Und danke für die wertvollen Hinweise. 

Hallo,
dass nach einem Fehlstart etwas in der Außeneinheit mit 450 W läuft, kann ich nicht bestätigen. Ich habe daher hier nochmal einige Detailgrafiken zu Fehlstarts angehängt.
Wie man sieht, gibt es Fehlstarts, bei´denen der Kompressor nur für ca. 20 Sekunden (Aufzeichnungsfrequenz alle 10 s) läuft und dabei in der Spitze 355 W zieht, zusätzlich zu den 60 W für die HK Pumpe und Elektronik, 62 W für die Primärkreispumpe zwischen Außen- und Inneneinheit und 11 W für die Lüfter.  Da meine Aufzeichnungsrate für die Kompressor-Aktivität 30 s ist, kommt es vor, dass diese Fehlstarts in der Kompressor-Grafik nicht zu sehen sind.

Andere Fehlstarts laufen über 30 sek, so dass die Kompressor-Drehzahl aufgezeichnet wird. Das sind dann 1% oder 2 %. Die elektrische Leistung des Kompressors liegt auch hier in der Spitze bei 355 W.

Die Lüfter laufen 2 Minuten vor jedem Start (egal ob erfolgreich oder Fehlstart) an. Sie laufen erst auf 12% und gegen dann, wenn auch der Kompressor startet, auf 41% hoch.

Nach den 20 bis 30 Sekunden eines Fehlstarts läuft aber in der Außeneinheit nichts weiter, auch die Lüfter gehen wenige Sekunden danach wieder aus. 
Ein erfolgreicher Start beginnt mit 10% Kompressorleistung. Somit kann ich D-S-M bestätigen. 

Ob der Fehlstart vom System erkannt und damit als Kompressorstart gezählt wird oder nicht scheint aber unabhängig davon zu sein, ob der Kompressor 20 Sek oder 30 Sek läuft. Wenn zwischen 2 Fehlstarts oder zwischen Fehlstart und erfolgreichem Start ca. 12 Minuten vergehen, wird der Fehlstart gezählt. Wenn der Zeitabstand kürzer ist, offensichtlich nicht.
 

Kompressor_Fehlstarts.jpg

Siehe meine Korrektur, mein Eintrag wird erzeugt wenn in Summe über 350W in der Summer der drei Phasen gebraucht werden. Ansonsten kann ich das gleiche Verhalten bestätigen. Lüfter und interne Pumpe laufen wie immer vorher an. 

1000120597.jpg

 Es häuft sich auf jeden Fall die letzten Tage, hab gerade gesehen das es heute auch wieder einen entsprechenden Eintrag gibt. Ein 3 sek start...

1000121333.jpg

Vitocal 250A AWO-E-AC 251.A10
100l Heizpuffer, 200l WW-Speicher,
Heizkörper, 140qm Wohnfläche

Es ist nicht möglich, einen vorherigen Softwarestand aufzuspielen. 

 

@D-S-M: Deine Wärmepumpe war laut dem Trending zu diesem Zeitpunkt bereits aktiv. Die Einschaltung kam ca. gegen 5 Uhr. Die bei dir gezeigte Spitze ist ein Abtauvorgang, dafür hat sich die Anlage aber vorher nicht abgeschaltet. 

 

@Denjo1980: Zu dem von dir genannten Zeitpunkt wird mir ein normaler Verdichterstart angezeigt und kein nochmaliges abschalten. 

 

Viele Grüße
Flo

 

 


Berechnen Sie Ihre persönlichen Einsparmöglichkeiten mit einer individuellen Energielösung von Viessmann – inklusive erstem Preisvorschlag & individueller Erstberatung.
Jetzt System konfigurieren

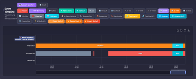
Heute Morgen nächster Fehlstart, der aber diesmal nicht gezählt wurde.

 

DSM_0-1765788378408.png

Zusehen ist der Fehlstart um 8:32 Uhr mit ca. 400 Watt, dann der erfolgreiche Start um 8:45 Uhr und ein Abtauvorgang.

 

DSM_2-1765788607268.png

DSM_1-1765788551172.png

Das ist das dazugehörige ViEventLog.

DSM_3-1765789115350.png

 

@Flo_Schneider Ich weiß sehrwohl, wie ein Abtauvorgang aussieht und ich habe bisher hier immerwieder über Fehlstarts berichtet. Ich weiß leider auch nicht, auf welche meiner beiden Anfragen du nun geantwortet hast. Um 7:41 Uhr hat die Frostschutzfunktion eingeschaltet.

 

 

 

Lieben Gruß Daniela
Vitocal 252-A AWOT-E 251.A10 / SW 2440 / FBH / kein Puffer / 135qm / BJ 2000 / PV

@D-S-M: Ich kann dir hier nur mitteilen, was ich dazu sehen kann. Wenn du von einer Fehlfunktion ausgehst, dann kann ich dir nur empfehlen, dich an deinen Fachbetrieb zu wenden, damit dieser eine Überprüfung durch unseren Technischen Dienst dazu anfordert. 

 

Viele Grüße
Flo


Berechnen Sie Ihre persönlichen Einsparmöglichkeiten mit einer individuellen Energielösung von Viessmann – inklusive erstem Preisvorschlag & individueller Erstberatung.
Jetzt System konfigurieren

Hallo @Flo_Schneider

Mit welcher Frequenz werden die Daten, in denen Du nachschaust, bei Euch gespeichert?

Wenn es seltener als alle 30 Sekunden sein sollte, hast Du kaum eine Chance die Effekte zu sehen, über die wir hier sprechen. 

 

 

Top-Lösungsautoren