Hallo zusammen,
ich habe meine Vitocal 200-S aus 2020 mit einem 300l Warmwasserspeicher und einen 56l Pufferspeicher.
Die Anlage läuft für mich sehr stabil und ich habe über die Jahre eine gut funktionierende Konfiguration für unser Haus gefunden.
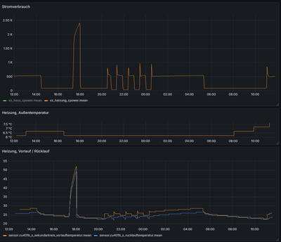
Ich beobachte anhand vom Stromverbrauch der Anlage immer mal wieder im Heizbetrieb, dass alle 5 bis 15 Tage eine Art momentanes Takten auftritt. Das passiert dann drei bis fünf mal und dann ist es wieder zwei Wochen weg. Ich erkenne irgendwie kein wiederkehrendes Muster um dem auf die Schliche zu kommen. Hier ein Screenshot zu dem was passiert, konkret am Beispiel vom 8.11:
Hier geht es um 20:30 Uhr etwa los bis 20:250,
dann 21:20 bis 21:54,
dann 22:24 bis 22:57,
dann 23:27 bis 00:02
und um 00:30 Uhr läuft sie dann soweit länger durch.
Man sieht unten an der blauen Linie auch das einbrechen des Rücklaufs.
Hat jemand eine Idee was das sein könnte? Es trat jetzt gestern Nacht nochmal auf, aber mit zwei statt mit vier Takten bevor es dann wieder länger lief.
Irgendwelche Ideen was da los ist?
Danke euch 🙂
Marco
Das ist wirklich sehr seltsam! Wenn ich das richtig sehe, sackt erst die Vorlautemperatur ab und dann geht die Leistungsaufnahme runter. Schaltet wirklich der Verdichter ab wenn die Leistung runter geht?
Welche Softwareversion läuft auf deiner Anlage?
Hast Du eine Einzelraumreglung bei dir oder sind alle Ventile voll auf?
Das siehst du richtig, der Vorlauf bricht quasi ein, dann folgt der Rücklauf und der nächste Start geht wieder los.
Ich habe keine EInzelraumsteuerung. Die Thermostate / Ventile sind nicht alle offen, da ich im Schlafzimmer deutlich runtergeregelt habe. Könnte es da schon einen Zusammenhang geben?
Meine Softwareversion muss ich noch rausfummeln, da bin ich gerade anscheinend geistig nicht in der Lage den richtigen Menüpunkt zu finden ...
Ich habe hier noch eine allgemeinere Datenquelle von Home-Assistant. Die beiden rosafarbenen Blöcke im untersten Balken der Kompressorphase bedeuten "passive-defrost" was meines dünnen Wissens nach aber nichts mit dem Frostschutz am Hut haben kann, der war zu der Zeit ja auch aus. Hätte aber aus dem Bauch raus dort ein "off" erwartet wie an den anderen Tagen.
Auf dem Bild sieht es jetzt ganz normal aus, bis auf das Takten! Verdichter an -> Vorlautemperatur steigt, Verdichter aus -> Vorlauftemperatur sinkt.
Jetzt ist nur die Frage warum geht der Verdichter so schnell aus?!
Meistens wird die WP die Wärme nicht so schnell los, dann müsste man dies aber in der stark steigenden Vorlauftemperatur sehen! Sieht aber in deinen Kennlinien nicht so aus.
Also besteht noch die Möglichkeit, dass ein Sicherheitsaktor (Überduck, etc.) den Verdichter abschaltet. Dann würde ich aber eine Fehlermeldung erwarten!
Gibts in der Meldungsliste Hinweise?
Was für eine Vitocal 200-S hast Du genau?
Bei den Meldungen ist die letzten zwei Jahre nichts zu sehen, außer meiner manuellen Neustarts. Nichts was irgendwie in Richtung Verdichter geht. Die vollständige Bezeichnung der Heizung ist Vitocal 200-S AWB-M-E-AC 201.D06 (230V, 5,6 kW), also insgesamt ein "kleines Modell" und die stammt aus 2020
Hallo @marcoho ,
wie du bereits selbst im Home Assistant festgestellt hattest, wurde die Heizphase durch 'passive Abtauung' unterbrochen. Die Werkseinstellung ist: > 5 Grad Außentemperatur --> wird passiv abgetaut. Bedeutet: der Verdichter geht aus und nach etwa 20 Minuten wieder an. Bei den niedrigeren Außentemperaturen wird 'aktiv' abgetaut: durch Kältekreisumkehr. Dabei geht der Verdichter nicht aus.
Schöne Grüße Torga
Danke für deine Antwort. D.h. der passive Abtauvorgang braucht so 500Watt über 20 Minuten, wenn ich das dann richtig interpretiere? Und die aktive, also die auch dann sogenannte Frostschutzfunktion braucht irgendwie ähnlich viel, wenn ich in der Vergangenheit so nachgucke. Plus die Kosten der Systemumkehr? Bei der passiven kommt dann das wirre Verdichter-An/Aus dazu, aber in beiden Fällen wird das Heizen unterbrochen, weil einmal halt Systemumkehr und einmal Abschaltung wegen Nichtnutzung?
Ich denke ich verstehe es zumindest.
Auf deinem 1. Bild sieht man den Stromverbrauch. Wenn ich das richtig verstehe, werden während der Heizphase etwa 500 Watt verbraucht. Dann kommt die passive Abtauung. Der Verdichter geht aus und der Stromverbrauch fällt fast auf Null runter.
| Benutzer | Anzahl |
|---|---|
| 7 | |
| 7 | |
| 6 | |
| 6 | |
| 4 |