Edit 2.5.2023: Thema auf Nutzervorschlag umbenannt/erweitert, da im weiteren Verlauf der Diskussion das Thema "Entlüftung" / "Ausgasung" / "Entlüftungsprobleme" / "Entlüftungsprogramm" / "Luftabscheider" immer wichtiger wurden.
Hallo Community und Entwickler-Team,
unsere Vitocal 222-S AWBT-M-E-AC 221.E10 (für Heizung & WW als alleiniges System) ging am 17. Januar in Betrieb und seither haben wir fleissig optimiert, um das Zusammenspiel mit dem energetischen Verhaltens unseres Hauses zu verstehen. Das klappt auch super und wir haben inzwischen einen gleichmäßigen Lauf mit 96 min. durchschnittlicher Laufzeit pro Start seit der letzten größeren Optimierung. Die Anlage läuft also in Sachen Heizen schon ganz ok, auch wenn noch weiter Luft nach oben ist und das Optimieren weiter geht.
⚠️Aber wir haben ein großes Problem: im ECO-Modus der WW-Bereitung startet zwar die Hygienefunktion, bricht dann aber bei 53°C ab. Es fällt auf, dass da der elektrische Heizstab nicht zuschaltet. ⚠️
Ich sehe zwei mögliche Ursachen:
⁉️Die Frage lautet also: Wie verhält sich das Hygieneprogramm in Sachen Heizstab im Eco-Mode bei unserem 222-S-Model regulär? ⁉️
⚠️🙏@Flo_Schneiderund Viessmann-Team: Wir bräuchten bitte Auskunft zu dieser Frage vom Entwicklungsteam, bevor wir weitere Fehlersuche mit dem Fachbetrieb vor Ort vornehmen. Da herrschte hinsichtlich des Problems erst mal Ratlosigkeit.
Zur Info: das Hygieneprogramm läuft im Komfort-Modus der WW-Bereitung problemlos durch! Es ist also kein generelles Problem des Hygienemodus.
Gibt es irgendeine Möglichkeit am Display anzeigen zu lassen, was die Einstellungen zum Hygieneprogramm im Eco-Modus unserer Anlage sind?
Herzlichen Dank schon mal und mit freundlichen Grüßen
Michael Nickel
Hallo Michael,
aktuell ist es so, dass für den Zeitraum der Warmwasserbereitung Komfort einprogrammiert sein muss, um die Hygienefunktion nutzen zu können.
Viele Grüße
Flo
Hallo Flo
Bei meiner 222-S E08 läuft das Hygieneprogramm aber auch im ECO Modus durch. Ab 62°C Vorlauf wird der Durchlauferhitzer dazugenommen und Kompressor ausgeschaltet, um die 70°C zu erreichen.
Gruss
Ralf
Hallo Ralf @PV_13 ,
wir haben eine Anlage der 2022er-Generation. Das ist eine komplett andere Anlage, als die 222s, die davor unter dieser Typbezeichnung ausgeliefert wurden. Ich nehme an, Deine E08 ist die vorherige Baureihe vor Mitte 2022 ...
Bei der jetzigen Baureihe kommt mir die Firmware noch ziemlich "in Entwicklung" vor ... Die Service-Techniker der Heizungsfirma vor Ort können noch nicht mal so weit ins System, dass sie Aktoren-Tests machen können. Alles per Passwort gesperrt, so wie ich das beim Techniker-Besuch heute verstanden habe ...
Viele Grüße
Michael
Hallo Flo (@Flo_Schneider),
danke für die Info. Es wäre schön, wenn die Entwicklungsabteilung das baldmöglichst ändern könnte, oder zumindest das Aktivieren der Hygienefunktion im Eco-Mode deaktivieren könnte. Das würde erheblich zur Nutzerfreundlichkeit der Anlage beitragen und Frustrationen auf Seiten der Benutzer verhindern.
Wir Nutzer sind es ja am Ende auch, die unsere Erfahrungen an alle da draußen weitergeben, die sich die Anschaffung einer neuen Anlage überlegen - und das sind eine Menge Leute in unserem Umfeld zum Beispiel!
Ich muss sagen, ich bin da eher vorsichtiger mit der Empfehlung geworden nach dem bisherigen 4 Monaten Betrieb (davon 3 mit aktiver Außeneinheit). Im Prinzip bin ich zufrieden, aber es gibt zu viele verschiedene Punkte, wo es bisher gehakt hat - oder die Software/Firmaware der Anlage unlogische Bedienungen oder Informationsaufbereitungen hat ...
Viele Grüße
Michael
Hallo Michael
Ich habe eine 222-S AWBT-M-E-AC 221E08 (R32) der neuen Generation seit 3 Wochen bei mir installiert und habe die neueste Software drauf..
Und hier funktioniert auch die Hygienefunktion im ECO Mode.
Entweder macht da Deine Steuerung etwas, was die Einschaltung des Durchlauferhitzer verhindert oder Du hast einen Softwarestand, der noch einen Fehler enthält.
Ich empfehle Dir mit Deinem Heizungsbauer zu prüfen, ob es eine neue SW für Deine WP gibt.
Im Servicemenü kann man den Aktorentest machen. Das Servicemenü ist über das aus der Doku bekannte Passwort "viservice" erreichbar.
Gruss
Ralf
Hallo Ralf,
danke für die Info. Das ist überaus interessant. Bei unserer Anlage 222-S AWBT-M-E-AC 221.E10 geht das alles nicht ... Im leicht zugänglichen Servicemenü ist definitiv kein Aktorentest verfügbar ...
Das ist die Software-Version:
@Flo_Schneider: ist das die aktuellste Firmware?
Und das Servicemenü sieht so aus:
Da wir nach 8 Wochen Betrieb Probleme mit ausgegaster Luft im WW-Erwärmungskreis hatten (Volumenstrom-Abbrüche, die zur Abschaltung der Außeneinheit geführt haben), kenne ich das Inbetriebnahme-Menü inzwischen ganz gut, weil sich da ein Entlüftungsprogramm versteckt. Ansonsten lässt sich aber im Servicemenü nicht viel machen. Der Service-Techniker von der Firma vor Ort hat mir heute von einigen Fällen aus der letzten Zeit erzählt, in denen am Anfang vieles gesperrt war und erst nach und nach freigeschaltet wurde. Mich macht sowas ja skeptisch ... Hätte ich vorher gewusst, was mich da mit einem Viessmann-Gerät erwartet, hätte ich mich wohl anders entschieden ...
Ich frage noch mal bei der Firma vor Ort wegen Update nach ...
Danke nochmal und viele Grüße
Michael
Hallo Michael
ich glaube die neue SW wird es richten.
Gruss Ralf
Hallo Ralf @PV_13 ,
darf ich fragen, mit welchem System Du die Daten der Anlage loggst? Kannst Du damit auch den Volumenstrom loggen? Mich würde mal interessieren, ob auch bei Deiner Anlage Microblasen im Vorlauf-Temperaturbereich über 50°C den Volumenstrom fluktuieren lassen.
Wenn ich mich bei der Warmwasserbereitung vor die Anlage stelle und über das Menü > Informationen > Wärmepumpe den live-Volumenstrom mitverfolge und gleichzeitig höre, was in der internen Pumpe für Geräusche vorhanden sind, passiert immer wieder dasselbe:
Ich vermute inzwischen, das trotz mehrfacher Entlüftung die Microbläschen immer wider beim Erhitzen ausgasen und beim langsamen Abkühlen bis zur nächsten Erhitzung reabsorbiert werden (herrscht ja auch ein Druck von 1,9 bar im WW-Erhitzerkreis). Der interne Luftabscheider scheint in der relativ kurzen Zeit bei den höheren Temperaturen in der WW-Bereitung nich effizient genug zu arbeiten.
Edit: Hier ist das Ausgasen und Reabsorbieren von Luft in Heizanlagen ganz schön zusammengefasst:
https://www.ikz.de/ikz-archiv/1996/24/9624048.php
In unserem Fall "surft" die Löslichkeit im WW-Erhitzerkreis auf dem 2-Bar-Graphen zwischen ca 40 und 60 °C hin und her, so dass die Löslichkeit für Luft permanent zwischen etwas über 20 und 30 Promille hin und her pendelt. Ins System wurde sie aber quasi übersättigt aus der Leitung via Entsalzer mit ca 7°C eingespeist. Die Ausgangssituation dürfte also bei über 40 Promille gelegen haben. Initiales Entlüften mit dem Programm bei der Inbetriebnahme dürfte keinen allzugroßen Effekt darauf haben, da wird wohl nur ungelöste Restluft abgeschieden, die beim Füllen ins System gelang ...
Ich frage mich, ob mit diesem Effekt nicht auch unsere Probleme mit dem Hygieneprogramm im Ecomode zusammen hängen ...
Darum würde mich mal ein geloggter Volumenstrom gegen Temperatur in einer vergleichbaren Anlage interessieren ...
Viele Grüße
Michael
Hallo Michael
Ich schreibe die Daten der Viessmann API in eine InfluxDB. Den Adapter dafür stellt mir IOBroker bereit und die grafische Darstellung erfolgt über Grafana. Laufen tut das ganze in Containern auf meiner NAS. Für die Energiemessung habe ich eigene Smartmeter (Shelly EM3) im Anschlusskasten.
Hier die Aufzeichnung der heutigen Warmwasserbereitung auf 50°C. Hysterese ist 10K.
Die Schwankungen sehe ich nicht. Allerding zeichne ich die API nicht in Sekundentakt auf, da ich sonst die Anzahl zulässiger Zugriffe überschreiten würde. Ansonsten kostet es. Aber kurz vor Abschluss der WW Bereitung, wo ich bei der WP war, habe ich schon weitere Geräusche in der WP festgestellt. Ob die von der Pumpe oder aus dem Boiler kamen kann ich nicht sagen.
Hier noch der Verlauf WW.
Wenn es nach mir ginge würde ich das Hygieneprogramm immer nur nach längeren Abwesenheiten laufen lassen. Aber meine Frau besteht darauf. Es gibt ein Für und Wider. Musst mal googeln.
Bei 60°C vermehren sich die Salmonelle nicht mehr so stark. Effektiv werden diese aber erst bei 70°C abgetötet. Und im Boiler hat es garantiert keine Salmonellen, sondern diese siedeln sich vermutlich in den Wasserhähnen und Brausen an. D.h., nach jeder Aufheizung auf 60°C müsste man alle Wasserhähne und Brausen durchspülen und dann hat es auch keine Garantie, dass diese weg sind.
Gruss
Ralf
Hallo Ralf,
danke für den Bericht und die Daten, da die Schwankungen relativ zügig ablaufen, werden die bei einer relativ langsamen Abtastrate kaum im Graphen erscheinen. Daher hast Du auch nur am Ende zwei große Zacken im Temperaturbereich über 55°C. Ich vermute, dass auch bei Dir die Schwankungen stärker sichtbar sind, wenn Du im laufenden Betrieb vor der Anlage stehst und im Bereich über 50°C den Volumenstrom im Menü am Display beobachtest.
Da wohl nicht alle ausgegaste Luft rückgelöst wird, hat sich bei uns innerhalb der ersten acht Wochen im WW-Erwärmungskreis so viel Luft angesammelt, dass es zu mehrfachen und mehrere Sekunden dauernden Volumenstromrückgängen auf 0 l/h kam. Da kam dann der Punkt, an dem Sicherheitsabschaltungen der Außeneinheit greifen und nur noch der Heizstab läuft. Da waren dann auch die Geräusche in der Pumpe stärker und selbst der Heizstab geht dann ständig an und aus und die WW-Bereitung dauerte signifikant länger.
Seither lasse ich ab und zu das Entlüftungsprogramm in der Inbetriebnahme laufen, wenn das Wasser möglichst warm ist, also wenig Luft rückabsorbieren kann. Ideal wäre das wohl nach der Hygienefunktion bei 60°.
Was die Hygienefunktion betrifft, würde ich die halt gerne wöchentlich laufen lassen (daher bin ich auch hinter her, dass die irgendwann im ECO mode wie vorgesehen läuft). Ich bin Biologe und hab mich damit auseinander gesetzt. Die neusten Forschungen sagen, dass die relevanten Legionellen schon bei Temperaturen von über 55°C abgetötet werden unter Realbedingungen. In einem Einfamilienhaus mit regelmäßiger Wasserentnahme sollten eigentlich gar keine Probleme entstehen. Auswertungen der gemeldeten Fälle zeigen wohl eben auch, dass Legionellen fast nur in größeren, komplexen Leitungssytemen Probleme bereiten, wo es immer WW-Leitungsbereiche gibt, die länger ungenutzt stehen. Aus Einfamilienhäusern sind nur sehr wenige Fälle bekannt ... Trotzdem ... sicher ist sicher.
Viele Grüße
Michael
Noch ein Tipp zum Entlüften, da mich die gleichen Probleme geplagt hatten. Wir hatten auch Volumenstrom Sprünge bis auf 0l/h durch Blasen im WW Wärmetauscher. Dann schaltet auch bei uns der Verdichter ab und der Heizstab geht an.
Mir war dann aufgefallen, dass die Befüllroutine im Inbetriebnahmeassistenten beim Puffer die Pumpe mit laufen lässt, während das Wasser in der Befüllung aus- und einströmt. Beim Warmwasserbefüllen allerdings ist die Pumpe aus (wie auch beim Heizkreis).
Lösung:
Ich hatte dann mal über den Aktorentest das 4/3 Wege auf 100% gestellt (damit ist WW aktiv) und gleichzeitg die Pumpe angeschaltet (100%) und dann den Wärmetauscher über die Befüllanschlüsse gespült. Damit habe ich inzwischen 100% aller Blasen entfernt 🙂 Wichtig wie immer: nur mit Befülleinrichtung befüllen!
Hallo @noname01
herzlichen Dank für diesen Tipp. Das wird von uns dann interessant, wenn wir von Viessmann das SW-Update bekommen, das den Aktorentest im Service-Menü freischaltet 😉 ...
Ich frage mich ja, weshalb dieses Problem überhaupt auftreten muss. Wenn es sich schon konstruktionsbedingt nicht vermeiden lässt, dann wäre doch zumindest ein intelligenteres Entlüftungsprogramm angesagt, wenn die Anlage schon über einen internen Entlüfter verfügt. Zumal die Anlage ja sogar über die Volumenstromdaten bei der WW-Erhitzung alle Informationen hätte, wann eine Entlüftung im WW-Erhitzerkreis angesagt wäre.
Siehe dazu meine Frage an die Viessmann-Entwickler hier:
https://www.viessmann-community.com/t5/Waermepumpe-Hybridsysteme/Entlueftungsprogramm-Vitocal-222s-E...
Unsere alte Heizung hatte irgendwann eine neue Wilo-WW-Umwälzpumpe bekommen. Das ist zwar eine etwas andere Situation, aber die Pumpe hatte ein Entlüftungsprogramm, um den Pumpenkopf selbst von Mikrobläschen zu befreien. Dabei lief sie durch verschiedene Leistungsstufen zyklisch durch, was für mich physikalisch vollkommen Sinn macht.
Das Entlüftungsprogramm der Viessmann-Anlage fährt halt mit der internen Pumpe stur eine Geschwindigkeit, wie es sich anhört. Ich bezweifle, dass am Ende des Entlüftungsprogramms der Pumpenkopf frei von Mikrobläschen ist ...
Da gibt es echt noch Verbesserungspotential, das Potential der bereits integrierten Entlüftung am internen Abscheider über entsprechende Programme zu verbessern ... Würde eine Menge User-Frustration und auch Geld und Zeit sparen, liebes Viessman-Entwicklerteam (bitte weiterleiten, @Flo_Schneider). Was unser Fachbetrieb und ich nicht schon an Zeit auf Gewährleistung da reinstecken mussten ...
Viele Grüße
Michael
Hallo nochmal, Ralf @PV_13
Hallo nochmal Ralf,
weil Du schreibst, Du siehst die Schwankungen nicht: m.E. sind sie am Ende der Erwärmung deutlich zu sehen, wenn ich Deine Datenauftragung richtig lese. Der oberste Graph zeigt doch den Volumenstrom. Da steht zwar Außeneinheit, aber ich vermute, das ist der Volumenstrom der internen Pumpe, so wie er durch den Wärmetauscher läuft. Da siehst Du selbst bei der relativ geringen Abtastrate die Schwankungen:
Das weist auf Effekte von Ausgasung bei Vorlauftemperaturen oberhalb 57°C Vorlauftemperatur hin, würde ich sagen.
Da unsere Anlage 8 Wochen problemlos lief und dann das Problem auftrat mit Abschaltung der Außeneinheit und Fehlermeldung F.75 (Unzureichender Volumenstrom). Dieser Fehler wird allerdings nur dokumentiert und nicht über die ViCare-App an den Benutzer weitergeleitet. Man merkt es also erst mal gar nicht, wenn das passiert. Es führt allerdings zu sehr kurzen Verdichterläufen. Passiert das dann mehrfach, bekommt man einen F.1078, bei dem die Außeneinheit permanent abgeschaltet wird und nur noch der Heizstab läuft. Dann hilft nichts, als die Anlage für ein paar Minuten vom Strom zu nehmen und dann neu zu starten, damit die Außeneinheit wieder läuft.
Als das bei uns eintrat, wollte der Fachbetrieb erst gar nicht glauben, dass es bei WW-Erwärmung zu diesem Volumenstrom-Problem kommt, weil das normalerweise die klassische Fehlermeldung ist, wenn die Heizkörper falsch gesteuert werden, also zu machen. Erst ein Tipp eines befreundeten Ingenieurs hat mich dann auf die Spur der ausgegasten Luft im WW-Unterheizkreis gebracht. Und dann war auch klar, warum das Problem nicht von Anfang an da war, sondern sich nach und nach aufbaut: es hängt von der Anfangssättigung des Wassers mit Luft bei Füllung ab und den Temperaturprofilen, die man mit der Anlage fährt.
Da die Vorlauf-Temperaturen im eigentlichen Heizkreis zu den Heizkörpern quasi nie über 40° gehen, spielt Entgasung da nur eine untergeordnete Rolle und es gibt ja auch bei uns einen Luftabscheider im Rücklauf des Heiskörper-Kreises, zudem kann man ja auch leicht zusätzlich über die Heizkörper entlüften.
Das Problem scheint der relativ kleine Kreis durch die Wendel im WW-Speicher zu sein. Dadurch ist das Volumen begrenzt und die Temperatur kommt beim Erwärmen in einen Bereich, wo die Entgasung signifikant wird -> siehe Deine Graphen und die hier berichteten Erfahrung.
Mir ist nur unklar, wie viel Austausch zwischen Radiatoren-Heizkreis und WW-Heizkreis über das Verstellen des 4/3-Wege-Ventils stattfindet. Ist der Austausch gering, sollte das Problem durch mehrfaches Entlüften über das Entlüftungsprogramm nach WW-Erwärmung in relativ kurzer Zeit zu einer relativ guten Entgasung führen. Ist der Austausch jedoch größer, dann wird quasi immer wieder Luft-gesättigtes Wasser in den kleinen WW-Heizkreis geführt und man hat dann so lange potenziell mit dem Problem zu tun, bis das gesamte Volumen des Heizkreises einen niedrigen Luftgehalt erreicht.
Ich bin ja fast versucht, einmal die Heiztemperatur im Haus an einem wärmeren Tag (wegen der Effizienz der WP) so hoch zu stellen, dass die Vorlauftemperatur im gesamten Heizkreis einige Zeit über 50° C kommt. Dann würde es systemweit zu Ausgasung kommen und der Luftabscheider im Rücklauf könnte seine Arbeit machen und ich zusätzlich über die Heizkörper den Rest rausbekommen ... Ausgasen durch Ausheizen sozusagen ... 😉
Letzlich geht es ja um die Lebenszeit des Verdichters, der hier potentiell unnötig strapaziert werden kann, wenn die F.75-Fehler nach einiger Zeit öfters unbemerkt in der WW-Bereitung auftauchen ...
Viele Grüße
Michael
Hallo Michael
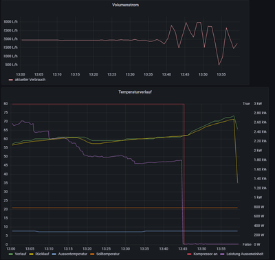
Ich konnte heute Mittag mal verfolgen was bei der Warmwasserbereitung passiert. Heute ist auch das Hygieneprogramm gelaufen, wo das Wasser ja auf 60°C erwärmt wird.
Bis 60°C Vorlauf war alles ok und die Pumpe lief normal. Volumenstrom konstant. Von da weg wurde es in der WP geräuschvoller. Zisch, Knack und andere Geräusche. Es ist in dem folgenden Bild dann auch zu sehen, dass der Volumenstrom hoch und runter geht. Während dieser Zeit lief die Sekundärpumpe so mit 87-89%. D.H. es ist ein konstanter Volumenstrom anliegend. Allerding zeigt der Sensor ein ganz anderes Bild. Dies deutet darauf hin, dass hier die Werte verfälscht werden und der Grund, wie Du schon geschrieben hast, werden Ausgasungen sein. Die Geräuschkulisse geht in dieselbe Richtung.
Ich habe mir mal die letzten Hygieneprogramme aus der Zeit davor angeschaut und da sah es genauso aus. Da dieser Prozess bei mir erst bei 60°C Vorlauf beginnt ist bei der normalen Wasserbereitung 50°C mit Vorlauf ca. 60°C, dies so nie zum tragen gekommen. Allerding ist das Hygieneprogramm dann voll durchgelaufen. Wo der Kompressor abgestellt hat, ist die Aufwärmung über den Durchlauferhitzer gegangen.
Eigentlich müsste ja Viessmann dies bei ihren Test ebenfalls festgestellt haben. Ich nehme an, dass diese eine Mittelwertbildung ab einer bestimmten Temperatur machen, um die Sensorwerte zu glätten. Ansonsten müsste ja die Regelung verrückt spielen.
Nachdem der Hygienevorgang abgeschlossen war und die Pumpe wieder mit Normaldrehzahl lief, waren Knistergeräusche immer noch zu hören, die es vorher nicht hatte und jetzt 6 Stunden später immer noch da sind.
Ich hoffe nicht, dass in ein paar Wochen ich auch vor dem Entlüftungsproblem stehe.
Was wir hier feststellen, müsste Viessmann ja auch bekannt sein, wenn diese ihre Anlagen testen. Oder testen die nur unter Laborbedingungen?
ich habe mal mir mal das Hydraulikschema angeschaut. Eigentlich müsste für die WW-Bereitung nur sehr wenig neues Wasser aus dem Heizkreis dazukommen.
https://static.viessmann.com/resources/vitodesk/schemes/4804409_01/Documents/4804409_2110_01.pdf
Aber wenn ich mir den Temperaturverlauf des WW nach dem Startvorgang anschaue, dann widerspricht dies dem. Wenn das WW 40°C hat beginnt die WW Bereitung. Und jetzt fällt die Temperatur erst mal stark ab, bevor sie wieder hochgeht. Dies spricht dafür, dass das kalte Wasser aus der Fussbodenheizung dazugenommen wird und so das WW abkühlt.
Hier gäbe es die Möglichkeit mit einem Kurzschluss über das 3/4 Wegeventil und den Pufferbehälter, erst mal das Wasser aufzuwärmen und dann durch den Boiler zu schicken. Welcher Fall energertisch besser ist kann ich nicht sagen. Aber erst abkühlen und dann aufwärmen ist sicher nicht optimal.
Gruss
Ralf
Hallo Ralf,
danke für Deine Nachprüfung. Das ist echt wertvoll! Ich kann ja immer nur aus meinen Beobachtungen Schlüsse ziehen. Ich bin zwar als Naturwissenschaftler sehr geübt im Beobachten und Hypothesen bilden, aber das muss ja nicht immer stimmen, wenn mir die harten Daten fehlen. Wenn ich Zeit und Nerven hätte, würde ich mir auch das IOBroker-System einrichten ...
Die Pumpenleistungs-Anzeige ist hier irrelevant, vermute ich (am Display sehe ich bei Knistern auch keine Änderung der Pumpenleistung). Was zählt ist der Volumenstromsensor, weil der wohl real abbildet, was geschieht. Die Luftblasen verändern ja definitiv die Strömungsdynamik in den Rohren, auch wen sich die Pumpenleistung nicht ändert.
Dass beim Übergang zwischen den Ventilstellungen etliches hin und her strömt zwischen den beiden Heiz-Teilkreisen hatte ich aufgrund der Luftblasen Geräusche beim Umstellen von WW-Bereitung auf Heizung schon befürchtet... Die Temperaturübergänge hatte ich so auch schon in der App beobachtet, aber es ist gut, das mal im Graphen zu sehen.
Das Knistern in der Pumpe verschwindet bei mir allerdings auch ziemlich schnell nach Umstellen. Immer wenn Du ein Knistern hörst, müsste sich das auch als kleine Zacken in Deinem Volumenstrom-Graphen zeigen.
Ich kann inzwischen Volumenstrom-Einbrüche direkt nach Gehör vorhersagen, wenn ich vor der Anlage stehe! Läuft eine größere Blase durch, die den Strom signifikant verringert hört man das ca 1 Sekunde bevor der Wert sich auf dem Display ändert 😉 ... Ich bin aber auch ein extrem auditiver Mensch ... Der HNO sagte nach dem Hörtest: "Sie hören ja Gras wachsen" 😅
Was die Viessmann-Konstruktion und das Testen/Messen an Prototypen betrifft kann ich nur zweierlei sagen:
Ich kann nur nochmals die Viessmann-Entwickler (via @Flo_Schneider ) nachdrücklich bitten (oder es als User, der ein Recht auf eine funktionierende neu-ausgelieferte Anlage hat, nachdrücklich fordern), dass ein Entlüftungsprogramm im normalen Service-Menü-Außerhalb der Inbetriebnahme implementiert wird! Und das Software-Updates zeitnah über die Vor-Ort-Betriebe aufgespielt werden können, sobald die SW-Versionen stabil sind. Oder ist das alles zuviel erwartet bei einer Anlage die inklusive Installation mehrere 10K Euro insgesamt kostet?
Viele Grüße
Michael
Hallo Ralf @PV_13 ,
nochmal zum hydraulischen Schema. Ist es nicht so, dass der Rücklauf von WW-Heizwendel und Heizkreis vor dem Wärmetauscher ineinanderfließt? Dann wäre bei jeder WW-Erwärmung ein signifikanter Eintrag aus dem Rücklauf der Heizkörper/Fußbodenheizung zu erwarten. Bei dem geringen Volumen des WW-Heiz-Teilkreises sprechen wir hier bestimmt von 15-20% Eintrag pro Umschaltung:
Oder sehe ich das falsch?
Z08 in der Leitung oberhalb ist der Entlüfter. So wie ich das sehe liegt der unmittelbar nach dem Wärmetauscher im Verflüssiger der Inneneinheit (Y09). Dort sollte ja auch die meiste Ausgasung entstehen - theoretisch. Es scheint also der interne Luftabscheider nicht die benötigte Leistung zu bringen.
Nebenbei erklärt mir das Schema auch, wo die 0,8° C/h Temperaturabfall im WW-Kessel (ohne Verbrauch und ohne Umwälzung) hin geht. Das fand ich ja von Beginn an ziemlich hoch. Der Keller bleibt kalt, also die Isolation des Speichers stimmt. Das dürfte dann wohl aufgrund des hohen Temperaturdeltas zwischen Rücklaufrohren von der Speicherwendel und Rücklaufrohren aus dem relativ kühlen Heizkreis einfach Wärmediffussion durch die Kupferverrohrung sein ... Damit landet die Wärme aus dem WW-Speicher dann vermutlich wenigstens zu mindestens 50% im Heizkreis-Wasser und verpufft nicht komplett im Keller ...
Viele Grüße
Michael
Hallo Michael
nochmal zum hydraulischen Schema. Ist es nicht so, dass der Rücklauf von WW-Heizwendel und Heizkreis vor dem Wärmetauscher ineinanderfließt? Dann wäre bei jeder WW-Erwärmung ein signifikanter Eintrag aus dem Rücklauf der Heizkörper/Fußbodenheizung zu erwarten. Bei dem geringen Volumen des WW-Heiz-Teilkreises sprechen wir hier bestimmt von 15-20% Eintrag pro Umschaltung:
Ja das sehe ich auch so. Wieviel Wasser aus dem Heizungskreis gezogen wird ist schwer zu sagen. Die Pumpe erzeugt ja einen Unterdruck und wird das Wasser von dort ansaugen, wo der Kreislauf offen ist. Und das ist der Boilerkreis über das 4/3 Wege Ventil. Aber ganz bestimmt kommt immer auch Heizungswasser mit dazu. Zumindest zum Anfang muss recht Heizungswasser (kleiner 30°C) in den Boilerkreis kommen, weil sonst die Temperatur vom WW kreis nicht so stark abfallen würde.
In dem Fall hast Du auch diese Wärmeverluste im Boiler. Das ist mir auch schon aufgefallen und ich habe das Gefühl, dass der Boiler richtig isoliert ist. Hier sieht man wie in der Nacht kontinuierlich die Wärme verloren geht. Dies dürfte aus meiner Sicht eigentlich nicht normal sein. Deine Erklärung könnte dafür der Grund sein.
Es ist leider so, dass nach dem morgentliche Duschen die Temp. im Boiler abfällt und er dann wieder aufheizen würde. Dies habe ich aber über den Zeitplan verhindert. Da ich aber die Aufheizung wegen PV um die Mittagszeit machen will, kühlt dann das Wasser kontinuierlich weiter ab und um den Mittag bekomme ich dann von meiner Frau gesagt, dass ich die Heizung nicht im Griff habe, weil das Wasser aus dem Hahn kalt ist. 🙂
Leider interessiert hier niemanden von Viessmann was ihr System für Probleme hat. 😞
Gruss
Ralf
Hallo Ralf,
ich habe zwei Erwärmungsperioden zeitlich fest für WW eingestellt (und dafür die Hysterese auf 4K verkleinert, damit es jeweils auch wirklich anspringt) ... eine am Vormittag und eine am frühen Abend. Mir war es zu blöd, dass die Erwärmung einfach durchrolliert und dann in den kältesten Nächten plötzlich um 5 Uhr morgens WW gemacht wird und die Außeneinheit mehrfach dabei abtauen muss, weil sie ans Limit kommt ... Wenn die PV auf dem Dach dann irgendwann mal von Viessmann kommt 🤔 (ca 12-15 Monate nach Bestellung ...), dann lege ich vielleicht noch eine Erwärmung in die Mittagszeit. ...
So reicht es auch jetzt schon für unser Temperaturbedürfnis über den ganzen Tag bis in die Morgenstunden ...
Viele Grüße
Michael
Ich habe leider seit den letzten Tagen schon wieder Luft im Warmwasser (mindestens da) 😞 Man sieht auch wieder schön, dass der Volumenstrom anfängt zu springen. Die ganze letzte Woche war eigentlich Ruhe. DIe Anlage wurde zigfach gespült und entlüftet. Man hörte auch keine Blasen mehr. Ich habe keine 222-S, sondern eine 200-S mit externem Speicher.
Habt ihr eure Automatikentlüfter im Innenberät eigentlich immer offen (also die kleine schwarze Schraube) oder schließt ihr die? Mein HB hat mir gesagt, ich solle diese offen lassen.
@Flo_Schneider kann man in Erfahrung bringen, wie man die Luft herausbekommt oder an was das liegt das? Ich kann unmöglich Woche für Woche den Fachbetrieb kommen lassen. Wie kann man sicher sein, dass nicht über einen (defekten?) Verflüssiger Kältemittel ins Wasser kommt? Der Wasserdruck ist bei mir konstant seit Befüllung.
Hallo @noname01,
meines Erachtens bringt spülen nicht viel. Es wird ja immer wieder Wasser eingetragen, das mit Luft gesättigt ist. Das gast dann zwangsläufig entsprechend der oben dargestellten physikalischen Gesetzmäßigkeiten aus. Zuerst bilden sich die Mikrobläschen und dann wird es immer mehr. So kann ich es auch bei mir in den Tagen nach dem Entlüftungsprogramm beobachten. Nach 4x Entlüftungsprogramm läuft alles zunächst stabil, dann kommen langsam die Bläschen wieder ...
Ich bin inzwischen davon überzeugt, dass nichts hilft, als regelmäßig des Entlüftungsprogramm laufen zu lassen, bis das gesamte Heizkreis-Wasser weitgehend entgast ist. Leider dauert das bei Wärmepumpen entsprechend lange, legt man die Beobachtungen und Annahmen oben zu Grunde, das hauptsächlich über 55°C das Problem entsteht und damit vor allem bei der WW-Bereitung - das da aber immer wieder sukzessive Heizkreis-Wasser aus dem größeren Radiator-Kreis eingetragen wird.
Ich werde ziemlich sicher nächste Woche einmal die Heiztemperatur so weit hochsetzen, dass das ganze Heizkreis-System ausgast und dann überall entlüften. Das sollte den Prozess beschleunigen.
Viele Grüße
Michael
Danke für die Hinweise. Ich denke inzwischen auch, dass ich erstmal nicht weiter spüle. Die Einrichtung ist inzwischen auch abgebaut. Das "Auskochen" würde ich dann auch mal testen.
Hast du deine Schraube im Automatikentlüfter immer auf offen oder schließt du die und lässt nur kurz "auszischen"?
VG
Hallo @noname01,
Ich habe am internen Entlüfter nichts geändert. Der ist in der 222s auch so verbaut, dass man nicht einfach so drankommt.
Schöne Grüße
Michael
Hallo,
kurz der aktuelle Stand:
- ich habe Montag mal den Heizkreis auf ca. 52°C Vorlauf hoch geheizt (> 1h)
- das Warmwasser mit Vorlauf ca. 57°C beheizt
Ich kann nun bestätigen, dass auch bei mir dadurch sehr viel Luft im System frei wurde. Ich habe dann mehrere Stunden entlüftet, allerdings durch verschiedene Drehzahlen im Aktorentest und nicht mit dem Entlüftungsprogramm. Man hört sehr deutlich, wenn sich in der Pumpe Blasen sammeln und die Pumpe dann anfängt, sich zunehmend in der Luft zu drehen. Der Entlüftertopf hat dann oft gezischt - insbesondere dann, wenn man von Pumpe 100% auf Pumpe 0% schaltet und wahrscheinlich der Überdruck durch das träge Wasser im Entlüftertopf gegen das Luftkissen drückt.
Nun ist es aber so, dass ich nach wie vor jeden Tag wieder fette Luftblasen im Puffer- und Warmwasser Kreis habe. Ich entlüftet jeden Tag etwas raus - es zischt auch nach wie vor.
Das kann doch unmöglich so gedacht sein? Vor ca. 3 Wochen, war das System definitiv 100% Blasenfrei!
Wie effektiv ist der Entlüftertopf bei den neuen Innengeräten? Mein Innengerät ist in der Dachzentrale montiert und damit der höchste Punkt im System überhaupt.
@Flo_Schneider, was kann man tun? Mein Fachbetrieb ist mit dem Latein am Ende... Mir fehlt auch die Zeit, dafür jedes mal vor Ort zu sein. Kann der Viessmann Service helfen?
VG
Hallo
Ich habe mir den Volumenstrom bei den Zuständen Warmwasserbereitung normal 50°C und Hygiene 60°C angeschaut
Warmwasser 50°C
Hier fällt auf, dass es mal zu Schwankungen im Volumenstrom kommt und mal nicht.
Mit Schwankungen (30% Anteil)
Ohne Schwankungen (70% Anteil)
Hygiene (WW 60°C)
Bei 60° C Vorlauf fängt der Volumenstrom immer an zu schwanken, was auf die Blasenbildung zurückzuführen ist. Das letzte Mal stand ich vor der Pumpe während des Endes und haben ich ein grosses Geräuschspektrum innerhalb der Pumpe wahrgenommen.
Es ist jedoch immer zu sehen, dass nach Abschluss der WW Bereitung der Volumenstrom sich wieder einpendelt und keine Schwankungen aufweist.
Dies ist für mich ein Zeichen, dass die Luft durch die sinkenden Temperaturen im Vorlauf entweicht und die Entlüftung richtig funktioniert. -> Sehe ich das richtig?
Hier noch eine Verständnisfrage wie es zu den Schwankungen kommt.
Durch die Luft im Volumenstrom, die nicht schnell genug durch den Entlüfter abgeführt werden kann, läuft die Sekundärpumpe leer und der Volumenstrom bricht zusammen bzw. geht zurück. Für mich ist jedoch unklar, weshalb der Strom so stark steigt, wenn die Luft aus der Pumpe wieder raus ist. Ist das die Druckerhöhung, weil die Luft das Wasser verdrängt? Gerne hätte ich mir den Druckverlauf angeschaut, aber den gibt es nicht in der API.
Was hat das für Auswirkungen, wenn die Pumpe immer eine gewisse Zeit leer läuft.
@noname01 Hast Du einen separaten Entlüfter oder wo betätigst Du diesen? In der Wärmepumpe?
Es wäre schön, wenn Viessmann sich hier äussert, ob dies ok ist oder hier Anomalien bei einzelnen Geräten vorliegen.
Gruss
Ralf
| Benutzer | Anzahl |
|---|---|
| 7 | |
| 6 | |
| 5 | |
| 4 | |
| 4 |