abbrechen
Suchergebnisse werden angezeigt für 
Anzeigen  nur  | Stattdessen suchen nach 
Meintest du: 

Abtauung Vitocal 222-S obwohl keine Vereisung am Verdampfer?

Hallo,

ich habe den Verdacht, dass gestern mehrere Abtauungen gefahren wurden, obwohl der Verdampfer nicht vereist war. Kann das sein, hat das schon mal jemand erlebt und woran könnte es liegen? Gut, ich habe die Anlage nicht gefilmt, ich weiss daher nicht genau, ob vielleicht doch vereist war.

LG Michael

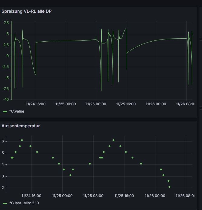
Hier noch ein paar Darstellungen: die Differenz VL-RL erzeugt diese Peak, sie sind typisch fuer das Temperaturverhalten bei einer Abtauung bei nur 43 L Ruecklaufspeicher.

jung_m_0-1764146091448.png

Ich sehe gerade, hier gibt es eine Kommunikation dazu: https://community.viessmann.de/t5/Waermepumpe-Hybridsysteme/Natuerliche-Abtauung-jede-Stunde-ohne-vo...

Ehrlich gesagt und mal milde formuliert bin ich doch ziemlich entsetzt. Dort wird u.a. von einer natuerlichen oder von einer aktiven Abtauung gesprochen. Die Serviceanleitung Vititronic 200 Typ WO1C sagt nicht viel dazu. Ich vermute natürliches Abtauen ist keine Kältekreisumkehr? Da wird warme Luft über den Verdampfer gesaugt - aber ist das nicht sowieso das Prinzip?

Ich bin auch entsetzt, weil mir lieber waere man wuerde direkt auch auf dieses Verhalten von Wärmepumpen hinweisen. Der Ruf der Wärmepumpe ist schon schlecht genug, warum liefert man den Kritikern so weitere Argumente?

Gerade ohne grossen Heizwasserpufferspeicher zieht die natürliche Abtauung, wenn es diese ist, wie ich oben beschreibe, meiner Ansicht nach Wärme aus dem Haus nach draussen. Also das Gegenteil, dessen, was die Heizung machen soll.

 

Welche Parameter muss ich wie verändern, um die unsinnige natürliche Abtauung zu blocken aber die tatsächliche Abtauung einer Eisschicht am Verdampfer durch Kältekreisumkehr NICHT zu stören? Die Kurven der natürlichen Abtauungen (oben) sehen genau aus, wie Kurven der tatsächlichen Eisabtauung, verstehe ich auch nicht.

4 ANTWORTEN 4

Hallo jung_m,

 

was du meinst ist die aktive Abtauung, bei der es zu einer Kältekreisumkehr kommt und somit der Verdampfer abgetaut wird, dafür wird dem Heizsystem Wärme entnommen. Dies ist ein ganz normaler Vorgang, welcher sich gerade bei den derzeitigen Temperaturen um 0°C mit hoher Luftfeuchtigkeit häuft. Sobald es noch kälter wird und somit die Luft weniger Feuchtigkeit enthält, werden die Abtauvorgänge weniger. Eine Luftwärmepumpe kann ohne aktive Abtauung den Verdampfer nicht eisfrei halten. 

 

Die natürliche Abtauung versucht den Verdampfer, ohne Kältekreisumkehr abzutauen. 

 

Viele Grüße
Flo


Berechnen Sie Ihre persönlichen Einsparmöglichkeiten mit einer individuellen Energielösung von Viessmann – inklusive erstem Preisvorschlag & individueller Erstberatung.
Jetzt System konfigurieren

Danke Flo, ist mir schon klar, mit der Abtauung. Aber warum wird abgetaut, wenn kein Eis da ist? Das kann ich nicht verstehen. Das will ich abstellen. Welche Parameter muss ich da wie abändern?

Wenn kein Eis vorhanden ist am Verdampfer, wie kann man dann von Abtauung sprechen?

Gruesse, Michael

Du hattest oben geschrieben, dass du dir selbst nicht sicher bist, ob die Anlage nicht doch bereift war. Eine Änderung des aktiven Abtauprozesses ist nicht möglich. 

 

Viele Grüße
Flo


Berechnen Sie Ihre persönlichen Einsparmöglichkeiten mit einer individuellen Energielösung von Viessmann – inklusive erstem Preisvorschlag & individueller Erstberatung.
Jetzt System konfigurieren

Danke Flo, ja richtig. Aber ich denke ich liege nicht falsch. Die Anlage taut ab OHNE das eine Vereisung am Verdampfer  vorhanden ist. Das macht in meinen Augen überhaupt keinen Sinn. Ich werde natürlich versuchen das zu beweisen. Ich will den tatsächlich nötigen Abtauprozess nicht abstellen, nur das abgetaut wird ohne Vereisung ist nichts als pure Vernichtung von Effizienz und damit kostet es - in meinen Augen mit meinem jetzigen Kenntnisstand - unnötig Geld..

LG Michael

Top-Lösungsautoren