abbrechen
Suchergebnisse werden angezeigt für 
Anzeigen  nur  | Stattdessen suchen nach 
Meintest du: 

Vitocal 250-AH mit ViCare FBH - Temperaturprobleme Vorlauf vs Puffer

Liebe Community, 

 

ich bin seit Oktober stolzer Besitzer einer neuen Vitocal 250-AH (Vitocal 250-AH HAWO-AC 252.A16, 7975836302750121) in Kombination mit einer vorhandenen Vitodens-300. Beide sind mit einem Vitocell HK-Pufferspeicher und ein Vitocell WW-Speicher ergänzt. Mein Haus aus 1970 hat eine Fußbodenheizung (Eisen in Stein unter Estrich) und braucht etwas erhöhten Vorlauf (ca. 40 Grad) bzw. ist sehr träge. Im Wohnzimmer ist eine große zusammenhängende Fläche, die ich beheizen muss. Ich habe zeitgleich ein ViCare Fußbodenthermostat und ViCare Klimasensoren in allen Zonen verbaut und erfolgreich angelernt. Ich logge alle Daten mit Iobroker über die Viessmann API mit.

 

In der ersten Zeit war ich begeistert mit der Vitocal-Leistung und sie taktet bis heute nicht. Ich halte nur die Hybridregelung mit dem Anspringen der Gastherme für kaum vorhersagbar. Ich habe sie inzwischen im Modus ökonomisch mit zu hohen Tarifen zur Aufgabe bewegt aber das ist aktuell nicht mein Problem.

 

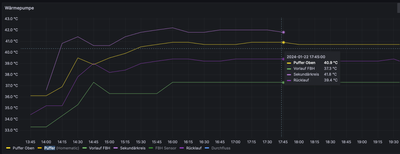
Mein Hauptproblem ist, dass ich das Wohnzimmer mit der Einzelraumregelung trotz kontinuierlicher Temperatur nicht hinreichend warm bekomme (nur 20 C und nicht 21,5 C). Die Vorlauftemperatur bleibt zu niedrig und diese ist immer ca. 4-5K unter der oberen Puffertemperatur. Also z.B. 35 C Vorlauf bei 40 C Puffertemperatur oben und 36 C Puffertemperatur unten.. Bei der Divicon (Gussversion aus 2004) habe ich testweise den Mischer entfernt aber der ist nicht schuld und das Küken ist voll auf. Ich muss künstlich die Wohnzimmertemperatur auf zu hohe Werte einstellen, damit dann der Puffer dann z.B. 45 C für FBH-Vorlauf 40 C erzeugt. Wenn ich die Einzelraumregelung deaktiviere, dann ist der Spuk vorbei und alles wird normal angefahren. Ich brauche aber die Einzelraumregelung für die niedrigeren Temperaturen in den Schlafzimmern.

 

Hier sind meine Fragen:

  • Sollten Puffer und Vorlauf nicht immer synchron sein mit max. 1K Unterschied?
  • Gibt es einen versteckten Parameter, der bei Einzelraumregelung ein Delta Vorlauf zu Puffer vorgibt?  Muss ich ggf. 934.6 (4) oder 934.7 (8) als Raumkorrekturfaktor anpassen?
  • Ich würde auf Einzelraumregelung auch verzichten und den Vorlauf einheitlich halten wollen aber wie kann ich dann noch in der ViCare App oder ViGuide Web die Schlafzimmer einstellen weil die Kacheln verschwunden sind?
  • Wer kann die ViCare Logik mit Einfluss auf die Regelung erklären? M.E. beeinflusst schlichtweg die höchste Raumtemperatur die Heizkurve und das kann ich auch in ViGuide Web nachvollziehen.

Mir ist übrigens auch aufgefallen, dass bei WW-Erwärmung der FBH-Vorlauf stark abfällt. Den Vorrang Parameter 934.3 habe ich getestet aber er hat nichts verändert. Das ist aber wohl ein anderes Problem.

 

Danke für eure Anregungen und Tipps

 

Roland

 

1 ANTWORT 1

Ich muss mich korrigieren. Es liegt nicht an der Einzelraumregelung. Ich habe diese abgeschaltet und nur einen Heizkreis komplett aufgedreht ohne FBH Regelung. Die WP liefert unverändert den FBH Vorlauf immer 3-4K unter dem Pufferspeicher. Beide Sensoren sind korrekt und ich habe diese kontrolliert mit einem weiteren Digitalsensor. Analoge Vorlaufanzeigen sind auch passend zu den digitalen Werten. Da ich den Mischer abgenommen und das Küken auf maximal heiß gestellt habe frage ich mich, ob die alte gußeiserne Divicon irgendeinen kleinen Bypass haben könnte aber die Rücklauftemperatur ist auch höher. Die Regelung kann ja eigentlich keinen Einfluss mehr haben, da die aktiven Komponenten abgebaut sind mit Ausnahme der HK-Pumpe. Der FBH-Vorlauf ist am Pufferspeicher ganz oben angeschlossen mit ca. 1 Meter isoliert zur Divicon. Kurz über dem Einlauf des Sekundärkreis und dort steckt auch der Puffersensor.

 

Hat irgendeiner eine Idee, wie diese 3-4K Delta passieren können? Ich würde ungern nur auf Verdacht eine neue Divicon einbauen lassen. Ich will auch nicht unnötig die Heizkurve der WP um 4K höherstellen. Ich spreche natürlich auch mit meine Heizungsbauer mit dem ich sehr zufrieden bin. Ich will ihm helfen auf die richtige Spur zu kommen bevor er Dinge testweise umbauen muss.

 

Gibt es eigentlich eine Isolierung für die Rohranschlüsse unter dem WP Innengerät? Ich habe alles in der Garage und bei Minustemperaturen ist das nicht optimal.

 

drrolandwerner_0-1705948671265.png

drrolandwerner_1-1705948965677.png 

drrolandwerner_3-1705949102560.png

 

 

 

Top-Lösungsautoren