abbrechen
Suchergebnisse werden angezeigt für 
Anzeigen  nur  | Stattdessen suchen nach 
Meintest du: 

Komisches Verhalten der Heizkreispumpensteuerung

Hallo zusammen,

 

die Heizkreispumpensteuerung meiner Vitodens 200-W verhält sich komisch.

 

Die Heizkreispumpe wird zum Teil 3 Stunden abgeschaltet, dabei fällt die extern gemessene Vorlauftemperatur zum Teil auf unter 22°C und die Rücklauftemperatur auf unter 20°C. Die Zimmer werden kalt.
In dieser Zeit steigt die Einspeisungstemepratur der Heizung zum Teil auf über 80°C.

 

Wenn ich im Zeitraum der abgeschalteten Pumpe einen Heizkörper auf 100% Öffnung des Ventils stelle, geht die Pumpe nicht an. Selbst beim Öffnen aller Heizungsventile auf 100% wird die Pumpe nicht eingeschaltet.

 

Wenn ich die Vitodens neustarte, geht die Pumpe direkt wieder an und läuft wie gewünscht.

 

Die Vitodens hat nur ein Aussenthermostat, hat also nur eine witterungsabhängige Steuerung.

 

Unter welchen Bedingungen wird die Pumpe eingeschaltet und ausgeschaltet?

 

Welche Parameter kann ich prüfen?

 

Kann evtl. etwas falsch angeschlossen sein?
Die Heizung war im Haus, als wir es gekauft haben.
Die vorige Heizung hatte wohl ein Raumthermostat, das haben wir beim Renovieren gefunden.

 

Ich habe die Werte aufgezeichnet und die zeitliche Darstellung angehangen, vielleicht kann man dort etwas sehen.

H4rald_0-1735728382178.png

 

Vielen Dank im Voraus

Harald

64 ANTWORTEN 64

Der Springt direkt von 4B auf 52, d.h. er überspringt die 51.

Hallo @H4rald 

 

Wert der Codierungsadresse 52?

 

VG

52:0

Hallo @H4rald 

 

Liegt es bei 52:0, dann werden Ihre Heizkörper direkt von der Kesselpumpe gespeist.

Wie wird die Regelung der Thermostatköpfe der Heizkörper gelöst und ist sie mit der Kesselregelung verbunden?

 

VG

ok, ist auch so.

 

hab soeben die intelligente pumpensteuerung wieder aktiviert, macht keinen unterschied.

 

momentan ist wieder kesseltemepratur von ca 80° und die pumpe aus.

 

werde morgen mal das ventil ausbauen und sehen, ob es sich bewegt.

Wieviel Spannung muss ich anlegen?

Hallo @H4rald 

 

Ich denke, das Problem liegt genau in dieser intelligenten Pumpensteuerung.

 

VG

sowohl deaktiviert, als auch aktiviert hab ich das gleiche phänomen.

 

Was genau soll diese intelligenz machen?

Hallo @H4rald 

 

Wie ist dieses System mit der Kesselregelung verbunden?

 

VG

Der Kesselausgang geht direkt in den Vorlauf vom Haus, der Rücklauf kommt dann vom Haus direkt.

Kein Pufferspeicher.

 

In meinem Verständnis müsste die Pumpe bei einer negativen Druckänderung (öffnen der Ventile am Heizkörper) im System einschalten. Falls der Druck über einem bestimmten Wert ist, müsste sie aus gehen, weil davon ausgegangen wird, dass alle Ventile zu sind, weil es warm genug ist.

Kann man diesen Schwellwert irgendewo einstellen?

 

oder kann man das Anlernen, z.b. alle Heizungsventile zu, Zustand speichern, alle Ventile auf, Zustand speichern...

Hallo @H4rald 

 

Meinte ich die Kommunikation mit der Kesselregelung (Opto-Link, LON, KM-Bus...)?

 

VG

Eine viconnect Box per optolink.

Hallo @H4rald 

 

Sind die Thermostat-Heizkörperköpfe ein Produkt von Viessmann und werden sie in der ViCare-App angezeigt?

 

VG

Nein, homematic

bevor wir eingezogen sind, waren manuelle heimeier drin.

Mir ist immer noch unklar durch welche Parameter die Pumpe gesteuert wird.

druck?

temperatur?

Zeit kann ich ausschließen, dafür ist das zu unregelmäßig.

Kannst dzu dir den Volumenstrom noch aufs Dagramm holen?

Ging wohl mal über die API auszulesen, geht aber jetzt nicht mehr. Keine ahnung warum.

Aber der Volumenstrommesser sollte eine Spannung an die Steuerung liefern, in welchem Bereich muss die Spannung liegen und wo kann ich sie messen?

Ne, ich glaub so kannst keine Spannung messen da es intervalle sind die ausgewertet werden. Kannst du es erzwingen, wenn du vornedrann stehst? Es passiert ja Tagsüber, Nachts läufts ja durch

Wo genau muss ich dran drehen?

Zur Not kann auch mein Pokit auch als Speicheroszilloskop genutzt werden, da könnte ich eine Taktung mit aufzeichnen.

 

Das mit Nachts ist mir schon aufgefallen, Nachts läuft auch keine WW Aufbereitung.

Teilen sich WW und HK eine Pumpe?

 

Wenn nichts weiter angeschlossen ist, schaltet nur das Umschaltventil von WW auf Heizen

Ok.

wie oft passiert das ungefähr?

wird vor dem umschalten die Pumpe ausgeschaltet?

Ne das geht im normalen Betrieb, ich denke das wirst du merken, in deinem Fall wechselt das umschaltventil auf WW und deswegen werden ab dort deine heizkörper kalt, prüfe das Spiel doch mal anders Rum, stell mal das WW für ein Tag aus, und schaue was passiert.

stell mal das WW für ein Tag aus, und schaue was passiert.

 

Sehr gute Idee! Mir sieht es im Trend auch so aus, als ob das Teil ständig WW machen muss.

 

Prüfe auch mal, ob deine Zirk.- Pumpe dauerhaft läuft. Falls ja, schalte die mal  ab und lebe ein

paar Tage mit dem kleinen Komfortverlust. Wenn sich das bestätigt, begrenze die WW- Zeiten

auf z.B. 2x pro Tag und stelle die Zirksteuerung auf z.B. dieses Gerät um, oder baue eine smarte

Lösung mit einem HomeMatic- Aktor (Tastergesteuert, Bewegungsmelder Bad o.ä.).

 

Kann ich versuchen.

 

In meinem Fall ist die Pumpe allerdings aus.

Wenn das Ventil umschaltet, werden die HK trotzdem kalt, da die Zirkulation über Schwerkraft nicht ausreicht.

 

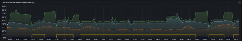
Ich hab mir nochmal das Diagram angesehen. Die WW Aufbereitung läuft von 0550-2200.

H4rald_0-1735981564550.png

Die Pumpe geht um 2200 an, danach um 2303 aus, dann wieder um 2330 an bis 0700.

Das ist nur teileweise in Deckung mit der WW Bereitung.

 

Aus welchem Grund würde die Pumpe im Heizungsbetrieb ausschalten?

Ohne Zirkulation des Heizungswassers hat die Anlage keine wirkliche Steuergröße um ein- bzw. auszuschalten.

Natürlich werden die Heizkörper kalt,wenn das Ventil umschaltet. Daran siehst auch,dass es funktioniert.

Es scheint bei dir aber länger zu dauern,bis der Speicher voll geladen ist. Denn solange die WW- Bereitung nicht abgeschlossen wird,ist kein Heizbetrieb möglich.

Bzw.,dass der Speicher mehrmals täglich geladen werden muss.

Top-Lösungsautoren